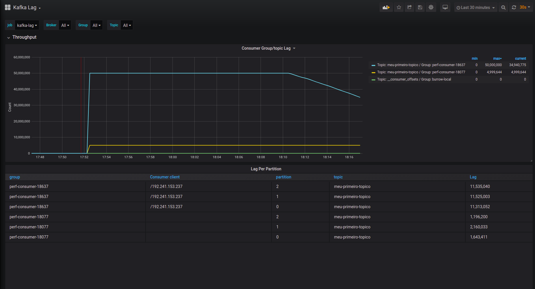
Kafka Lag
Dashboard for metrics kafka LAG on the Burrow and Burrow Exporter
More about this dash in this article: https://dev.to/alvarobacelar/monitorando-consumer-lag-do-apache-kafka-2o1d
Data source config
Collector config:
Upload an updated version of an exported dashboard.json file from Grafana
| Revision | Description | Created | |
|---|---|---|---|
| Download |
Kafka
Easily monitor your Kafka deployment with Grafana Cloud's out-of-the-box monitoring solution.
Learn more