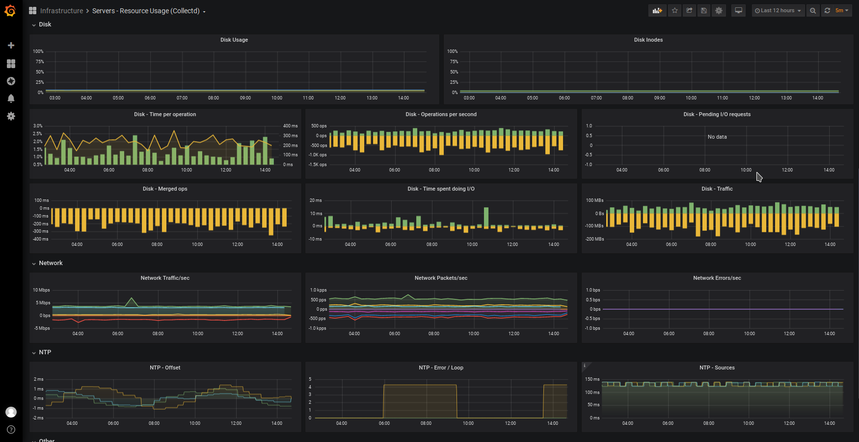
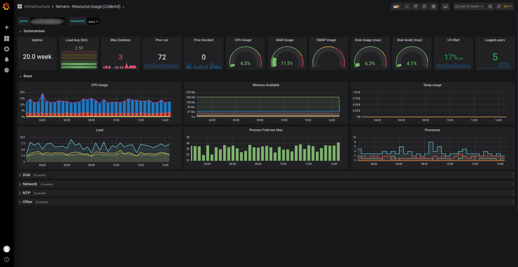
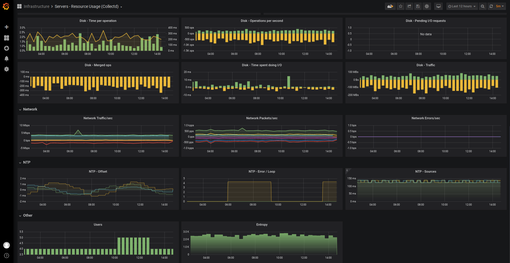
Servers - Resource Usage (Collectd)
CollectD & Graphite Server Metrics Dashboard with CPU, Memory, IO & Disk Stats, Network, NTP, and others
This dashboard show you a in one row a short summary of your servers and you can deep dive into metrics organized by row.
It’s based on “CollectD Server Metrics by Torkel Ödegaard” https://grafana.com/grafana/dashboards/24 but was adapted/improved with modifications in every graph.
Get the collectd setup on https://github.com/redno2/collectd-grafana
Data source config
Collector config:
Upload an updated version of an exported dashboard.json file from Grafana
| Revision | Description | Created | |
|---|---|---|---|
| Download |
