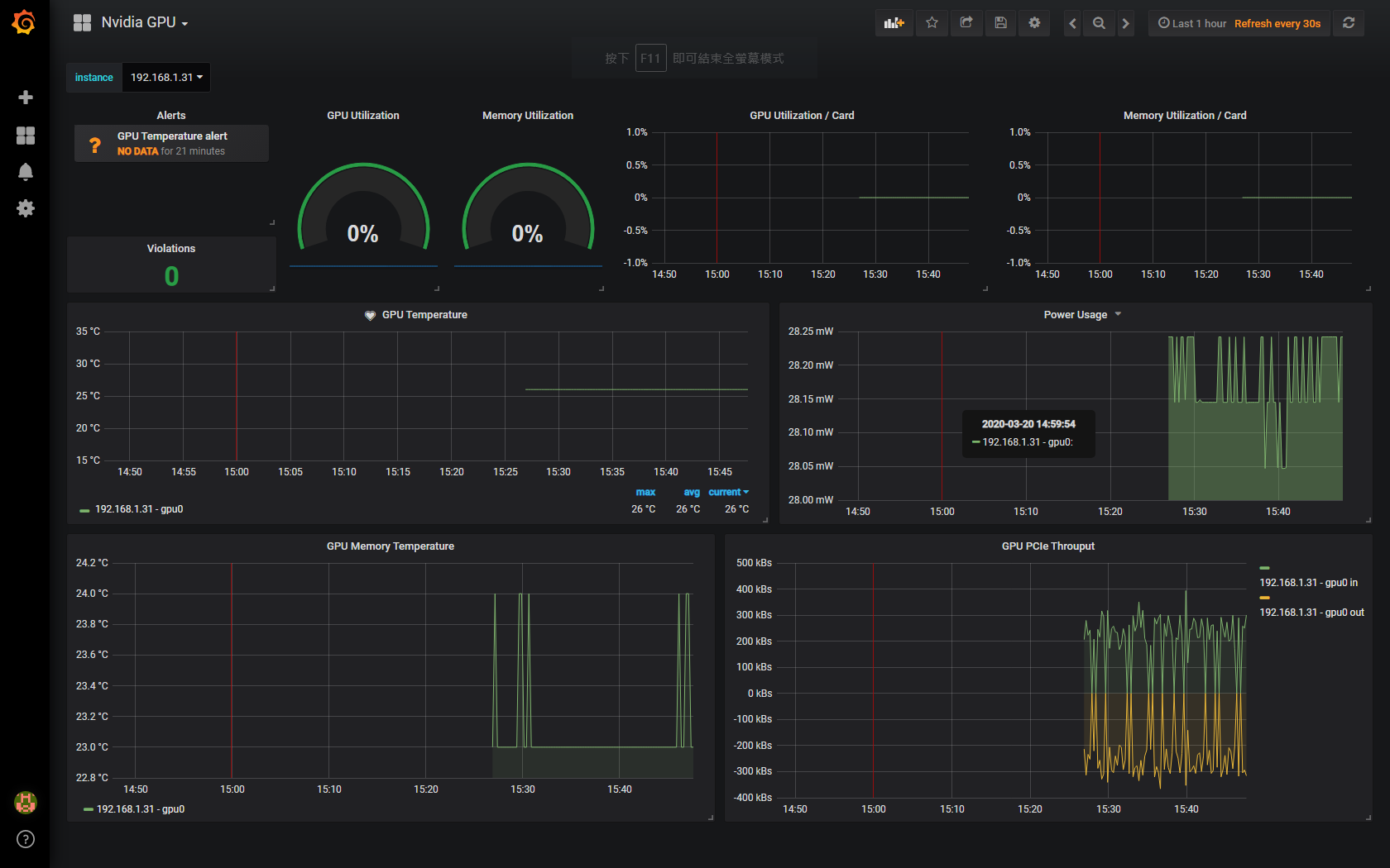
Nvidia GPU
GPU dashboard for nvidia metrics
Based on Grafana dashboard 6387, with modification to adapt to metrics from nvidia-dcgm-exporter
Data source config
Collector config:
Upload an updated version of an exported dashboard.json file from Grafana
| Revision | Description | Created | |
|---|---|---|---|
| Download |
