Windows System Dashboard
Windows System Dashboard.
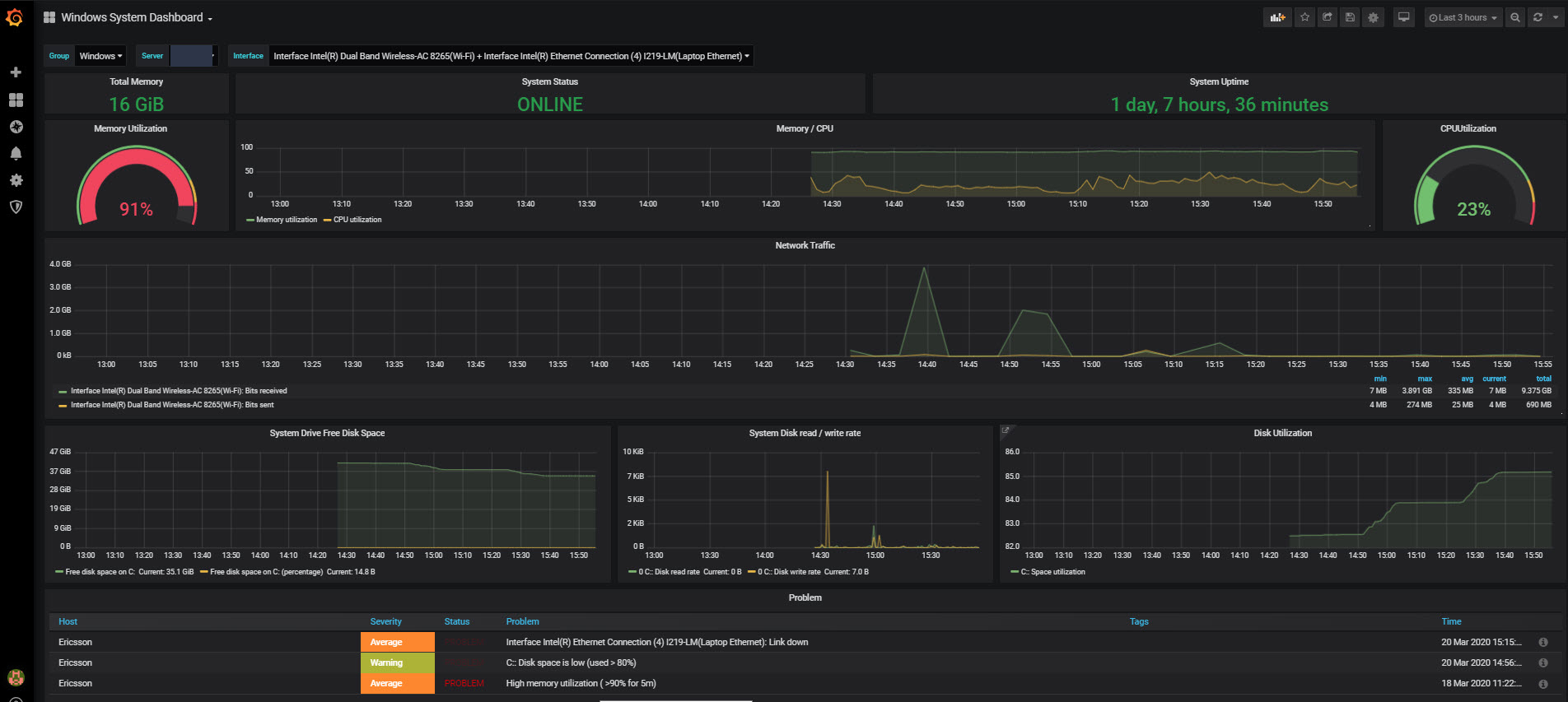
Current Dashboard shows,
Total Memory, System Status, System Uptime, Memory Utilization, CPU Utilization, Network Traffic, System Drive Free Disk Space, System Disk read/write rate, Disk Utilization, Zabbix Problem
Global variable to select, $Group (In this case, Windows), $Server, $Interface (All or Specific).
Hope it helps.
Data source config
Collector config:
Upload an updated version of an exported dashboard.json file from Grafana
| Revision | Description | Created | |
|---|---|---|---|
| Download |
Windows
Easily monitor your deployment of the Windows operating system with Grafana Cloud's out-of-the-box monitoring solution.
Learn more