Network Device Dashboard
Created a network dashboard to monitor device status + Interfaces. Hopefully, it helps the community.
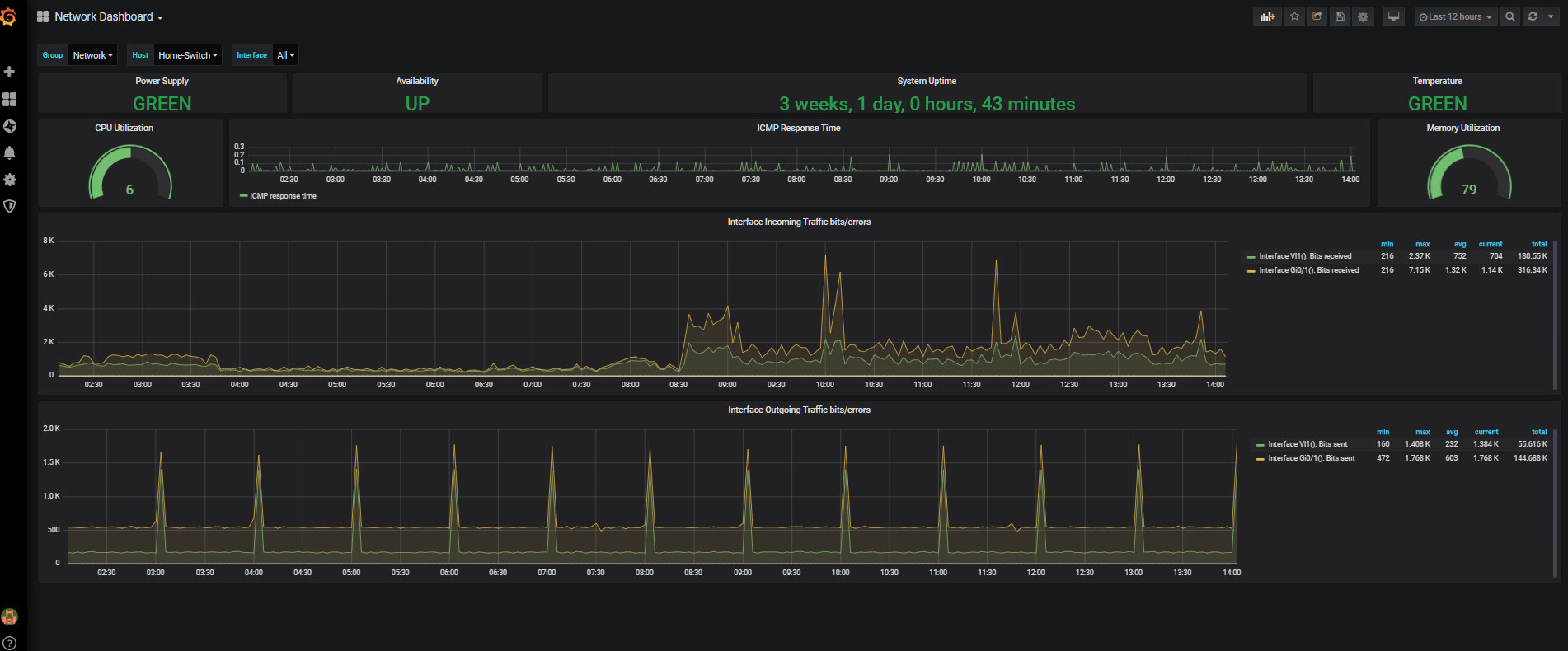
Current Dashboard shows,
Power Supply, Availability, System Uptime, Temperature, CPU Utilization, Memory Utilization, ICMP Response time, Specific Interface Incoming / Outgoing Traffic (Bits + Error) All Interface Incoming / Outgoing Traffic (Bits + Error)
Global variable to select, $Group (In this case, Network), $Host, $Interface (All or Specific).
Hope it helps.
Data source config
Collector config:
Upload an updated version of an exported dashboard.json file from Grafana
| Revision | Description | Created | |
|---|---|---|---|
| Download |
