Jitsi Meet
Dashboard for stats gathered by 3rd party exporter karrieretutor/jitsi-prom-exporter
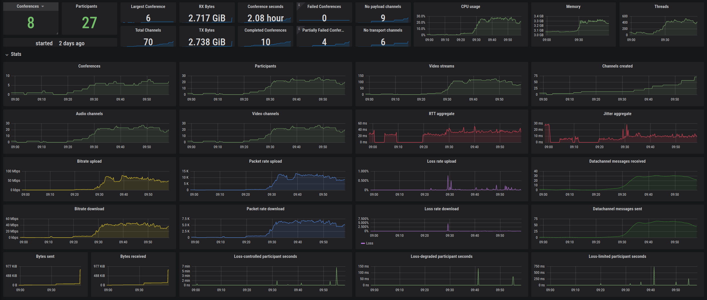
Dashboard for all metrics exported by karrieretutor/jitsi-prom-exporter, which crawls the JVB presence stats in MUC room described under https://github.com/jitsi/jitsi-videobridge/blob/master/doc/statistics.md.
Data source config
Collector type:
Collector plugins:
Collector config:
Revisions
Upload an updated version of an exported dashboard.json file from Grafana
| Revision | Description | Created | |
|---|---|---|---|
| Download |