Vegeta Test Results with Logstash
Logstash, Elasticsearch base dashboard to visualize Vegeta performance test results.
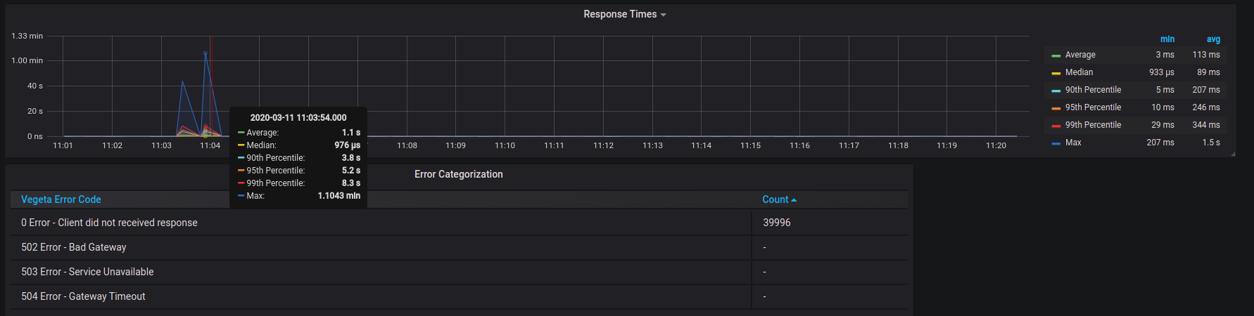
View your performance test results LIVE !!
- Install Logstash in your host server and feed Elasticsearch base (https://www.elastic.co/guide/en/logstash/6.8/index.html)
- Make sure you receive the data in ES base
- Grafana: Add the Elasticsearch source (https://grafana.com/docs/grafana/latest/features/datasources/elasticsearch/)
- Import the dashboard json into Grafana (https://grafana.com/docs/grafana/latest/reference/export_import/)
- Customise your dashboard
- Select the report name which you want to see by using the drop down
Logstash version: 7.6.0 Elasticsearch : v7.6.0 Grafana : v6.6.2
Collector Configuration Details
Logstash configuration :
input {
file {
path => "/vegeta/*.json"
start_position => "beginning"
codec => "json"
}
}
filter {
json {
source => "message"
}
grok {
match => ["path", "%{GREEDYDATA}/%{GREEDYDATA:report_title}\.json"]
}
}
output {
elasticsearch {
hosts => ["localhost:9200"]
}
stdout {
codec => rubydebug
}
}Vegeta run command:
- Download the latest Vegeta release (https://github.com/tsenart/vegeta)
- Run your vegeta command as follows:
echo "POST http://www.example.com" | vegeta attack -rate=100 -duration=90s | vegeta report -every=10ms -type=json -output=/vegeta/test.jsonData source config
Collector config:
Upload an updated version of an exported dashboard.json file from Grafana
| Revision | Description | Created | |
|---|---|---|---|
| Download |
