Linkerd Route Dashboard
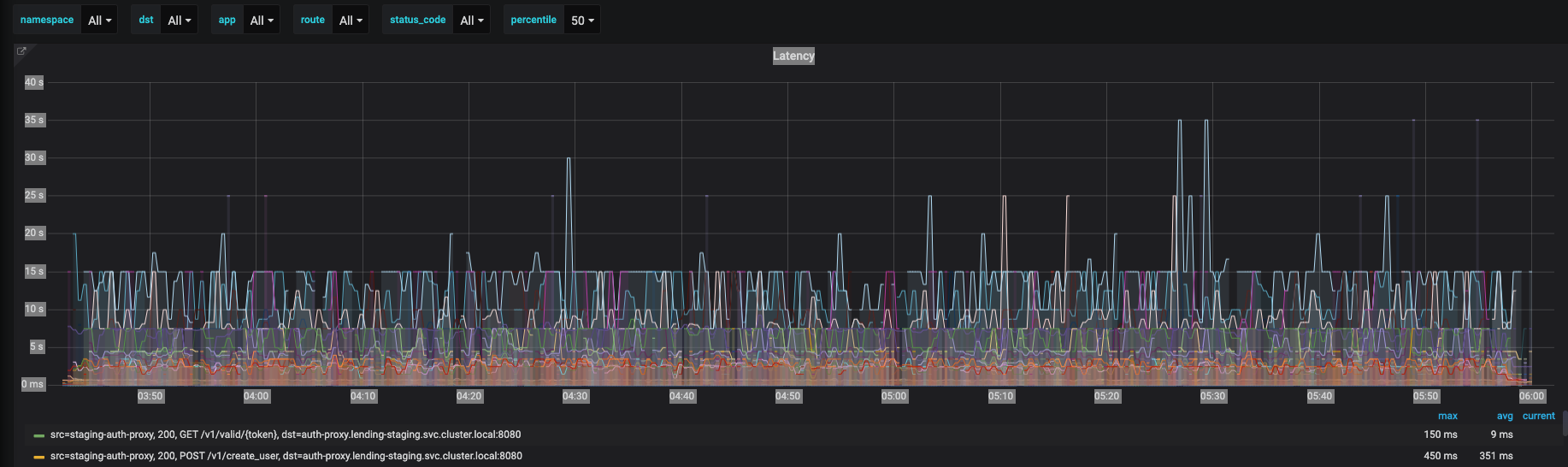
Latency, success rate, rate per second, by app, status_code, destination, and route
This dashboard integrates with linkerd service mesh to give you metrics that can be segmented by route and status code which is missing from the built-in dashboards that linkerd provides. You have control over the application, destination, route, and status_code to monitor your three metrics of success rate, rate per second, and latency. All metrics are given as a table at the base of the panel so you can see the average and outlier performance.
dashboard source at my github repo: https://github.com/lundbird/linkerd-route-dashboard
Data source config
Collector config:
Upload an updated version of an exported dashboard.json file from Grafana
| Revision | Description | Created | |
|---|---|---|---|
| Download |
