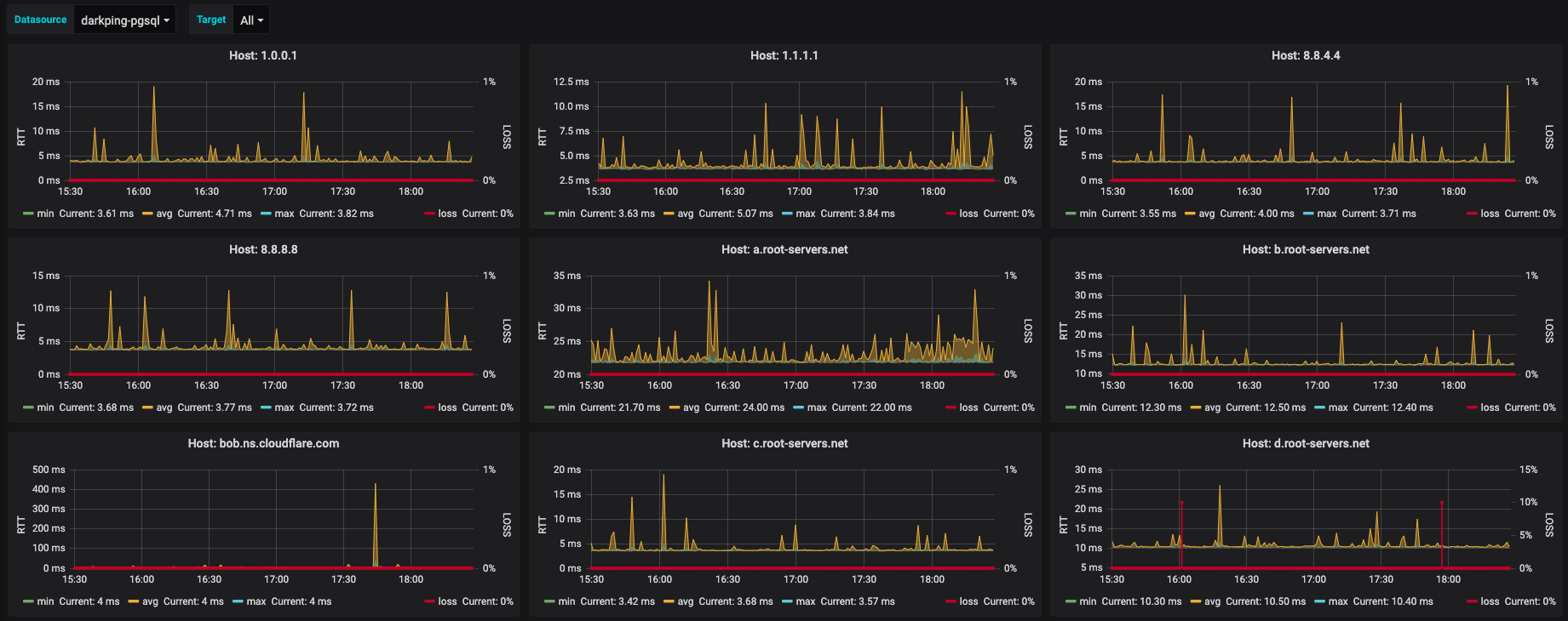
DarkPing ICMP
Dashboard for DarkPing ICMP module.
This dashboard has related to a part of DarkPing monitoring tools.
For use - you need to install ICMP measurement application
Data source config
Collector config:
Upload an updated version of an exported dashboard.json file from Grafana
| Revision | Description | Created | |
|---|---|---|---|
| Download |
