Lotus Node Health
Dashboard to track Filecoin Lotus node stats.
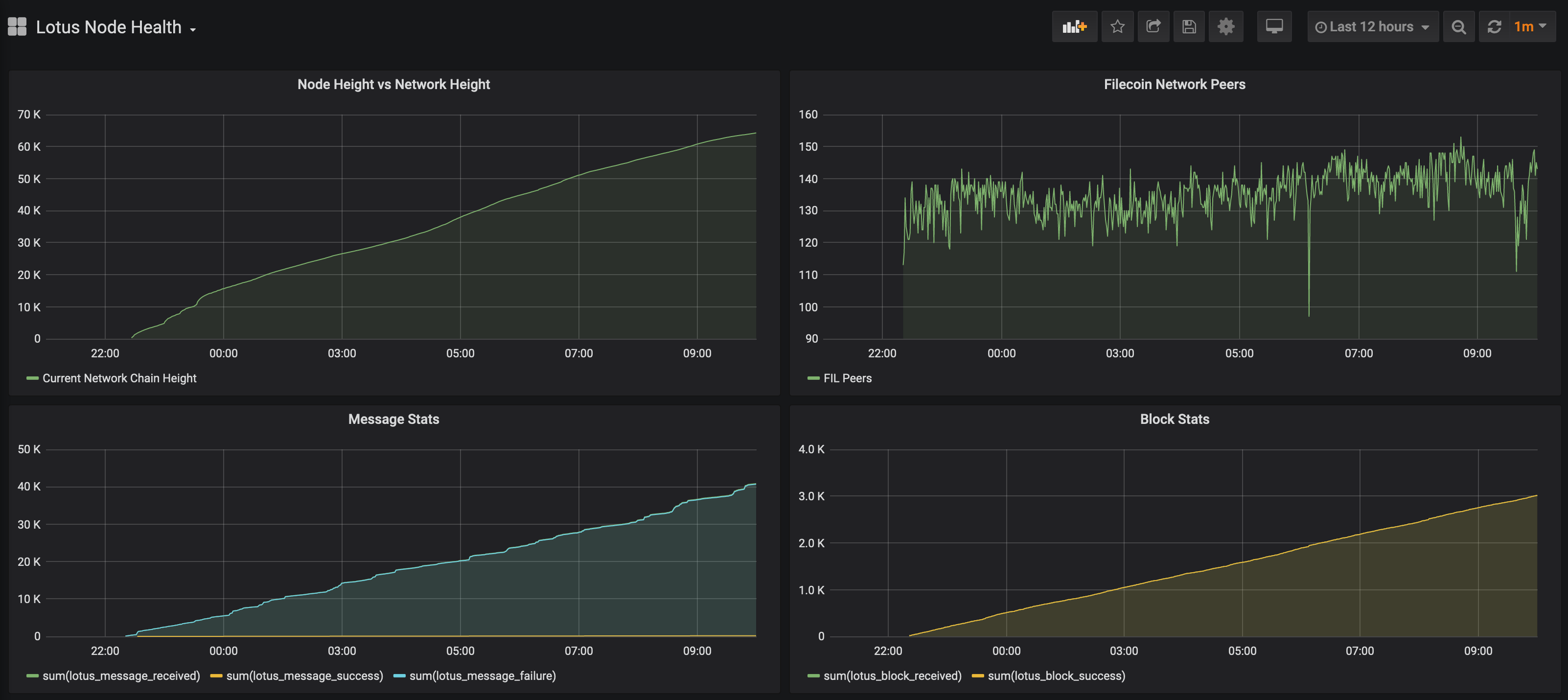
This dashboard visualizes data for the Filecoin Project’s Lotus node.
Data source config
Collector config:
Upload an updated version of an exported dashboard.json file from Grafana
| Revision | Description | Created | |
|---|---|---|---|
| Download |
Linux Server
Monitor Linux with Grafana. Easily monitor your Linux deployment with Grafana Cloud's out-of-the-box monitoring solution.
Learn more