HP ProLiant MicroServer Gen8
iLO System Information
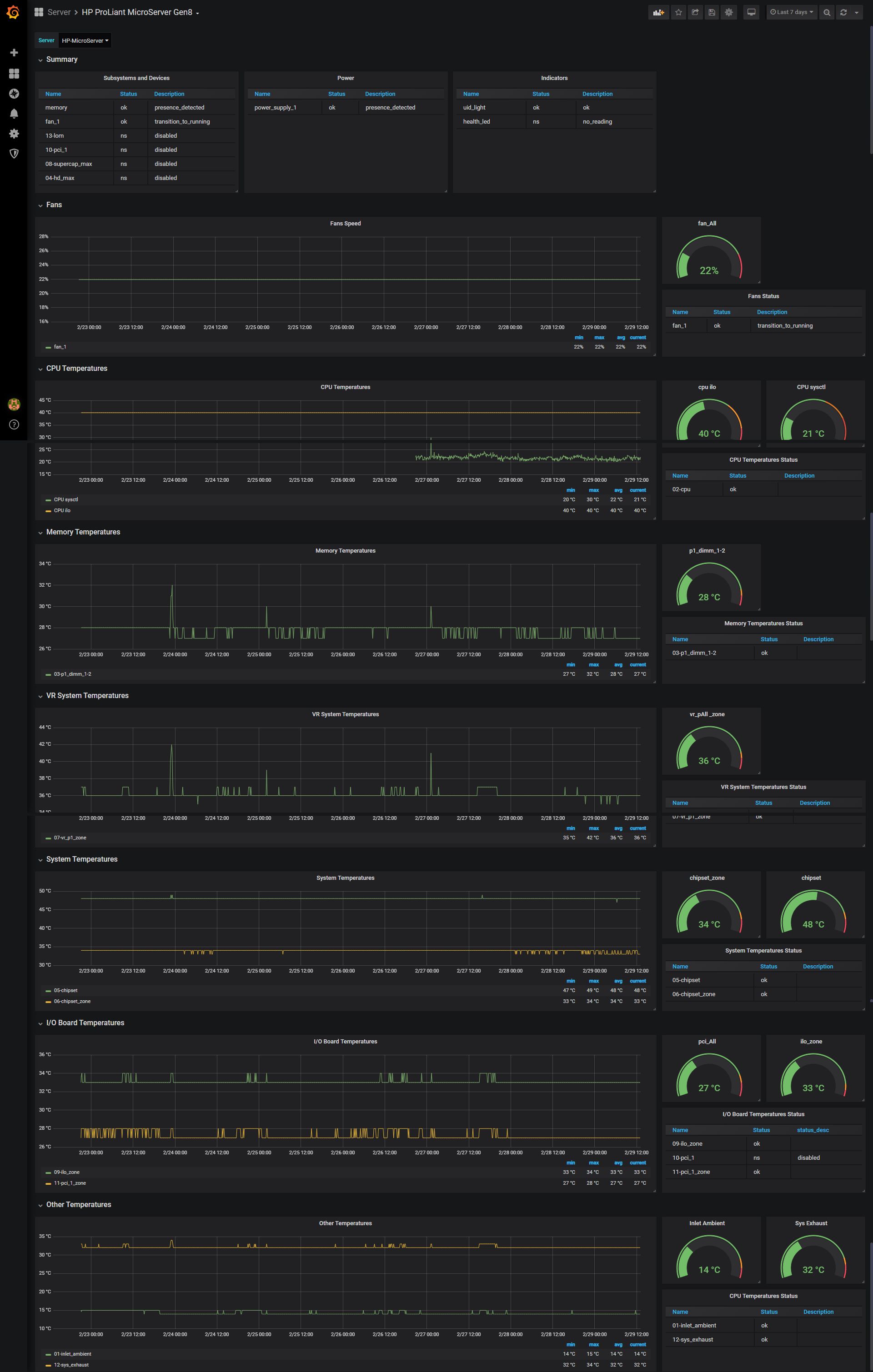
To access iLO over network it is required to create new user. Make sure to add privilege = “USER” for user created without admin permissions.
iLO has issue and report CPU temperature 40C or higher. To show correct CPU temperature it is required to use workaround. Custom cpu_sysctl script is used. It was tested under FreeBSD.
#!/bin/sh
#
# Set environment.
PATH=/sbin:/bin:/usr/sbin:/usr/bin:/usr/local/sbin:/usr/local/bin
CPU0_TEMP="0"
CPU0_FREQ="0"
CPU0_TEMP=$(sysctl -n dev.cpu.0.temperature | tr -d 'C')
if [ -z "${CPU0_TEMP}" ]; then
# CPU temp unknown.
CPU0_TEMP="0"
fi
CPU0_FREQ=$(sysctl -n dev.cpu.0.freq)
if [ -z "${CPU0_FREQ}" ]; then
# CPU freq unknown.
CPU0_FREQ="0"
fi
printf "cpu_details cpu_temp=${CPU0_TEMP},cpu_freq=${CPU0_FREQ}"
Data source config
Collector config:
Upload an updated version of an exported dashboard.json file from Grafana
| Revision | Description | Created | |
|---|---|---|---|
| Download |
