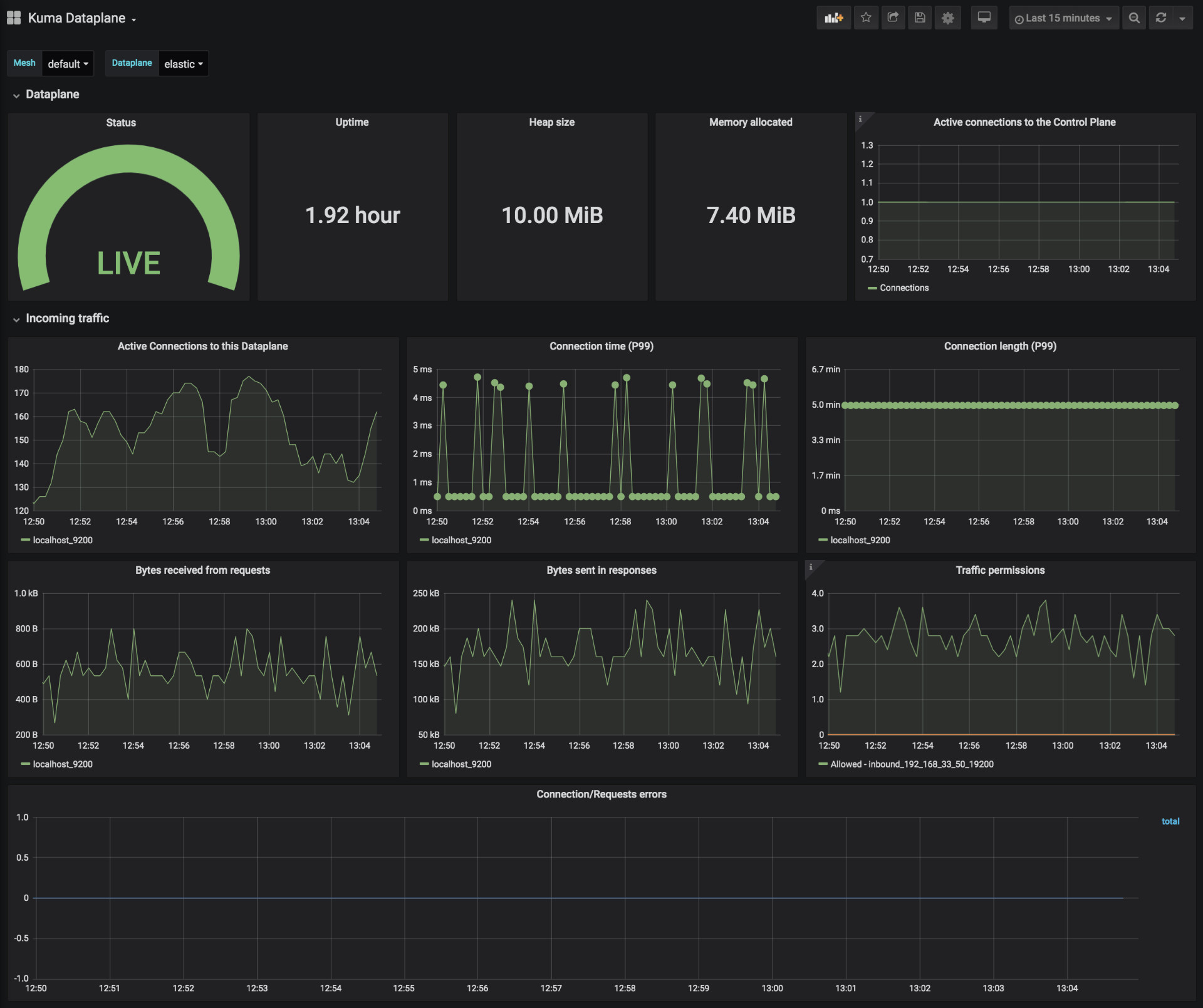
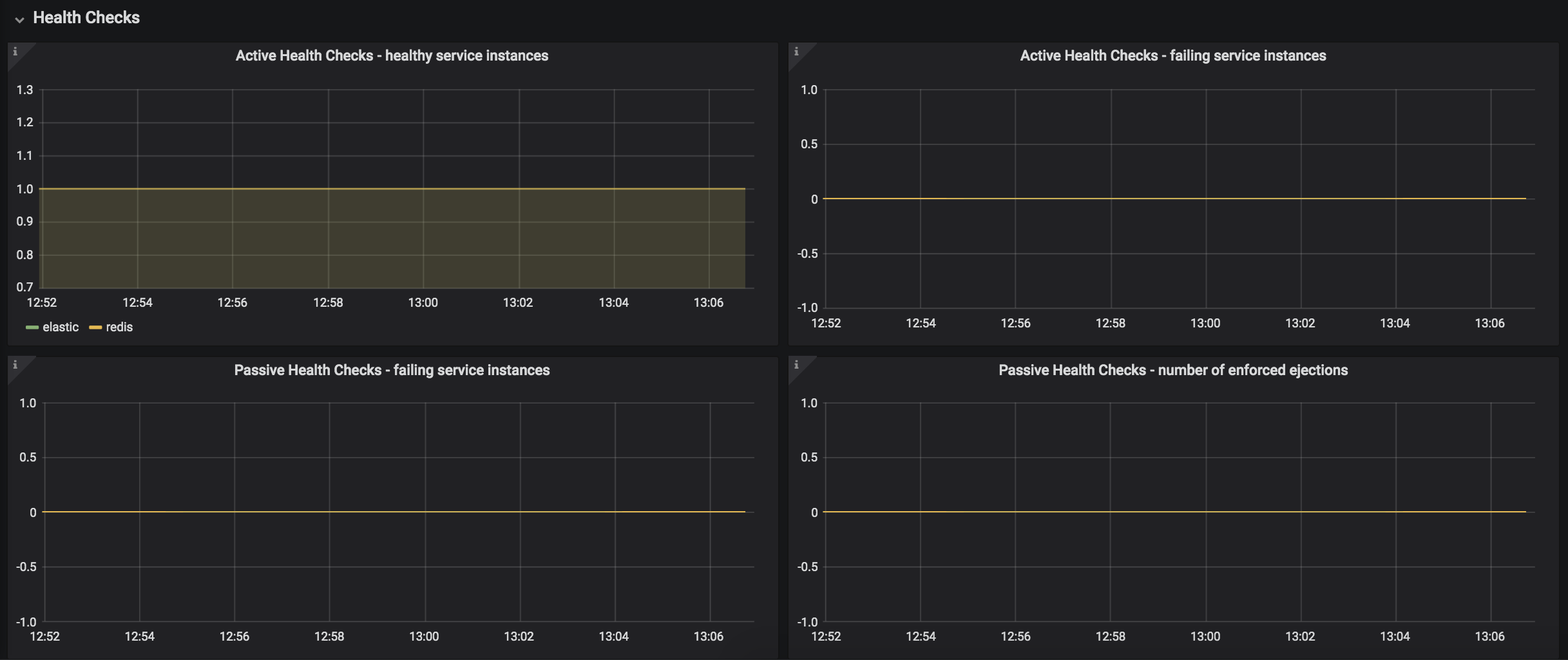
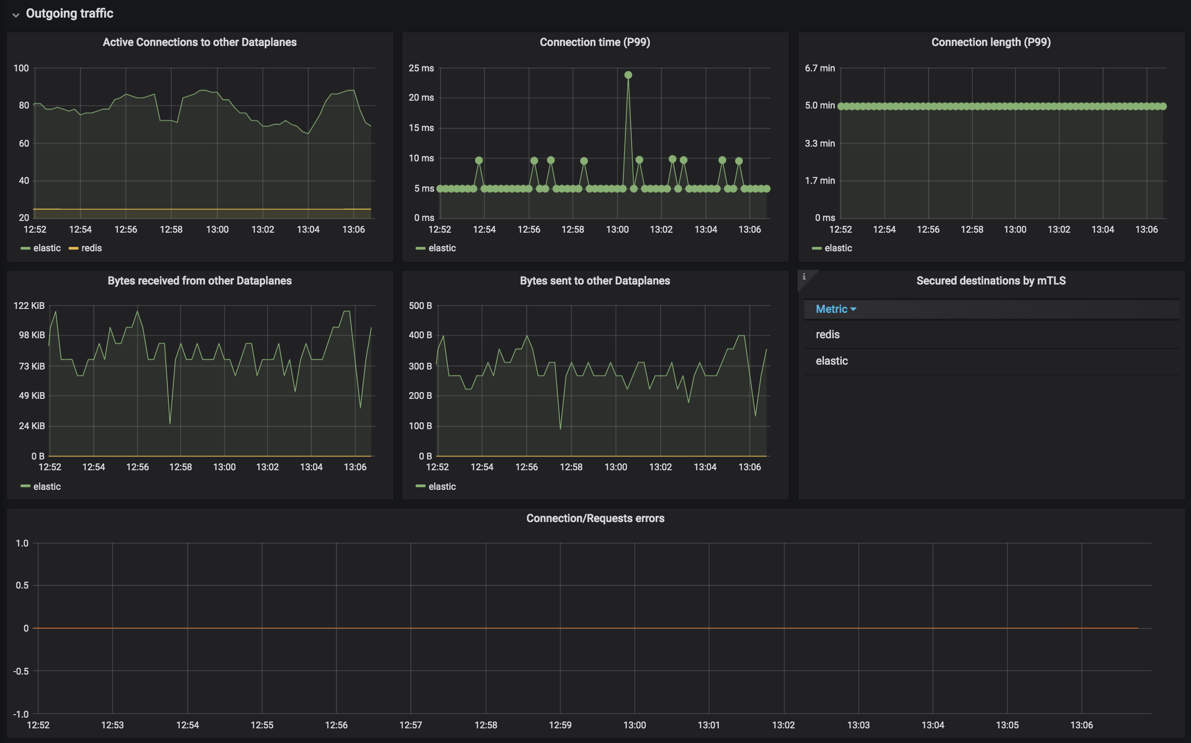
Kuma Dataplane
Statistics of a single Dataplane in Kuma Service Mesh
The Kuma Dataplane dashboard uses the prometheus data source to create a Grafana dashboard with the gauge, graph, stat, table-old and timeseries panels.
Data source config
Collector type:
Collector plugins:
Collector config:
Revisions
Upload an updated version of an exported dashboard.json file from Grafana
| Revision | Description | Created | |
|---|---|---|---|
| Download |