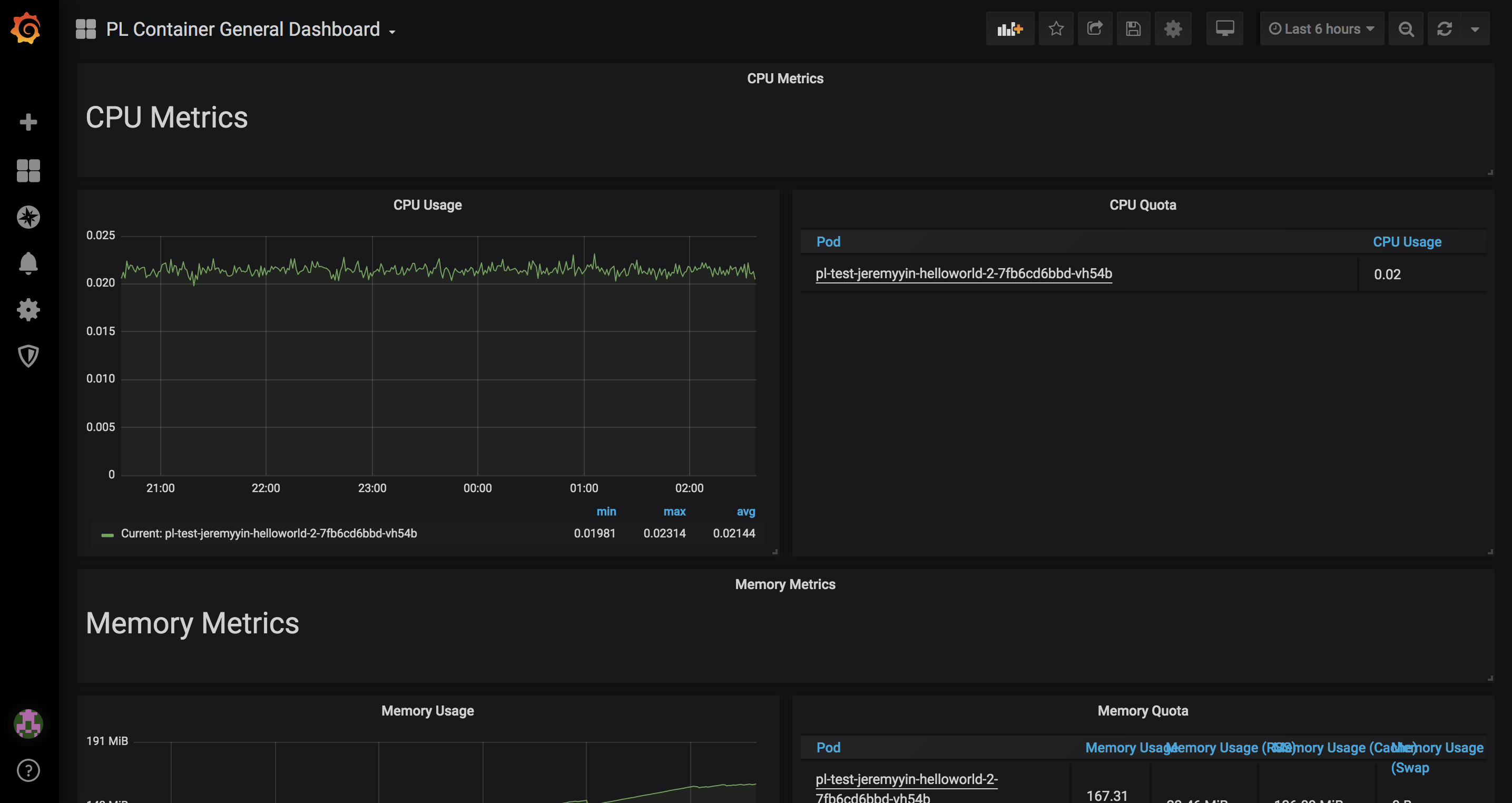
PL Container General Dashboard
Pulse Line sytle container dashboard
Pulse Line style application dashboards which needs to pulse line style layout to be used. https://github.com/pulse-line-dev for details
Data source config
Collector config:
Upload an updated version of an exported dashboard.json file from Grafana
| Revision | Description | Created | |
|---|---|---|---|
| Download |
