Linky
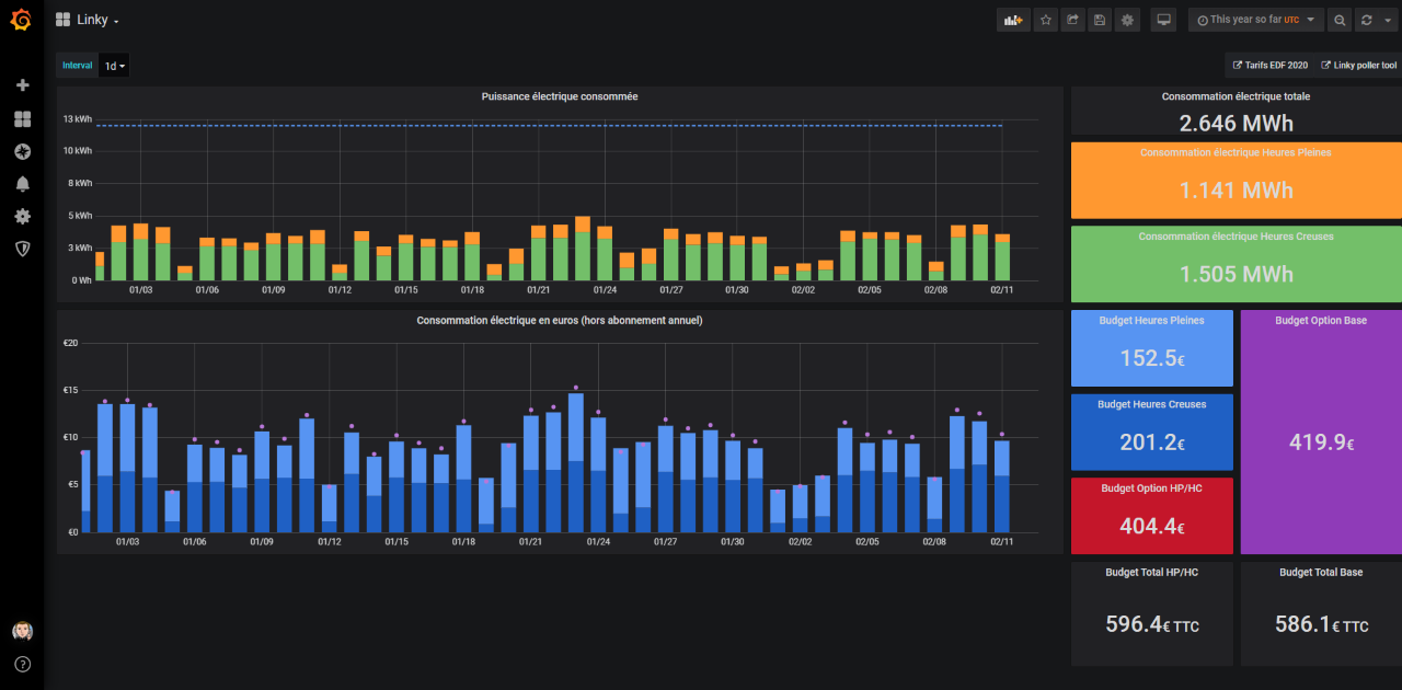
Consommation électrique relevé par le compteur Linky et coûts associés.
Render power consumption and cost estimation grabbed from Linky Smart Meter. Data are grabbed using https://github.com/beufanet/linkyndle More details about usage on https://wp.me/p5OPDy-za0
Data source config
Collector config:
Upload an updated version of an exported dashboard.json file from Grafana
| Revision | Description | Created | |
|---|---|---|---|
| Download |
