Nut UPS Status
Dashboard for NUT UPS Metrics based on metrics from https://github.com/p404/nut_exporter
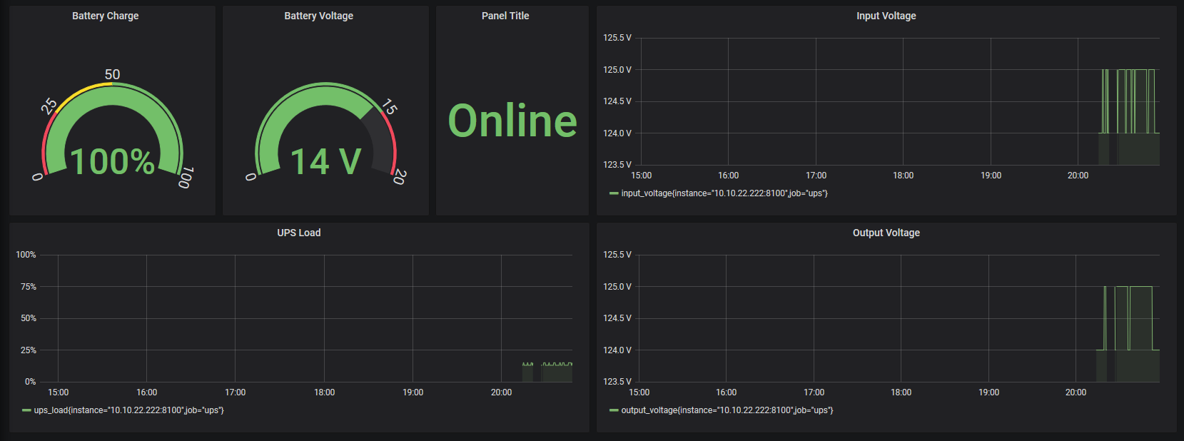
This is a dashboard providing and overview of metrics that are produced NUT via the prometheus NUT exporter found here: https://github.com/p404/nut_exporter
Data source config
Collector config:
Upload an updated version of an exported dashboard.json file from Grafana
| Revision | Description | Created | |
|---|---|---|---|
| Download |
