Open Liberty - mpMetrics-2.x-4.x

Created by the Open Liberty observability team

Open Liberty - mpMetrics-2.x-4.x screenshot 1
Open Liberty - mpMetrics-2.x-4.x screenshot 2

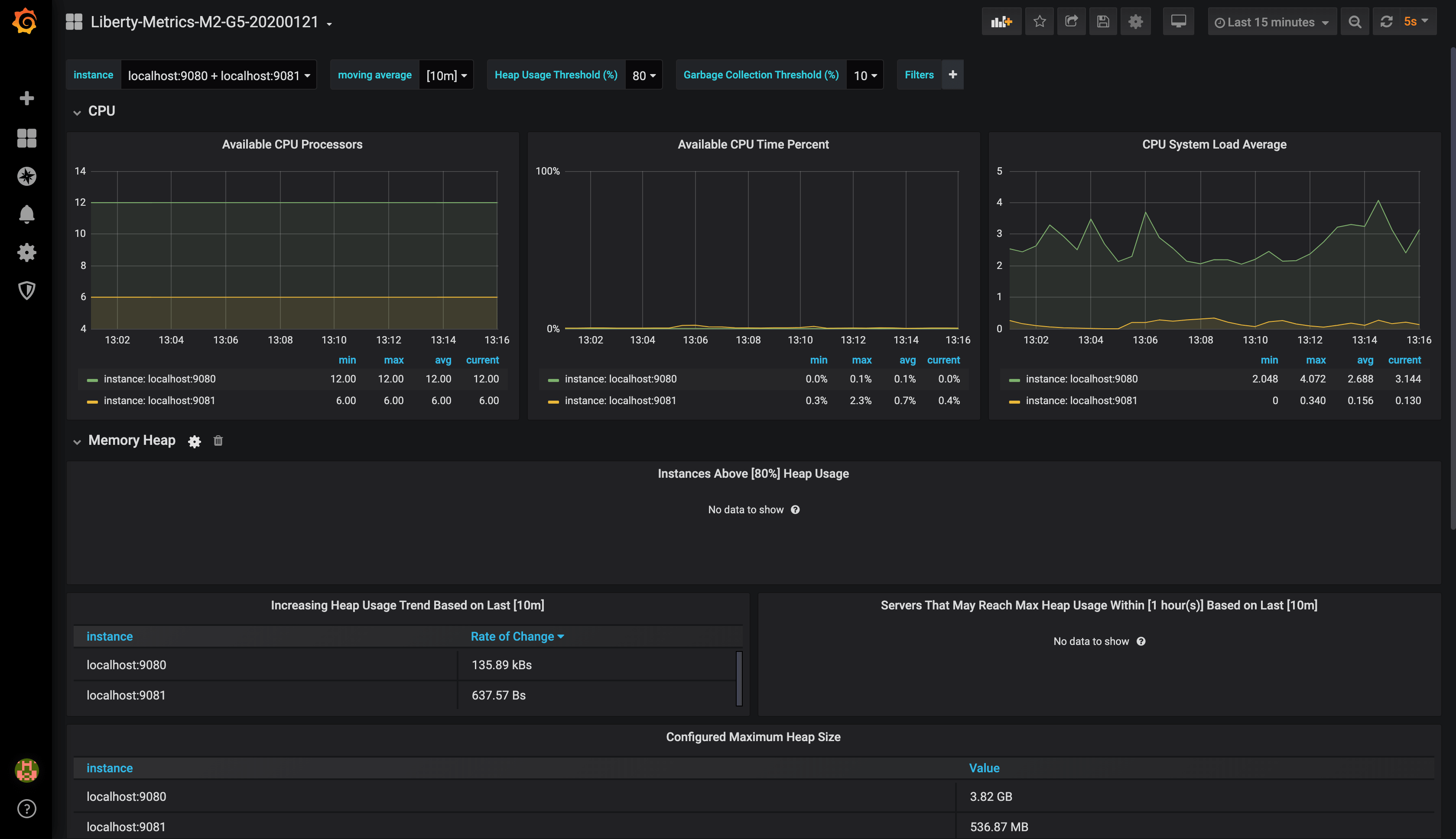
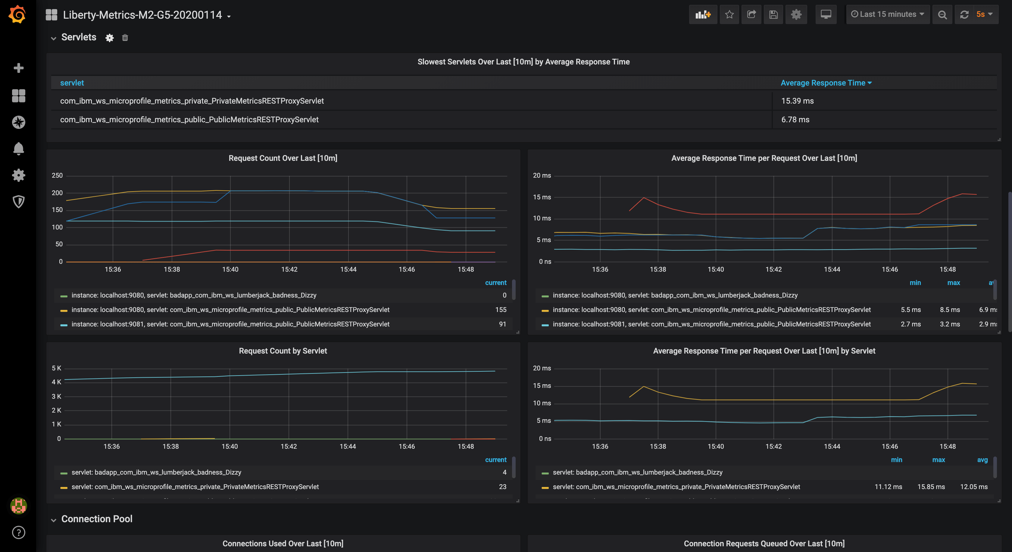
This dashboard visualizes CPU, Heap, REST, Servlet, Connection Pool, Sessions, Threadpool, GC, and other JVM metrics.

*** New in revision 5 -- we've added visualizations to show the current count of slow and hung requests generated by the requestTiming-1.0 feature.

Tested with Grafana 5.2.x, 6.0.x, 7.3.x. 8.0.x, 8.5.x

This dashboard works with Open Liberty servers running with mpMetrics-2.x, mpMetrics-3.x and mpMetrics-4.x features. For mpMetrics-5.0, use the Open Liberty - mpMetrics-5.0 dashboard

View our Open Liberty MicroProfile 3.3 blog post for detailed setup instructions.

Open Liberty

  • Enable the /metrics endpoint by enabling the desired mpMetrics feature (e.g. mpMetrics-4.0) in the server.xml.
  • For mpMetrics-2.2 and below, you must also include the monitor-1.0 feature (which is automatically included when using mpMetrics-2.3 and above)
  • Learn about Monitoring with MicroProfile metrics
  • Check out our Open Liberty Guide on Providing metrics from a Microservice

Prometheus

Configure the scrape_configs section of prometheus.yml in one of the following ways.

For metrics on an insecure endpoint:

  - job_name: 'liberty'
    scrape_interval: 5s
    static_configs:
      - targets: ['localhost:9080']

For metrics on an secure endpoint using Basic Authentication:

  - job_name: 'liberty-secure'
    scrape_interval: 5s
    static_configs:
      - targets: ['localhost:9443']
    basic_auth:
      username: "<your-username>"
      password: "<your-password>"
    tls_config:
      insecure_skip_verify: true
    scheme: "https"

Revisions
RevisionDescriptionCreated

Get this dashboard

Import the dashboard template

or

Download JSON

Datasource
Dependencies