Unbound
Unbound DNS resolver metrics
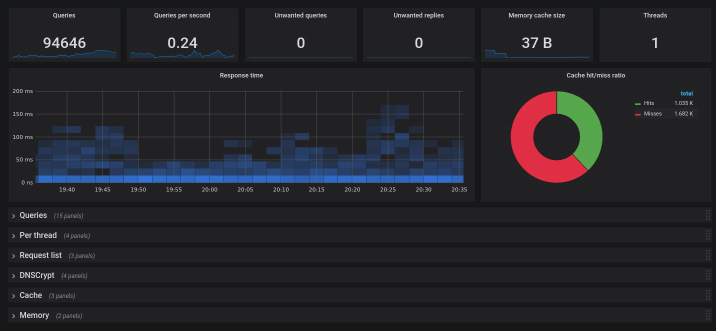
Unbound DNS resolver metrics + extended statistics.
Compatible with this Prometheus exporter: https://github.com/svartalf/unbound-telemetry
Data source config
Collector config:
Upload an updated version of an exported dashboard.json file from Grafana
| Revision | Description | Created | |
|---|---|---|---|
| Download |
