Yabeda Sidekiq
Example dashboard for metrics provided by yabeda-sidekiq gem for monitoring Sidekiq: simple and efficient background processing solution for Ruby.
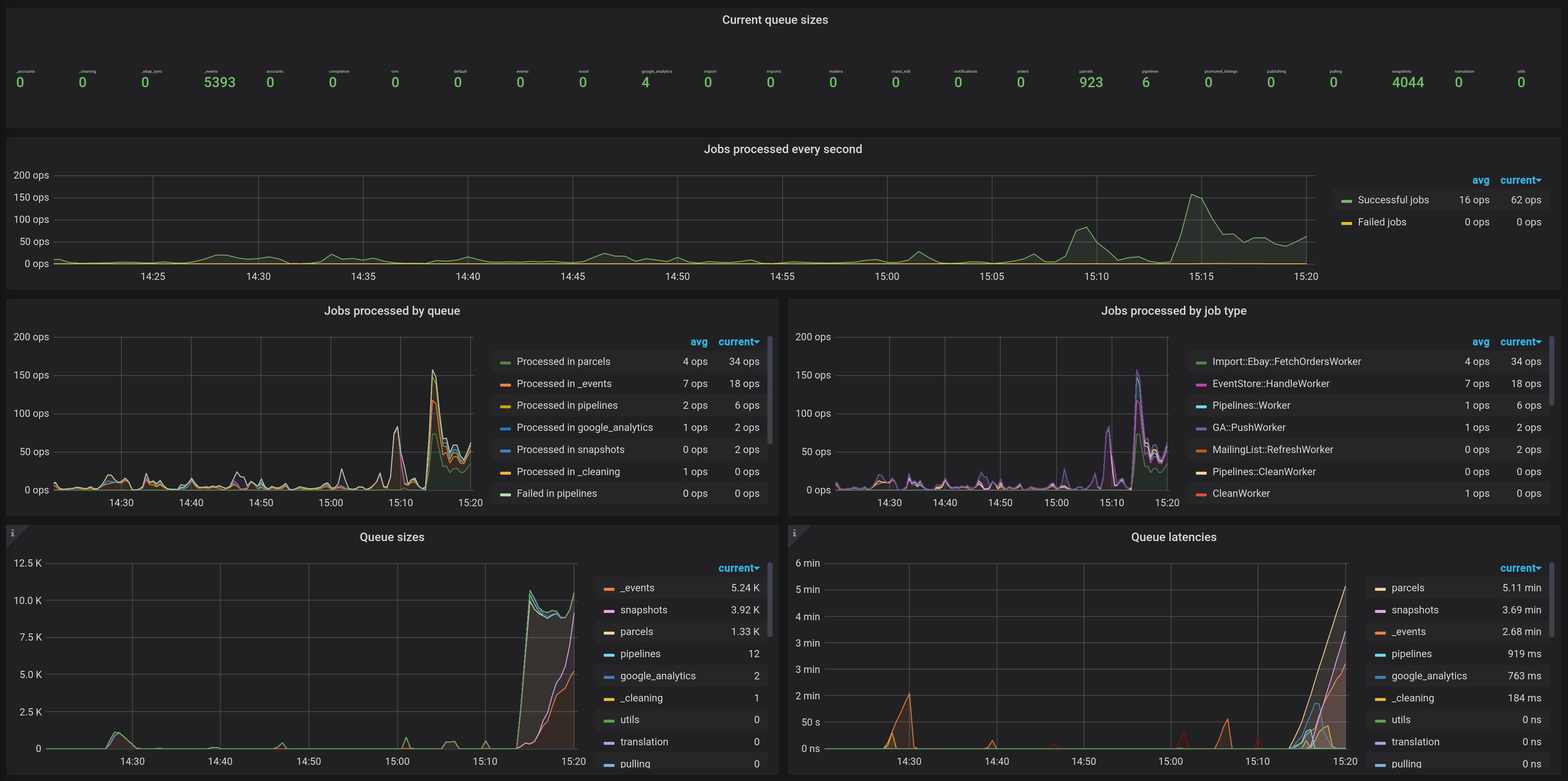
This dashboard is an example of visualization of metrics provided by yabeda-sidekiq gem for monitoring Sidekiq background job processing solution with Yabeda – extendable suite for collecting and exporting of Ruby apps’ metrics.
Data source config
Collector config:
Upload an updated version of an exported dashboard.json file from Grafana
| Revision | Description | Created | |
|---|---|---|---|
| Download |
