IPv4 packet stream analysis (Prometheus)
Analysis of a real-time IPv4 packet stream as exported by prometheus-net/tzsp_packetstream_exporter
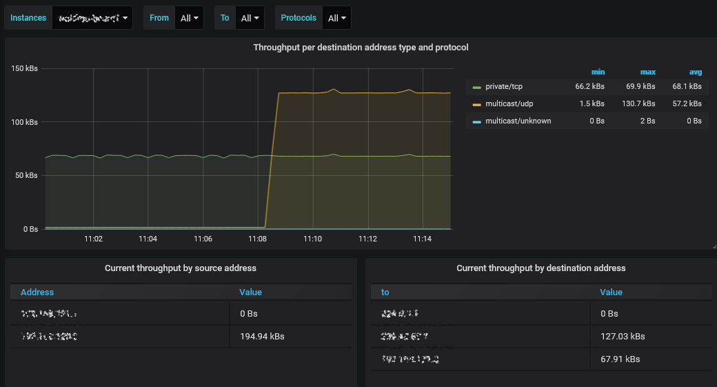
This is a visualization of the Docker container metrics provided by the prometheus-net/tzsp_packetstream_exporter project.
Data source config
Collector config:
Upload an updated version of an exported dashboard.json file from Grafana
| Revision | Description | Created | |
|---|---|---|---|
| Download |
