ohm-influx

ohm-influx screenshot 1
ohm-influx screenshot 2
ohm-influx screenshot 3
ohm-influx screenshot 4
ohm-influx screenshot 5
ohm-influx screenshot 6

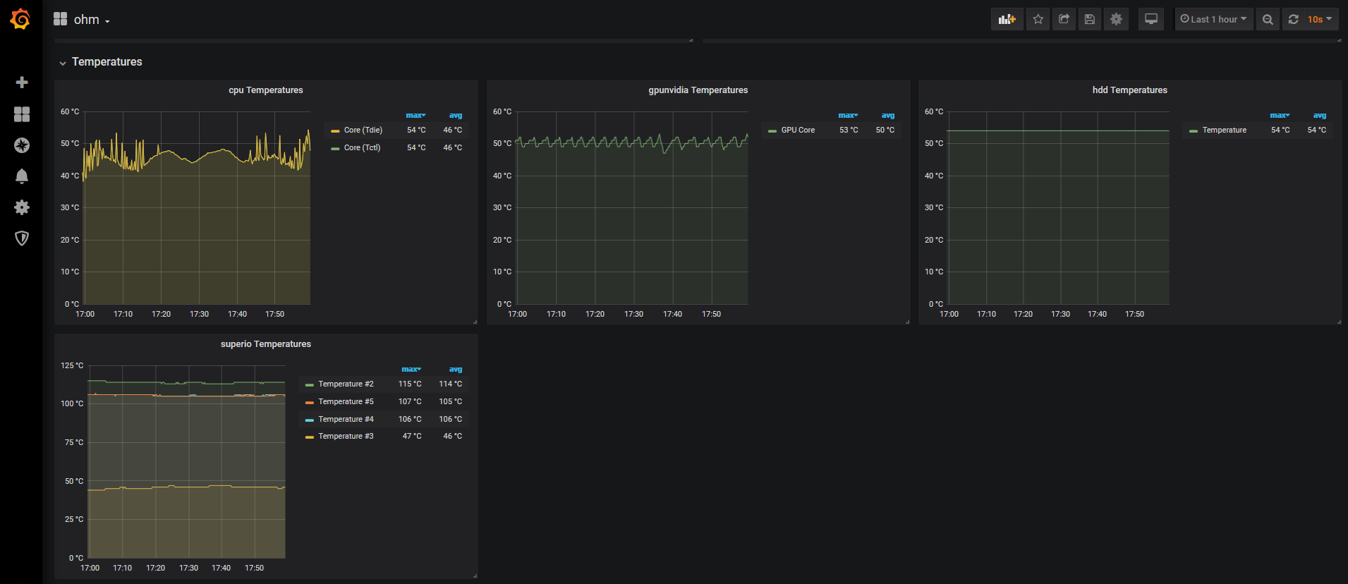
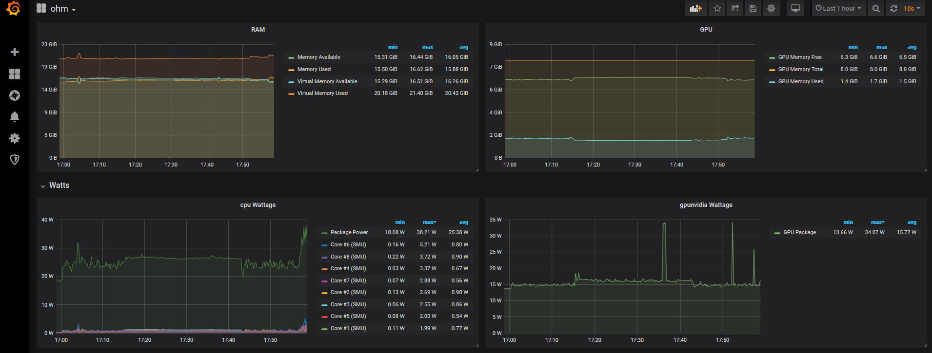
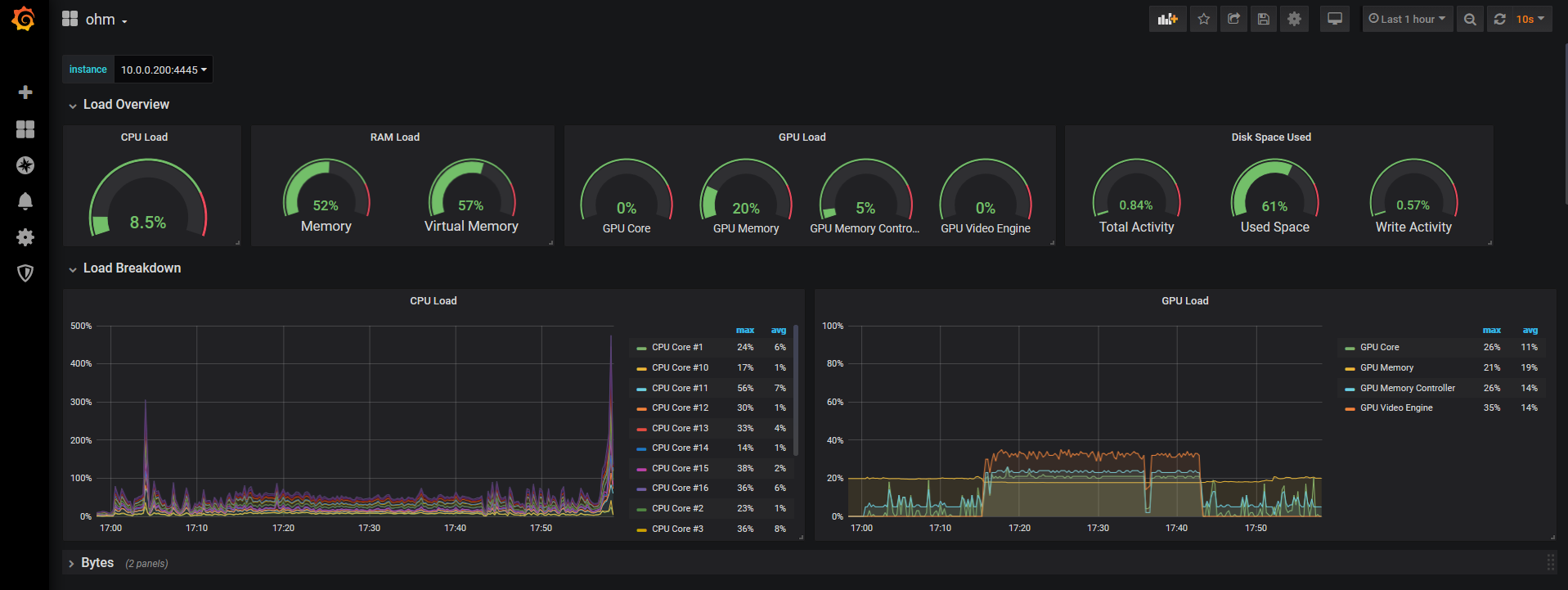
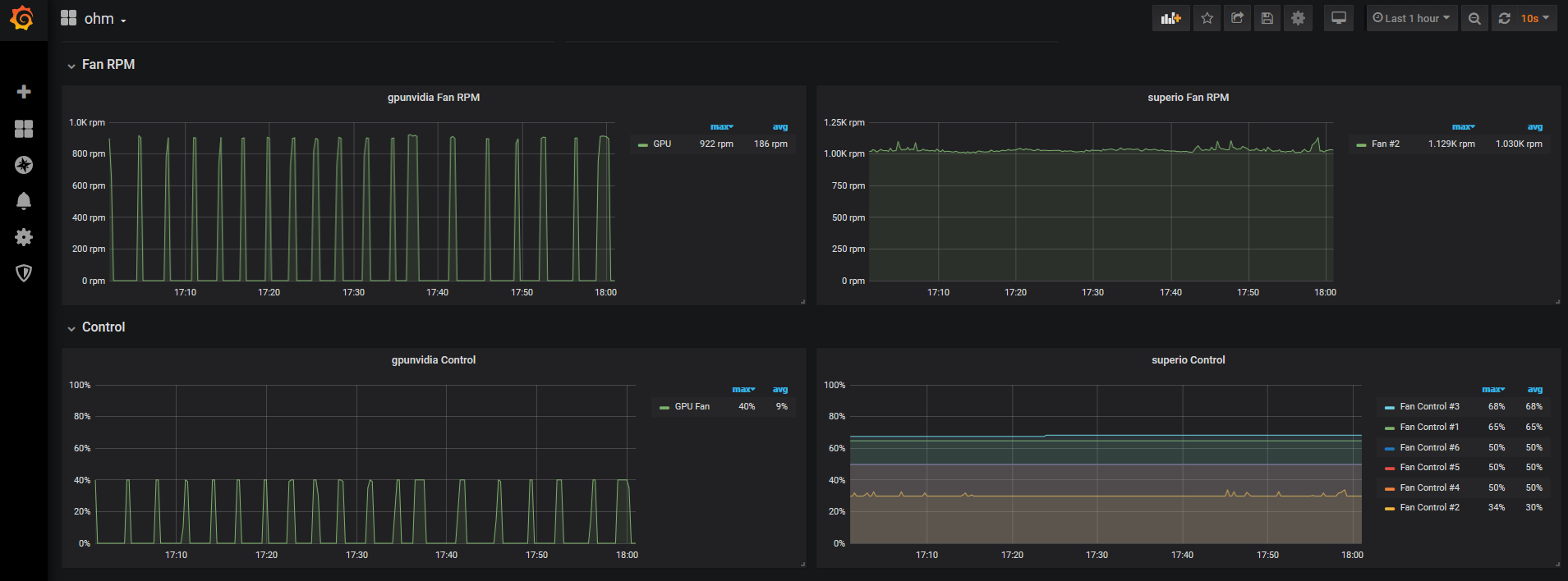
The official InfluxDB dashboard for viewing sensor data exported by OhmGraphite.

This dashboard exposes temperature, power draw, utilization, fan rpms, etc on cpu, gpu, disk, ram.

See the OhmGraphite readme for additional info to configure sensor export to InfluxDB.

Revisions
RevisionDescriptionCreated

Get this dashboard

Import the dashboard template

or

Download JSON

Datasource
Dependencies