Detailed pods resources
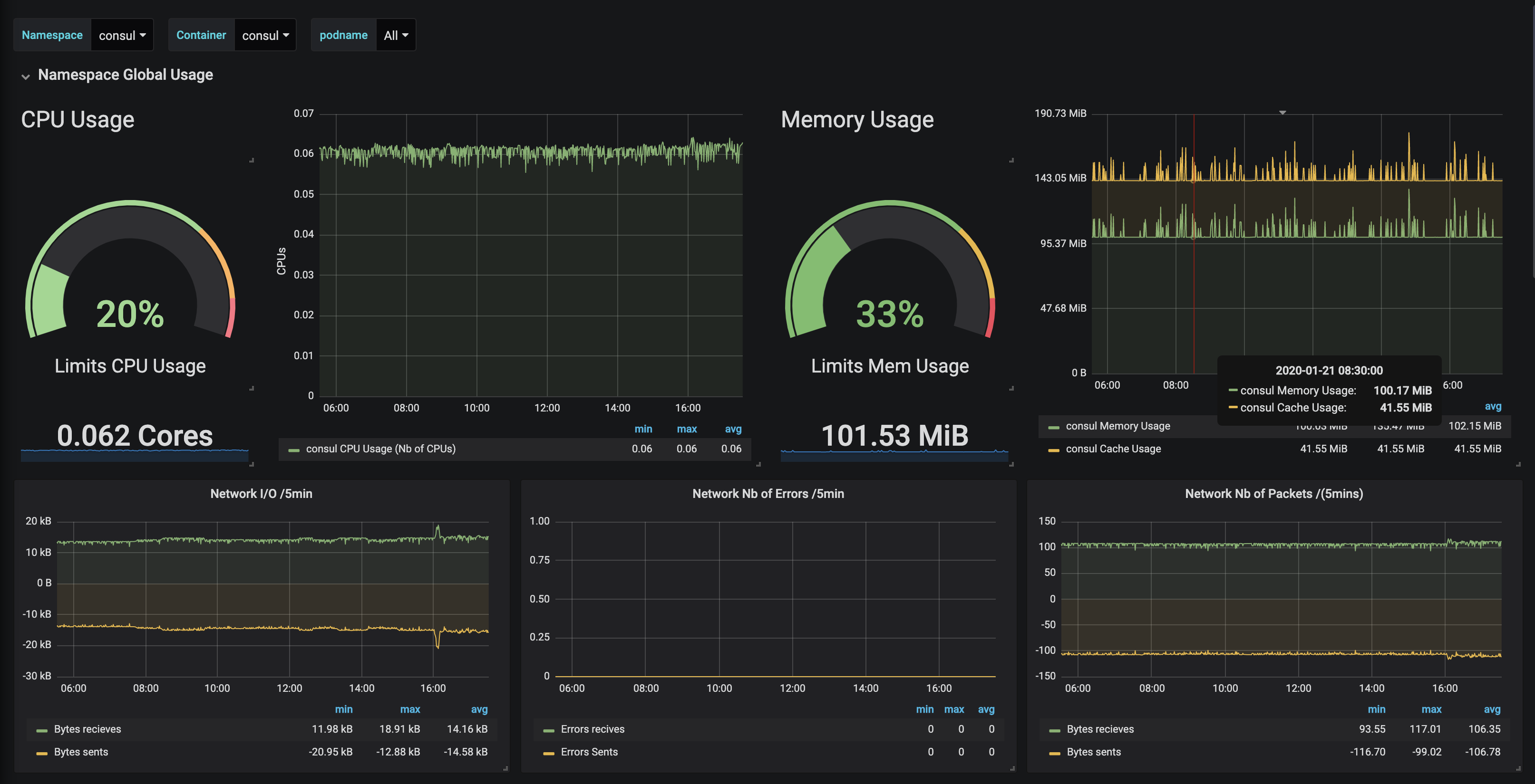
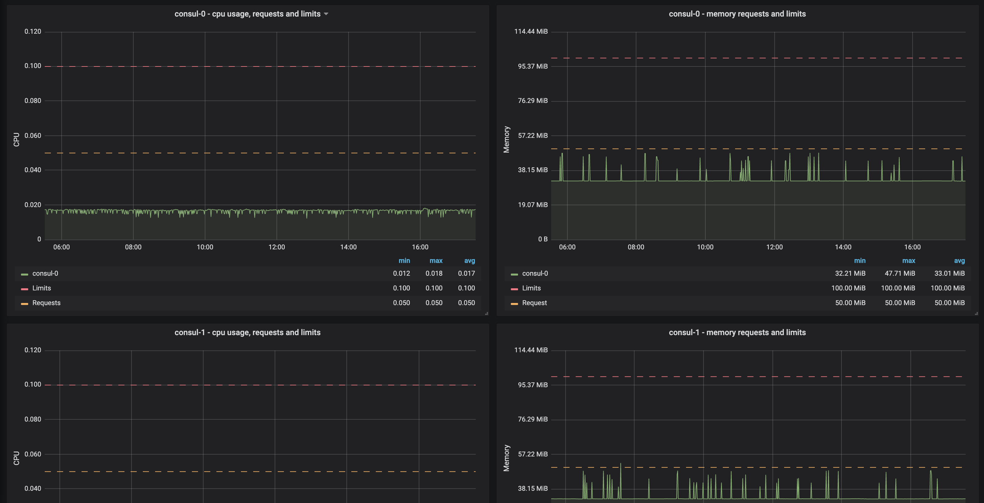
Get your Kubernetes pods resources usage by namespaces
Only tested on Azure AKS with Kubernetes 1.14. Feedback very appreciate on other versions
Data source config
Collector config:
Upload an updated version of an exported dashboard.json file from Grafana
| Revision | Description | Created | |
|---|---|---|---|
| Download |
