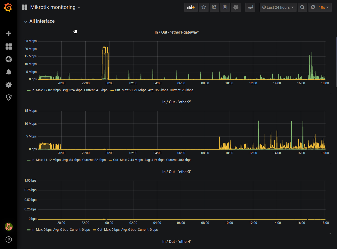
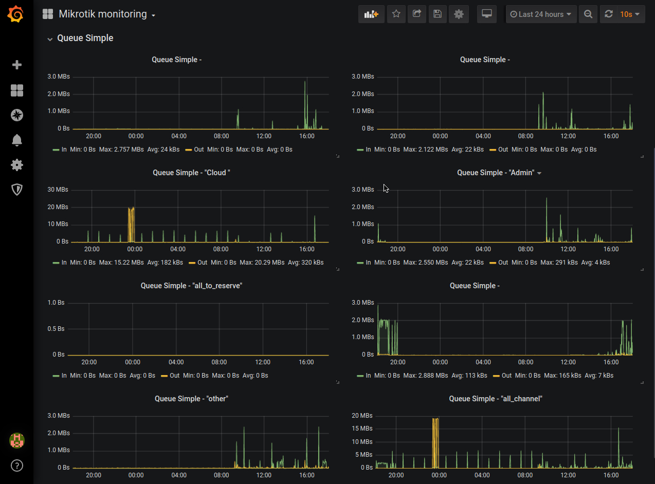
Mikrotik monitoring
Mikrotik snmp monitoring
Monitoring mikrotik instances with grafana and prometheus via protocol SNMP.
Used exporter - snmp_exporter.
Generator config example:
modules:
mikrotik:
walk:
- interfaces
- mtxrQueueSimpleTable
- hrProcessorLoad
- hrSystemUptime
- hrSystemDate
- hrMemorySize
- hrStorageTable
- sysUpTime
- sysDescr
lookups:
- source_indexes: [ifIndex]
lookup: ifAlias
- source_indexes: [ifIndex]
lookup: ifDescr
- source_indexes: [ifIndex]
lookup: 1.3.6.1.2.1.31.1.1.1.1
overrides:
ifAlias:
ignore: true # Lookup metric
ifDescr:
ignore: true # Lookup metric
ifName:
ignore: true # Lookup metric
ifType:
type: EnumAsInfoPrometheus config example:
- job_name: 'snmp'
scrape_interval: 10s
scrape_timeout: 10s
static_configs:
- targets:
- x.x.x.x # SNMP device
metrics_path: /snmp
params:
module: [mikrotik]
relabel_configs:
- source_labels: [__address__]
target_label: __param_target
- source_labels: [__param_target]
target_label: instance
- target_label: __address__
replacement: localhost:9116 # The SNMP exporter's real hostname:port.snmp.yml example:
# WARNING: This file was auto-generated using snmp_exporter generator, manual changes will be lost.
mikrotik:
walk:
- 1.3.6.1.2.1.2
- 1.3.6.1.2.1.25.2.3
- 1.3.6.1.2.1.25.3.3.1.2
- 1.3.6.1.2.1.31.1.1
- 1.3.6.1.4.1.14988.1.1.2.1
get:
- 1.3.6.1.2.1.1.1.0
- 1.3.6.1.2.1.1.3.0
- 1.3.6.1.2.1.25.1.1.0
- 1.3.6.1.2.1.25.1.2.0
- 1.3.6.1.2.1.25.2.2.0
metrics:
- name: sysDescr
oid: 1.3.6.1.2.1.1.1
type: DisplayString
help: A textual description of the entity - 1.3.6.1.2.1.1.1
- name: sysUpTime
oid: 1.3.6.1.2.1.1.3
type: gauge
help: The time (in hundredths of a second) since the network management portion
of the system was last re-initialized. - 1.3.6.1.2.1.1.3
- name: ifNumber
oid: 1.3.6.1.2.1.2.1
type: gauge
help: The number of network interfaces (regardless of their current state) present
on this system. - 1.3.6.1.2.1.2.1
- name: ifIndex
oid: 1.3.6.1.2.1.2.2.1.1
type: gauge
help: A unique value, greater than zero, for each interface - 1.3.6.1.2.1.2.2.1.1
indexes:
- labelname: ifIndex
type: gauge
lookups:
- labels:
- ifIndex
labelname: ifAlias
oid: 1.3.6.1.2.1.31.1.1.1.18
type: DisplayString
- labels:
- ifIndex
labelname: ifDescr
oid: 1.3.6.1.2.1.2.2.1.2
type: DisplayString
- labels:
- ifIndex
labelname: ifName
oid: 1.3.6.1.2.1.31.1.1.1.1
type: DisplayString
- name: ifType
oid: 1.3.6.1.2.1.2.2.1.3
type: EnumAsInfo
help: The type of interface - 1.3.6.1.2.1.2.2.1.3
indexes:
- labelname: ifIndex
type: gauge
lookups:
- labels:
- ifIndex
labelname: ifAlias
oid: 1.3.6.1.2.1.31.1.1.1.18
type: DisplayString
- labels:
- ifIndex
labelname: ifDescr
oid: 1.3.6.1.2.1.2.2.1.2
type: DisplayString
- labels:
- ifIndex
labelname: ifName
oid: 1.3.6.1.2.1.31.1.1.1.1
type: DisplayString
enum_values:
1: other
2: regular1822
3: hdh1822
4: ddnX25
5: rfc877x25
6: ethernetCsmacd
7: iso88023Csmacd
8: iso88024TokenBus
9: iso88025TokenRing
10: iso88026Man
11: starLan
12: proteon10Mbit
13: proteon80Mbit
14: hyperchannel
15: fddi
16: lapb
17: sdlc
18: ds1
19: e1
20: basicISDN
21: primaryISDN
22: propPointToPointSerial
23: ppp
24: softwareLoopback
25: eon
26: ethernet3Mbit
27: nsip
28: slip
29: ultra
30: ds3
31: sip
32: frameRelay
33: rs232
34: para
35: arcnet
36: arcnetPlus
37: atm
38: miox25
39: sonet
40: x25ple
41: iso88022llc
42: localTalk
43: smdsDxi
44: frameRelayService
45: v35
46: hssi
47: hippi
48: modem
49: aal5
50: sonetPath
51: sonetVT
52: smdsIcip
53: propVirtual
54: propMultiplexor
55: ieee80212
56: fibreChannel
57: hippiInterface
58: frameRelayInterconnect
59: aflane8023
60: aflane8025
61: cctEmul
62: fastEther
63: isdn
64: v11
65: v36
66: g703at64k
67: g703at2mb
68: qllc
69: fastEtherFX
70: channel
71: ieee80211
72: ibm370parChan
73: escon
74: dlsw
75: isdns
76: isdnu
77: lapd
78: ipSwitch
79: rsrb
80: atmLogical
81: ds0
82: ds0Bundle
83: bsc
84: async
85: cnr
86: iso88025Dtr
87: eplrs
88: arap
89: propCnls
90: hostPad
91: termPad
92: frameRelayMPI
93: x213
94: adsl
95: radsl
96: sdsl
97: vdsl
98: iso88025CRFPInt
99: myrinet
100: voiceEM
101: voiceFXO
102: voiceFXS
103: voiceEncap
104: voiceOverIp
105: atmDxi
106: atmFuni
107: atmIma
108: pppMultilinkBundle
109: ipOverCdlc
110: ipOverClaw
111: stackToStack
112: virtualIpAddress
113: mpc
114: ipOverAtm
115: iso88025Fiber
116: tdlc
117: gigabitEthernet
118: hdlc
119: lapf
120: v37
121: x25mlp
122: x25huntGroup
123: transpHdlc
124: interleave
125: fast
126: ip
127: docsCableMaclayer
128: docsCableDownstream
129: docsCableUpstream
130: a12MppSwitch
131: tunnel
132: coffee
133: ces
134: atmSubInterface
135: l2vlan
136: l3ipvlan
137: l3ipxvlan
138: digitalPowerline
139: mediaMailOverIp
140: dtm
141: dcn
142: ipForward
143: msdsl
144: ieee1394
145: if-gsn
146: dvbRccMacLayer
147: dvbRccDownstream
148: dvbRccUpstream
149: atmVirtual
150: mplsTunnel
151: srp
152: voiceOverAtm
153: voiceOverFrameRelay
154: idsl
155: compositeLink
156: ss7SigLink
157: propWirelessP2P
158: frForward
159: rfc1483
160: usb
161: ieee8023adLag
162: bgppolicyaccounting
163: frf16MfrBundle
164: h323Gatekeeper
165: h323Proxy
166: mpls
167: mfSigLink
168: hdsl2
169: shdsl
170: ds1FDL
171: pos
172: dvbAsiIn
173: dvbAsiOut
174: plc
175: nfas
176: tr008
177: gr303RDT
178: gr303IDT
179: isup
180: propDocsWirelessMaclayer
181: propDocsWirelessDownstream
182: propDocsWirelessUpstream
183: hiperlan2
184: propBWAp2Mp
185: sonetOverheadChannel
186: digitalWrapperOverheadChannel
187: aal2
188: radioMAC
189: atmRadio
190: imt
191: mvl
192: reachDSL
193: frDlciEndPt
194: atmVciEndPt
195: opticalChannel
196: opticalTransport
197: propAtm
198: voiceOverCable
199: infiniband
200: teLink
201: q2931
202: virtualTg
203: sipTg
204: sipSig
205: docsCableUpstreamChannel
206: econet
207: pon155
208: pon622
209: bridge
210: linegroup
211: voiceEMFGD
212: voiceFGDEANA
213: voiceDID
214: mpegTransport
215: sixToFour
216: gtp
217: pdnEtherLoop1
218: pdnEtherLoop2
219: opticalChannelGroup
220: homepna
221: gfp
222: ciscoISLvlan
223: actelisMetaLOOP
224: fcipLink
225: rpr
226: qam
227: lmp
228: cblVectaStar
229: docsCableMCmtsDownstream
230: adsl2
231: macSecControlledIF
232: macSecUncontrolledIF
233: aviciOpticalEther
234: atmbond
235: voiceFGDOS
236: mocaVersion1
237: ieee80216WMAN
238: adsl2plus
239: dvbRcsMacLayer
240: dvbTdm
241: dvbRcsTdma
242: x86Laps
243: wwanPP
244: wwanPP2
245: voiceEBS
246: ifPwType
247: ilan
248: pip
249: aluELP
250: gpon
251: vdsl2
252: capwapDot11Profile
253: capwapDot11Bss
254: capwapWtpVirtualRadio
255: bits
256: docsCableUpstreamRfPort
257: cableDownstreamRfPort
258: vmwareVirtualNic
259: ieee802154
260: otnOdu
261: otnOtu
262: ifVfiType
263: g9981
264: g9982
265: g9983
266: aluEpon
267: aluEponOnu
268: aluEponPhysicalUni
269: aluEponLogicalLink
270: aluGponOnu
271: aluGponPhysicalUni
272: vmwareNicTeam
277: docsOfdmDownstream
278: docsOfdmaUpstream
279: gfast
280: sdci
281: xboxWireless
282: fastdsl
283: docsCableScte55d1FwdOob
284: docsCableScte55d1RetOob
285: docsCableScte55d2DsOob
286: docsCableScte55d2UsOob
287: docsCableNdf
288: docsCableNdr
289: ptm
290: ghn
291: otnOtsi
292: otnOtuc
293: otnOduc
294: otnOtsig
295: microwaveCarrierTermination
296: microwaveRadioLinkTerminal
297: ieee8021axDrni
298: ax25
299: ieee19061nanocom
- name: ifMtu
oid: 1.3.6.1.2.1.2.2.1.4
type: gauge
help: The size of the largest packet which can be sent/received on the interface,
specified in octets - 1.3.6.1.2.1.2.2.1.4
indexes:
- labelname: ifIndex
type: gauge
lookups:
- labels:
- ifIndex
labelname: ifAlias
oid: 1.3.6.1.2.1.31.1.1.1.18
type: DisplayString
- labels:
- ifIndex
labelname: ifDescr
oid: 1.3.6.1.2.1.2.2.1.2
type: DisplayString
- labels:
- ifIndex
labelname: ifName
oid: 1.3.6.1.2.1.31.1.1.1.1
type: DisplayString
- name: ifSpeed
oid: 1.3.6.1.2.1.2.2.1.5
type: gauge
help: An estimate of the interface's current bandwidth in bits per second - 1.3.6.1.2.1.2.2.1.5
indexes:
- labelname: ifIndex
type: gauge
lookups:
- labels:
- ifIndex
labelname: ifAlias
oid: 1.3.6.1.2.1.31.1.1.1.18
type: DisplayString
- labels:
- ifIndex
labelname: ifDescr
oid: 1.3.6.1.2.1.2.2.1.2
type: DisplayString
- labels:
- ifIndex
labelname: ifName
oid: 1.3.6.1.2.1.31.1.1.1.1
type: DisplayString
- name: ifPhysAddress
oid: 1.3.6.1.2.1.2.2.1.6
type: PhysAddress48
help: The interface's address at its protocol sub-layer - 1.3.6.1.2.1.2.2.1.6
indexes:
- labelname: ifIndex
type: gauge
lookups:
- labels:
- ifIndex
labelname: ifAlias
oid: 1.3.6.1.2.1.31.1.1.1.18
type: DisplayString
- labels:
- ifIndex
labelname: ifDescr
oid: 1.3.6.1.2.1.2.2.1.2
type: DisplayString
- labels:
- ifIndex
labelname: ifName
oid: 1.3.6.1.2.1.31.1.1.1.1
type: DisplayString
- name: ifAdminStatus
oid: 1.3.6.1.2.1.2.2.1.7
type: gauge
help: The desired state of the interface - 1.3.6.1.2.1.2.2.1.7
indexes:
- labelname: ifIndex
type: gauge
lookups:
- labels:
- ifIndex
labelname: ifAlias
oid: 1.3.6.1.2.1.31.1.1.1.18
type: DisplayString
- labels:
- ifIndex
labelname: ifDescr
oid: 1.3.6.1.2.1.2.2.1.2
type: DisplayString
- labels:
- ifIndex
labelname: ifName
oid: 1.3.6.1.2.1.31.1.1.1.1
type: DisplayString
enum_values:
1: up
2: down
3: testing
- name: ifOperStatus
oid: 1.3.6.1.2.1.2.2.1.8
type: gauge
help: The current operational state of the interface - 1.3.6.1.2.1.2.2.1.8
indexes:
- labelname: ifIndex
type: gauge
lookups:
- labels:
- ifIndex
labelname: ifAlias
oid: 1.3.6.1.2.1.31.1.1.1.18
type: DisplayString
- labels:
- ifIndex
labelname: ifDescr
oid: 1.3.6.1.2.1.2.2.1.2
type: DisplayString
- labels:
- ifIndex
labelname: ifName
oid: 1.3.6.1.2.1.31.1.1.1.1
type: DisplayString
enum_values:
1: up
2: down
3: testing
4: unknown
5: dormant
6: notPresent
7: lowerLayerDown
- name: ifLastChange
oid: 1.3.6.1.2.1.2.2.1.9
type: gauge
help: The value of sysUpTime at the time the interface entered its current operational
state - 1.3.6.1.2.1.2.2.1.9
indexes:
- labelname: ifIndex
type: gauge
lookups:
- labels:
- ifIndex
labelname: ifAlias
oid: 1.3.6.1.2.1.31.1.1.1.18
type: DisplayString
- labels:
- ifIndex
labelname: ifDescr
oid: 1.3.6.1.2.1.2.2.1.2
type: DisplayString
- labels:
- ifIndex
labelname: ifName
oid: 1.3.6.1.2.1.31.1.1.1.1
type: DisplayString
- name: ifInOctets
oid: 1.3.6.1.2.1.2.2.1.10
type: counter
help: The total number of octets received on the interface, including framing
characters - 1.3.6.1.2.1.2.2.1.10
indexes:
- labelname: ifIndex
type: gauge
lookups:
- labels:
- ifIndex
labelname: ifAlias
oid: 1.3.6.1.2.1.31.1.1.1.18
type: DisplayString
- labels:
- ifIndex
labelname: ifDescr
oid: 1.3.6.1.2.1.2.2.1.2
type: DisplayString
- labels:
- ifIndex
labelname: ifName
oid: 1.3.6.1.2.1.31.1.1.1.1
type: DisplayString
- name: ifInUcastPkts
oid: 1.3.6.1.2.1.2.2.1.11
type: counter
help: The number of packets, delivered by this sub-layer to a higher (sub-)layer,
which were not addressed to a multicast or broadcast address at this sub-layer
- 1.3.6.1.2.1.2.2.1.11
indexes:
- labelname: ifIndex
type: gauge
lookups:
- labels:
- ifIndex
labelname: ifAlias
oid: 1.3.6.1.2.1.31.1.1.1.18
type: DisplayString
- labels:
- ifIndex
labelname: ifDescr
oid: 1.3.6.1.2.1.2.2.1.2
type: DisplayString
- labels:
- ifIndex
labelname: ifName
oid: 1.3.6.1.2.1.31.1.1.1.1
type: DisplayString
- name: ifInNUcastPkts
oid: 1.3.6.1.2.1.2.2.1.12
type: counter
help: The number of packets, delivered by this sub-layer to a higher (sub-)layer,
which were addressed to a multicast or broadcast address at this sub-layer -
1.3.6.1.2.1.2.2.1.12
indexes:
- labelname: ifIndex
type: gauge
lookups:
- labels:
- ifIndex
labelname: ifAlias
oid: 1.3.6.1.2.1.31.1.1.1.18
type: DisplayString
- labels:
- ifIndex
labelname: ifDescr
oid: 1.3.6.1.2.1.2.2.1.2
type: DisplayString
- labels:
- ifIndex
labelname: ifName
oid: 1.3.6.1.2.1.31.1.1.1.1
type: DisplayString
- name: ifInDiscards
oid: 1.3.6.1.2.1.2.2.1.13
type: counter
help: The number of inbound packets which were chosen to be discarded even though
no errors had been detected to prevent their being deliverable to a higher-layer
protocol - 1.3.6.1.2.1.2.2.1.13
indexes:
- labelname: ifIndex
type: gauge
lookups:
- labels:
- ifIndex
labelname: ifAlias
oid: 1.3.6.1.2.1.31.1.1.1.18
type: DisplayString
- labels:
- ifIndex
labelname: ifDescr
oid: 1.3.6.1.2.1.2.2.1.2
type: DisplayString
- labels:
- ifIndex
labelname: ifName
oid: 1.3.6.1.2.1.31.1.1.1.1
type: DisplayString
- name: ifInErrors
oid: 1.3.6.1.2.1.2.2.1.14
type: counter
help: For packet-oriented interfaces, the number of inbound packets that contained
errors preventing them from being deliverable to a higher-layer protocol - 1.3.6.1.2.1.2.2.1.14
indexes:
- labelname: ifIndex
type: gauge
lookups:
- labels:
- ifIndex
labelname: ifAlias
oid: 1.3.6.1.2.1.31.1.1.1.18
type: DisplayString
- labels:
- ifIndex
labelname: ifDescr
oid: 1.3.6.1.2.1.2.2.1.2
type: DisplayString
- labels:
- ifIndex
labelname: ifName
oid: 1.3.6.1.2.1.31.1.1.1.1
type: DisplayString
- name: ifInUnknownProtos
oid: 1.3.6.1.2.1.2.2.1.15
type: counter
help: For packet-oriented interfaces, the number of packets received via the interface
which were discarded because of an unknown or unsupported protocol - 1.3.6.1.2.1.2.2.1.15
indexes:
- labelname: ifIndex
type: gauge
lookups:
- labels:
- ifIndex
labelname: ifAlias
oid: 1.3.6.1.2.1.31.1.1.1.18
type: DisplayString
- labels:
- ifIndex
labelname: ifDescr
oid: 1.3.6.1.2.1.2.2.1.2
type: DisplayString
- labels:
- ifIndex
labelname: ifName
oid: 1.3.6.1.2.1.31.1.1.1.1
type: DisplayString
- name: ifOutOctets
oid: 1.3.6.1.2.1.2.2.1.16
type: counter
help: The total number of octets transmitted out of the interface, including framing
characters - 1.3.6.1.2.1.2.2.1.16
indexes:
- labelname: ifIndex
type: gauge
lookups:
- labels:
- ifIndex
labelname: ifAlias
oid: 1.3.6.1.2.1.31.1.1.1.18
type: DisplayString
- labels:
- ifIndex
labelname: ifDescr
oid: 1.3.6.1.2.1.2.2.1.2
type: DisplayString
- labels:
- ifIndex
labelname: ifName
oid: 1.3.6.1.2.1.31.1.1.1.1
type: DisplayString
- name: ifOutUcastPkts
oid: 1.3.6.1.2.1.2.2.1.17
type: counter
help: The total number of packets that higher-level protocols requested be transmitted,
and which were not addressed to a multicast or broadcast address at this sub-layer,
including those that were discarded or not sent - 1.3.6.1.2.1.2.2.1.17
indexes:
- labelname: ifIndex
type: gauge
lookups:
- labels:
- ifIndex
labelname: ifAlias
oid: 1.3.6.1.2.1.31.1.1.1.18
type: DisplayString
- labels:
- ifIndex
labelname: ifDescr
oid: 1.3.6.1.2.1.2.2.1.2
type: DisplayString
- labels:
- ifIndex
labelname: ifName
oid: 1.3.6.1.2.1.31.1.1.1.1
type: DisplayString
- name: ifOutNUcastPkts
oid: 1.3.6.1.2.1.2.2.1.18
type: counter
help: The total number of packets that higher-level protocols requested be transmitted,
and which were addressed to a multicast or broadcast address at this sub-layer,
including those that were discarded or not sent - 1.3.6.1.2.1.2.2.1.18
indexes:
- labelname: ifIndex
type: gauge
lookups:
- labels:
- ifIndex
labelname: ifAlias
oid: 1.3.6.1.2.1.31.1.1.1.18
type: DisplayString
- labels:
- ifIndex
labelname: ifDescr
oid: 1.3.6.1.2.1.2.2.1.2
type: DisplayString
- labels:
- ifIndex
labelname: ifName
oid: 1.3.6.1.2.1.31.1.1.1.1
type: DisplayString
- name: ifOutDiscards
oid: 1.3.6.1.2.1.2.2.1.19
type: counter
help: The number of outbound packets which were chosen to be discarded even though
no errors had been detected to prevent their being transmitted - 1.3.6.1.2.1.2.2.1.19
indexes:
- labelname: ifIndex
type: gauge
lookups:
- labels:
- ifIndex
labelname: ifAlias
oid: 1.3.6.1.2.1.31.1.1.1.18
type: DisplayString
- labels:
- ifIndex
labelname: ifDescr
oid: 1.3.6.1.2.1.2.2.1.2
type: DisplayString
- labels:
- ifIndex
labelname: ifName
oid: 1.3.6.1.2.1.31.1.1.1.1
type: DisplayString
- name: ifOutErrors
oid: 1.3.6.1.2.1.2.2.1.20
type: counter
help: For packet-oriented interfaces, the number of outbound packets that could
not be transmitted because of errors - 1.3.6.1.2.1.2.2.1.20
indexes:
- labelname: ifIndex
type: gauge
lookups:
- labels:
- ifIndex
labelname: ifAlias
oid: 1.3.6.1.2.1.31.1.1.1.18
type: DisplayString
- labels:
- ifIndex
labelname: ifDescr
oid: 1.3.6.1.2.1.2.2.1.2
type: DisplayString
- labels:
- ifIndex
labelname: ifName
oid: 1.3.6.1.2.1.31.1.1.1.1
type: DisplayString
- name: ifOutQLen
oid: 1.3.6.1.2.1.2.2.1.21
type: gauge
help: The length of the output packet queue (in packets). - 1.3.6.1.2.1.2.2.1.21
indexes:
- labelname: ifIndex
type: gauge
lookups:
- labels:
- ifIndex
labelname: ifAlias
oid: 1.3.6.1.2.1.31.1.1.1.18
type: DisplayString
- labels:
- ifIndex
labelname: ifDescr
oid: 1.3.6.1.2.1.2.2.1.2
type: DisplayString
- labels:
- ifIndex
labelname: ifName
oid: 1.3.6.1.2.1.31.1.1.1.1
type: DisplayString
- name: hrSystemUptime
oid: 1.3.6.1.2.1.25.1.1
type: gauge
help: The amount of time since this host was last initialized - 1.3.6.1.2.1.25.1.1
- name: hrSystemDate
oid: 1.3.6.1.2.1.25.1.2
type: DateAndTime
help: The host's notion of the local date and time of day. - 1.3.6.1.2.1.25.1.2
- name: hrMemorySize
oid: 1.3.6.1.2.1.25.2.2
type: gauge
help: The amount of physical read-write main memory, typically RAM, contained
by the host. - 1.3.6.1.2.1.25.2.2
- name: hrStorageIndex
oid: 1.3.6.1.2.1.25.2.3.1.1
type: gauge
help: A unique value for each logical storage area contained by the host. - 1.3.6.1.2.1.25.2.3.1.1
indexes:
- labelname: hrStorageIndex
type: gauge
- name: hrStorageDescr
oid: 1.3.6.1.2.1.25.2.3.1.3
type: DisplayString
help: A description of the type and instance of the storage described by this
entry. - 1.3.6.1.2.1.25.2.3.1.3
indexes:
- labelname: hrStorageIndex
type: gauge
- name: hrStorageAllocationUnits
oid: 1.3.6.1.2.1.25.2.3.1.4
type: gauge
help: The size, in bytes, of the data objects allocated from this pool - 1.3.6.1.2.1.25.2.3.1.4
indexes:
- labelname: hrStorageIndex
type: gauge
- name: hrStorageSize
oid: 1.3.6.1.2.1.25.2.3.1.5
type: gauge
help: The size of the storage represented by this entry, in units of hrStorageAllocationUnits
- 1.3.6.1.2.1.25.2.3.1.5
indexes:
- labelname: hrStorageIndex
type: gauge
- name: hrStorageUsed
oid: 1.3.6.1.2.1.25.2.3.1.6
type: gauge
help: The amount of the storage represented by this entry that is allocated, in
units of hrStorageAllocationUnits. - 1.3.6.1.2.1.25.2.3.1.6
indexes:
- labelname: hrStorageIndex
type: gauge
- name: hrStorageAllocationFailures
oid: 1.3.6.1.2.1.25.2.3.1.7
type: counter
help: The number of requests for storage represented by this entry that could
not be honored due to not enough storage - 1.3.6.1.2.1.25.2.3.1.7
indexes:
- labelname: hrStorageIndex
type: gauge
- name: hrProcessorLoad
oid: 1.3.6.1.2.1.25.3.3.1.2
type: gauge
help: The average, over the last minute, of the percentage of time that this processor
was not idle - 1.3.6.1.2.1.25.3.3.1.2
indexes:
- labelname: hrDeviceIndex
type: gauge
- name: ifInMulticastPkts
oid: 1.3.6.1.2.1.31.1.1.1.2
type: counter
help: The number of packets, delivered by this sub-layer to a higher (sub-)layer,
which were addressed to a multicast address at this sub-layer - 1.3.6.1.2.1.31.1.1.1.2
indexes:
- labelname: ifIndex
type: gauge
lookups:
- labels:
- ifIndex
labelname: ifAlias
oid: 1.3.6.1.2.1.31.1.1.1.18
type: DisplayString
- labels:
- ifIndex
labelname: ifDescr
oid: 1.3.6.1.2.1.2.2.1.2
type: DisplayString
- labels:
- ifIndex
labelname: ifName
oid: 1.3.6.1.2.1.31.1.1.1.1
type: DisplayString
- name: ifInBroadcastPkts
oid: 1.3.6.1.2.1.31.1.1.1.3
type: counter
help: The number of packets, delivered by this sub-layer to a higher (sub-)layer,
which were addressed to a broadcast address at this sub-layer - 1.3.6.1.2.1.31.1.1.1.3
indexes:
- labelname: ifIndex
type: gauge
lookups:
- labels:
- ifIndex
labelname: ifAlias
oid: 1.3.6.1.2.1.31.1.1.1.18
type: DisplayString
- labels:
- ifIndex
labelname: ifDescr
oid: 1.3.6.1.2.1.2.2.1.2
type: DisplayString
- labels:
- ifIndex
labelname: ifName
oid: 1.3.6.1.2.1.31.1.1.1.1
type: DisplayString
- name: ifOutMulticastPkts
oid: 1.3.6.1.2.1.31.1.1.1.4
type: counter
help: The total number of packets that higher-level protocols requested be transmitted,
and which were addressed to a multicast address at this sub-layer, including
those that were discarded or not sent - 1.3.6.1.2.1.31.1.1.1.4
indexes:
- labelname: ifIndex
type: gauge
lookups:
- labels:
- ifIndex
labelname: ifAlias
oid: 1.3.6.1.2.1.31.1.1.1.18
type: DisplayString
- labels:
- ifIndex
labelname: ifDescr
oid: 1.3.6.1.2.1.2.2.1.2
type: DisplayString
- labels:
- ifIndex
labelname: ifName
oid: 1.3.6.1.2.1.31.1.1.1.1
type: DisplayString
- name: ifOutBroadcastPkts
oid: 1.3.6.1.2.1.31.1.1.1.5
type: counter
help: The total number of packets that higher-level protocols requested be transmitted,
and which were addressed to a broadcast address at this sub-layer, including
those that were discarded or not sent - 1.3.6.1.2.1.31.1.1.1.5
indexes:
- labelname: ifIndex
type: gauge
lookups:
- labels:
- ifIndex
labelname: ifAlias
oid: 1.3.6.1.2.1.31.1.1.1.18
type: DisplayString
- labels:
- ifIndex
labelname: ifDescr
oid: 1.3.6.1.2.1.2.2.1.2
type: DisplayString
- labels:
- ifIndex
labelname: ifName
oid: 1.3.6.1.2.1.31.1.1.1.1
type: DisplayString
- name: ifHCInOctets
oid: 1.3.6.1.2.1.31.1.1.1.6
type: counter
help: The total number of octets received on the interface, including framing
characters - 1.3.6.1.2.1.31.1.1.1.6
indexes:
- labelname: ifIndex
type: gauge
lookups:
- labels:
- ifIndex
labelname: ifAlias
oid: 1.3.6.1.2.1.31.1.1.1.18
type: DisplayString
- labels:
- ifIndex
labelname: ifDescr
oid: 1.3.6.1.2.1.2.2.1.2
type: DisplayString
- labels:
- ifIndex
labelname: ifName
oid: 1.3.6.1.2.1.31.1.1.1.1
type: DisplayString
- name: ifHCInUcastPkts
oid: 1.3.6.1.2.1.31.1.1.1.7
type: counter
help: The number of packets, delivered by this sub-layer to a higher (sub-)layer,
which were not addressed to a multicast or broadcast address at this sub-layer
- 1.3.6.1.2.1.31.1.1.1.7
indexes:
- labelname: ifIndex
type: gauge
lookups:
- labels:
- ifIndex
labelname: ifAlias
oid: 1.3.6.1.2.1.31.1.1.1.18
type: DisplayString
- labels:
- ifIndex
labelname: ifDescr
oid: 1.3.6.1.2.1.2.2.1.2
type: DisplayString
- labels:
- ifIndex
labelname: ifName
oid: 1.3.6.1.2.1.31.1.1.1.1
type: DisplayString
- name: ifHCInMulticastPkts
oid: 1.3.6.1.2.1.31.1.1.1.8
type: counter
help: The number of packets, delivered by this sub-layer to a higher (sub-)layer,
which were addressed to a multicast address at this sub-layer - 1.3.6.1.2.1.31.1.1.1.8
indexes:
- labelname: ifIndex
type: gauge
lookups:
- labels:
- ifIndex
labelname: ifAlias
oid: 1.3.6.1.2.1.31.1.1.1.18
type: DisplayString
- labels:
- ifIndex
labelname: ifDescr
oid: 1.3.6.1.2.1.2.2.1.2
type: DisplayString
- labels:
- ifIndex
labelname: ifName
oid: 1.3.6.1.2.1.31.1.1.1.1
type: DisplayString
- name: ifHCInBroadcastPkts
oid: 1.3.6.1.2.1.31.1.1.1.9
type: counter
help: The number of packets, delivered by this sub-layer to a higher (sub-)layer,
which were addressed to a broadcast address at this sub-layer - 1.3.6.1.2.1.31.1.1.1.9
indexes:
- labelname: ifIndex
type: gauge
lookups:
- labels:
- ifIndex
labelname: ifAlias
oid: 1.3.6.1.2.1.31.1.1.1.18
type: DisplayString
- labels:
- ifIndex
labelname: ifDescr
oid: 1.3.6.1.2.1.2.2.1.2
type: DisplayString
- labels:
- ifIndex
labelname: ifName
oid: 1.3.6.1.2.1.31.1.1.1.1
type: DisplayString
- name: ifHCOutOctets
oid: 1.3.6.1.2.1.31.1.1.1.10
type: counter
help: The total number of octets transmitted out of the interface, including framing
characters - 1.3.6.1.2.1.31.1.1.1.10
indexes:
- labelname: ifIndex
type: gauge
lookups:
- labels:
- ifIndex
labelname: ifAlias
oid: 1.3.6.1.2.1.31.1.1.1.18
type: DisplayString
- labels:
- ifIndex
labelname: ifDescr
oid: 1.3.6.1.2.1.2.2.1.2
type: DisplayString
- labels:
- ifIndex
labelname: ifName
oid: 1.3.6.1.2.1.31.1.1.1.1
type: DisplayString
- name: ifHCOutUcastPkts
oid: 1.3.6.1.2.1.31.1.1.1.11
type: counter
help: The total number of packets that higher-level protocols requested be transmitted,
and which were not addressed to a multicast or broadcast address at this sub-layer,
including those that were discarded or not sent - 1.3.6.1.2.1.31.1.1.1.11
indexes:
- labelname: ifIndex
type: gauge
lookups:
- labels:
- ifIndex
labelname: ifAlias
oid: 1.3.6.1.2.1.31.1.1.1.18
type: DisplayString
- labels:
- ifIndex
labelname: ifDescr
oid: 1.3.6.1.2.1.2.2.1.2
type: DisplayString
- labels:
- ifIndex
labelname: ifName
oid: 1.3.6.1.2.1.31.1.1.1.1
type: DisplayString
- name: ifHCOutMulticastPkts
oid: 1.3.6.1.2.1.31.1.1.1.12
type: counter
help: The total number of packets that higher-level protocols requested be transmitted,
and which were addressed to a multicast address at this sub-layer, including
those that were discarded or not sent - 1.3.6.1.2.1.31.1.1.1.12
indexes:
- labelname: ifIndex
type: gauge
lookups:
- labels:
- ifIndex
labelname: ifAlias
oid: 1.3.6.1.2.1.31.1.1.1.18
type: DisplayString
- labels:
- ifIndex
labelname: ifDescr
oid: 1.3.6.1.2.1.2.2.1.2
type: DisplayString
- labels:
- ifIndex
labelname: ifName
oid: 1.3.6.1.2.1.31.1.1.1.1
type: DisplayString
- name: ifHCOutBroadcastPkts
oid: 1.3.6.1.2.1.31.1.1.1.13
type: counter
help: The total number of packets that higher-level protocols requested be transmitted,
and which were addressed to a broadcast address at this sub-layer, including
those that were discarded or not sent - 1.3.6.1.2.1.31.1.1.1.13
indexes:
- labelname: ifIndex
type: gauge
lookups:
- labels:
- ifIndex
labelname: ifAlias
oid: 1.3.6.1.2.1.31.1.1.1.18
type: DisplayString
- labels:
- ifIndex
labelname: ifDescr
oid: 1.3.6.1.2.1.2.2.1.2
type: DisplayString
- labels:
- ifIndex
labelname: ifName
oid: 1.3.6.1.2.1.31.1.1.1.1
type: DisplayString
- name: ifLinkUpDownTrapEnable
oid: 1.3.6.1.2.1.31.1.1.1.14
type: gauge
help: Indicates whether linkUp/linkDown traps should be generated for this interface
- 1.3.6.1.2.1.31.1.1.1.14
indexes:
- labelname: ifIndex
type: gauge
lookups:
- labels:
- ifIndex
labelname: ifAlias
oid: 1.3.6.1.2.1.31.1.1.1.18
type: DisplayString
- labels:
- ifIndex
labelname: ifDescr
oid: 1.3.6.1.2.1.2.2.1.2
type: DisplayString
- labels:
- ifIndex
labelname: ifName
oid: 1.3.6.1.2.1.31.1.1.1.1
type: DisplayString
enum_values:
1: enabled
2: disabled
- name: ifHighSpeed
oid: 1.3.6.1.2.1.31.1.1.1.15
type: gauge
help: An estimate of the interface's current bandwidth in units of 1,000,000 bits
per second - 1.3.6.1.2.1.31.1.1.1.15
indexes:
- labelname: ifIndex
type: gauge
lookups:
- labels:
- ifIndex
labelname: ifAlias
oid: 1.3.6.1.2.1.31.1.1.1.18
type: DisplayString
- labels:
- ifIndex
labelname: ifDescr
oid: 1.3.6.1.2.1.2.2.1.2
type: DisplayString
- labels:
- ifIndex
labelname: ifName
oid: 1.3.6.1.2.1.31.1.1.1.1
type: DisplayString
- name: ifPromiscuousMode
oid: 1.3.6.1.2.1.31.1.1.1.16
type: gauge
help: This object has a value of false(2) if this interface only accepts packets/frames
that are addressed to this station - 1.3.6.1.2.1.31.1.1.1.16
indexes:
- labelname: ifIndex
type: gauge
lookups:
- labels:
- ifIndex
labelname: ifAlias
oid: 1.3.6.1.2.1.31.1.1.1.18
type: DisplayString
- labels:
- ifIndex
labelname: ifDescr
oid: 1.3.6.1.2.1.2.2.1.2
type: DisplayString
- labels:
- ifIndex
labelname: ifName
oid: 1.3.6.1.2.1.31.1.1.1.1
type: DisplayString
enum_values:
1: "true"
2: "false"
- name: ifConnectorPresent
oid: 1.3.6.1.2.1.31.1.1.1.17
type: gauge
help: This object has the value 'true(1)' if the interface sublayer has a physical
connector and the value 'false(2)' otherwise. - 1.3.6.1.2.1.31.1.1.1.17
indexes:
- labelname: ifIndex
type: gauge
lookups:
- labels:
- ifIndex
labelname: ifAlias
oid: 1.3.6.1.2.1.31.1.1.1.18
type: DisplayString
- labels:
- ifIndex
labelname: ifDescr
oid: 1.3.6.1.2.1.2.2.1.2
type: DisplayString
- labels:
- ifIndex
labelname: ifName
oid: 1.3.6.1.2.1.31.1.1.1.1
type: DisplayString
enum_values:
1: "true"
2: "false"
- name: ifCounterDiscontinuityTime
oid: 1.3.6.1.2.1.31.1.1.1.19
type: gauge
help: The value of sysUpTime on the most recent occasion at which any one or more
of this interface's counters suffered a discontinuity - 1.3.6.1.2.1.31.1.1.1.19
indexes:
- labelname: ifIndex
type: gauge
lookups:
- labels:
- ifIndex
labelname: ifAlias
oid: 1.3.6.1.2.1.31.1.1.1.18
type: DisplayString
- labels:
- ifIndex
labelname: ifDescr
oid: 1.3.6.1.2.1.2.2.1.2
type: DisplayString
- labels:
- ifIndex
labelname: ifName
oid: 1.3.6.1.2.1.31.1.1.1.1
type: DisplayString
- name: mtxrQueueSimpleIndex
oid: 1.3.6.1.4.1.14988.1.1.2.1.1.1
type: gauge
help: ' - 1.3.6.1.4.1.14988.1.1.2.1.1.1'
indexes:
- labelname: mtxrQueueSimpleIndex
type: gauge
- name: mtxrQueueSimpleName
oid: 1.3.6.1.4.1.14988.1.1.2.1.1.2
type: DisplayString
help: ' - 1.3.6.1.4.1.14988.1.1.2.1.1.2'
indexes:
- labelname: mtxrQueueSimpleIndex
type: gauge
- name: mtxrQueueSimpleSrcAddr
oid: 1.3.6.1.4.1.14988.1.1.2.1.1.3
type: InetAddressIPv4
help: ' - 1.3.6.1.4.1.14988.1.1.2.1.1.3'
indexes:
- labelname: mtxrQueueSimpleIndex
type: gauge
- name: mtxrQueueSimpleSrcMask
oid: 1.3.6.1.4.1.14988.1.1.2.1.1.4
type: InetAddressIPv4
help: ' - 1.3.6.1.4.1.14988.1.1.2.1.1.4'
indexes:
- labelname: mtxrQueueSimpleIndex
type: gauge
- name: mtxrQueueSimpleDstAddr
oid: 1.3.6.1.4.1.14988.1.1.2.1.1.5
type: InetAddressIPv4
help: ' - 1.3.6.1.4.1.14988.1.1.2.1.1.5'
indexes:
- labelname: mtxrQueueSimpleIndex
type: gauge
- name: mtxrQueueSimpleDstMask
oid: 1.3.6.1.4.1.14988.1.1.2.1.1.6
type: InetAddressIPv4
help: ' - 1.3.6.1.4.1.14988.1.1.2.1.1.6'
indexes:
- labelname: mtxrQueueSimpleIndex
type: gauge
- name: mtxrQueueSimpleIface
oid: 1.3.6.1.4.1.14988.1.1.2.1.1.7
type: gauge
help: interface index - 1.3.6.1.4.1.14988.1.1.2.1.1.7
indexes:
- labelname: mtxrQueueSimpleIndex
type: gauge
- name: mtxrQueueSimpleBytesIn
oid: 1.3.6.1.4.1.14988.1.1.2.1.1.8
type: counter
help: ' - 1.3.6.1.4.1.14988.1.1.2.1.1.8'
indexes:
- labelname: mtxrQueueSimpleIndex
type: gauge
- name: mtxrQueueSimpleBytesOut
oid: 1.3.6.1.4.1.14988.1.1.2.1.1.9
type: counter
help: ' - 1.3.6.1.4.1.14988.1.1.2.1.1.9'
indexes:
- labelname: mtxrQueueSimpleIndex
type: gauge
- name: mtxrQueueSimplePacketsIn
oid: 1.3.6.1.4.1.14988.1.1.2.1.1.10
type: counter
help: ' - 1.3.6.1.4.1.14988.1.1.2.1.1.10'
indexes:
- labelname: mtxrQueueSimpleIndex
type: gauge
- name: mtxrQueueSimplePacketsOut
oid: 1.3.6.1.4.1.14988.1.1.2.1.1.11
type: counter
help: ' - 1.3.6.1.4.1.14988.1.1.2.1.1.11'
indexes:
- labelname: mtxrQueueSimpleIndex
type: gauge
- name: mtxrQueueSimplePCQQueuesIn
oid: 1.3.6.1.4.1.14988.1.1.2.1.1.12
type: counter
help: ' - 1.3.6.1.4.1.14988.1.1.2.1.1.12'
indexes:
- labelname: mtxrQueueSimpleIndex
type: gauge
- name: mtxrQueueSimplePCQQueuesOut
oid: 1.3.6.1.4.1.14988.1.1.2.1.1.13
type: counter
help: ' - 1.3.6.1.4.1.14988.1.1.2.1.1.13'
indexes:
- labelname: mtxrQueueSimpleIndex
type: gauge
- name: mtxrQueueSimpleDroppedIn
oid: 1.3.6.1.4.1.14988.1.1.2.1.1.14
type: counter
help: ' - 1.3.6.1.4.1.14988.1.1.2.1.1.14'
indexes:
- labelname: mtxrQueueSimpleIndex
type: gauge
- name: mtxrQueueSimpleDroppedOut
oid: 1.3.6.1.4.1.14988.1.1.2.1.1.15
type: counter
help: ' - 1.3.6.1.4.1.14988.1.1.2.1.1.15'
indexes:
- labelname: mtxrQueueSimpleIndex
type: gauge Data source config
Collector config:
Upload an updated version of an exported dashboard.json file from Grafana
| Revision | Description | Created | |
|---|---|---|---|
| Download |
