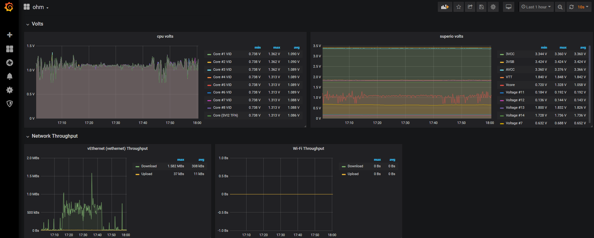
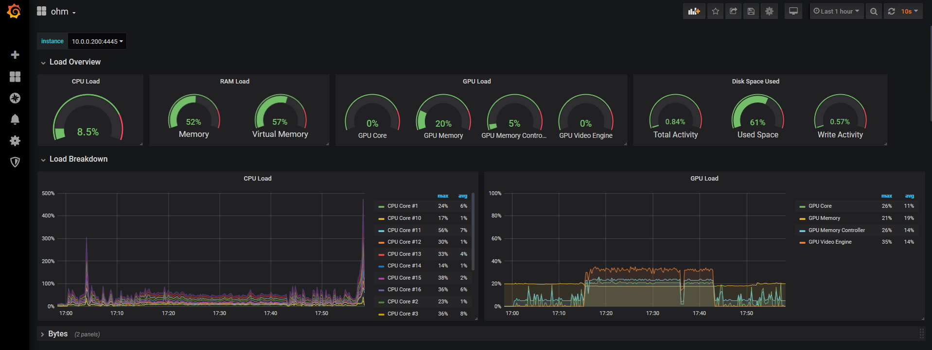
Ohm Windows Desktop
The official prometheus dashboard for viewing sensor data exported by OhmGraphite.
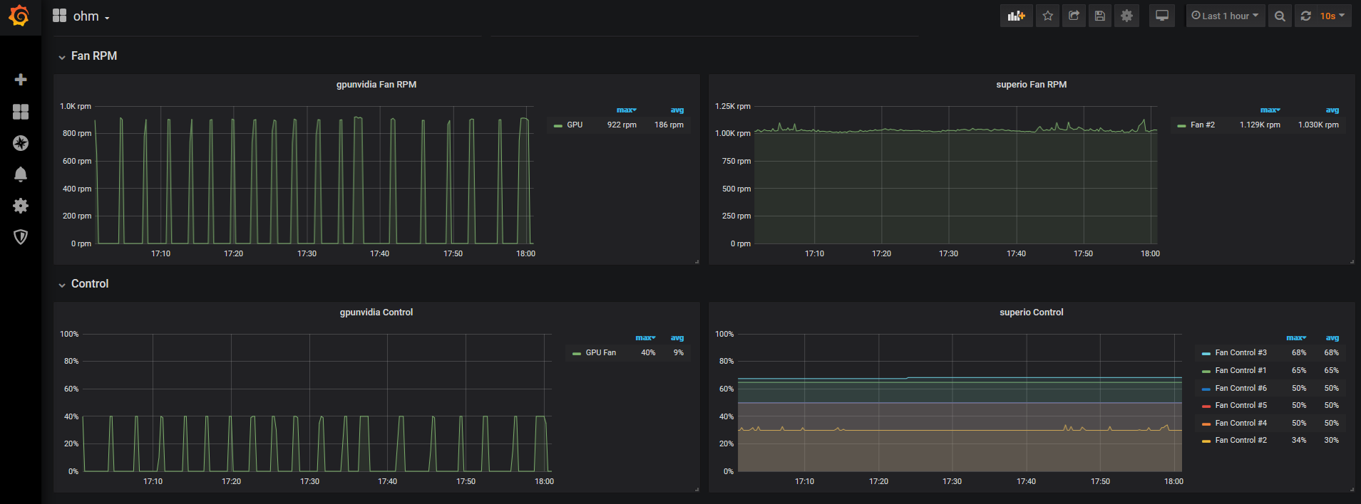
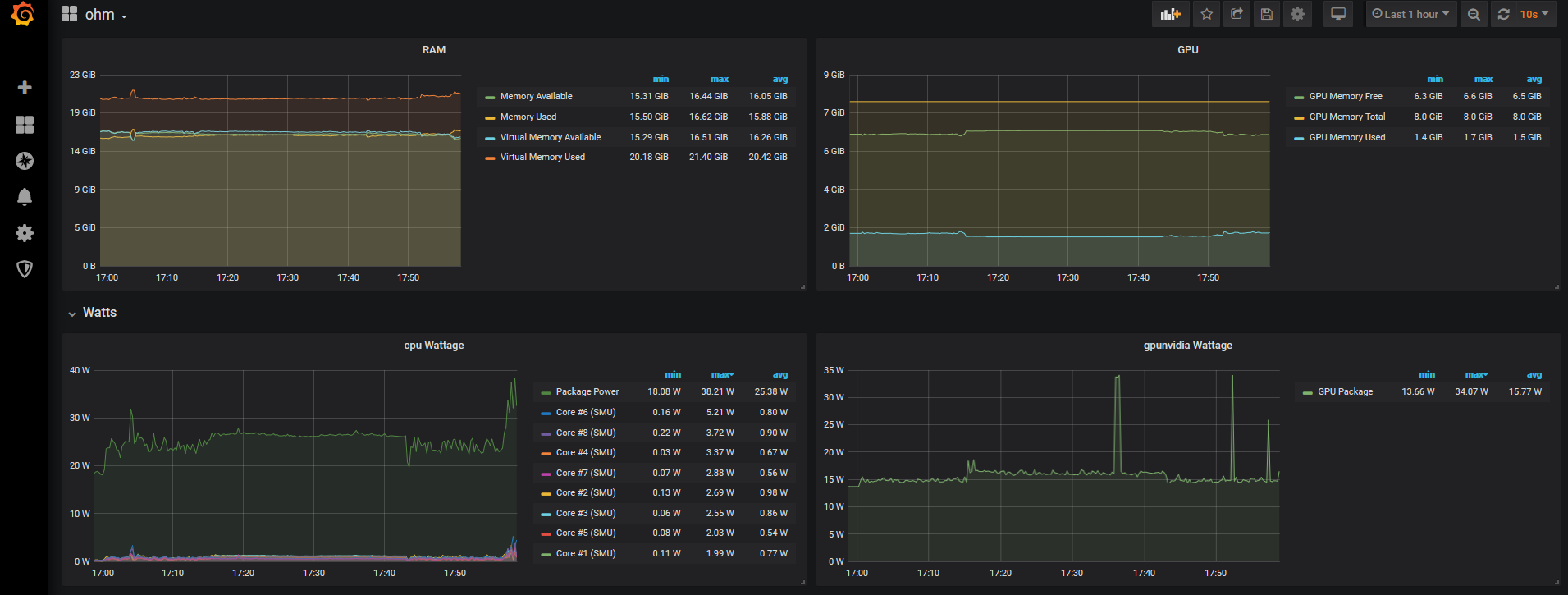
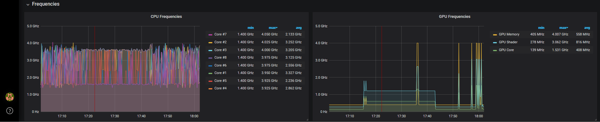
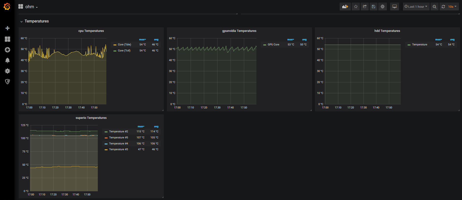
This dashboard exposes temperature, power draw, utilization, fan rpms, etc on cpu, gpu, disk, ram.
See the OhmGraphite readme for how to configure sensor export to prometheus.
Data source config
Collector config:
Upload an updated version of an exported dashboard.json file from Grafana
| Revision | Description | Created | |
|---|---|---|---|
| Download |
Docker Desktop
Monitor Docker Desktop with Grafana. Easily keep tabs on your containers with Grafana Cloud's out-of-the-box monitoring solution.
Learn more