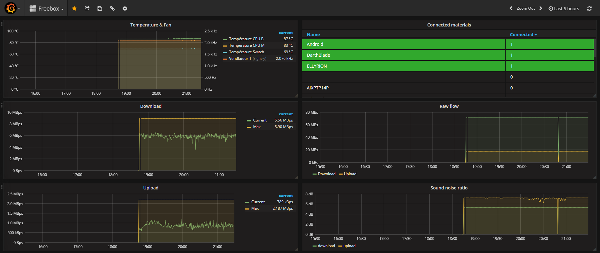
Freebox
For french ISP "Free" and "freebox" API
collect data from API of freebox with the docker container saphoooo/freebox-exporter
export its to prometheus
branch the grafana dashboard to prometheus
enjoy !
Data source config
Collector config:
Upload an updated version of an exported dashboard.json file from Grafana
| Revision | Description | Created | |
|---|---|---|---|
| Download |
