MS SQL servers
Dashboard for Microsoft SQL server with Prometheus and Telegraf SQL plugin version 2.
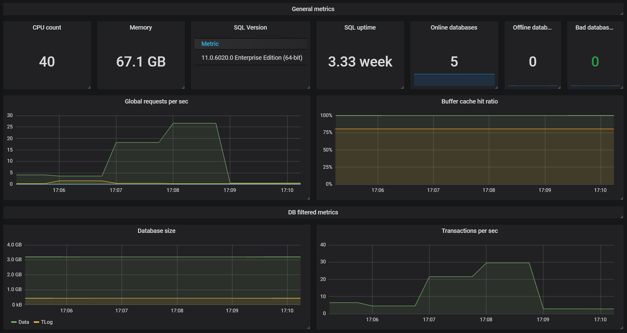
This is a dashboard for Microsoft SQL server with Prometheus and Telegraf SQL plugin version 2. It displays global statistics and where is possible metrics per database. List:
- Global
- CPU/Memory/SQL version/ Uptime
- Database status (Offline, Online, Bad)
- Global requests per sec/Buffer cache hit ratio
- Per database
- Size
- Transactions/IO stats
Data source config
Collector config:
Upload an updated version of an exported dashboard.json file from Grafana
| Revision | Description | Created | |
|---|---|---|---|
| Download |
