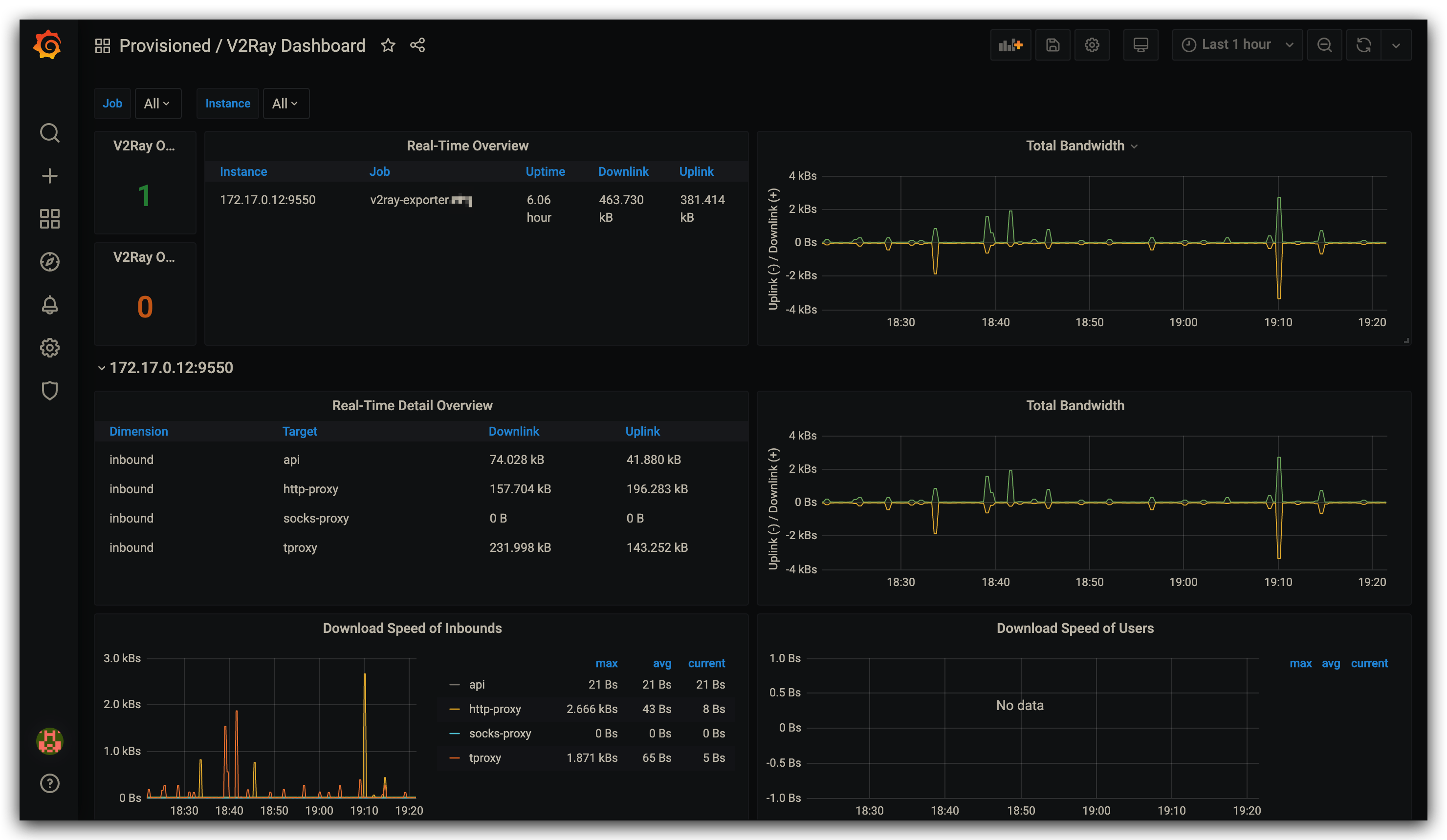
V2Ray Dashboard
Be used together with V2Ray Exporter. Check the link for the latest version of the dashboard.
Data source config
Collector config:
Upload an updated version of an exported dashboard.json file from Grafana
| Revision | Description | Created | |
|---|---|---|---|
| Download |
