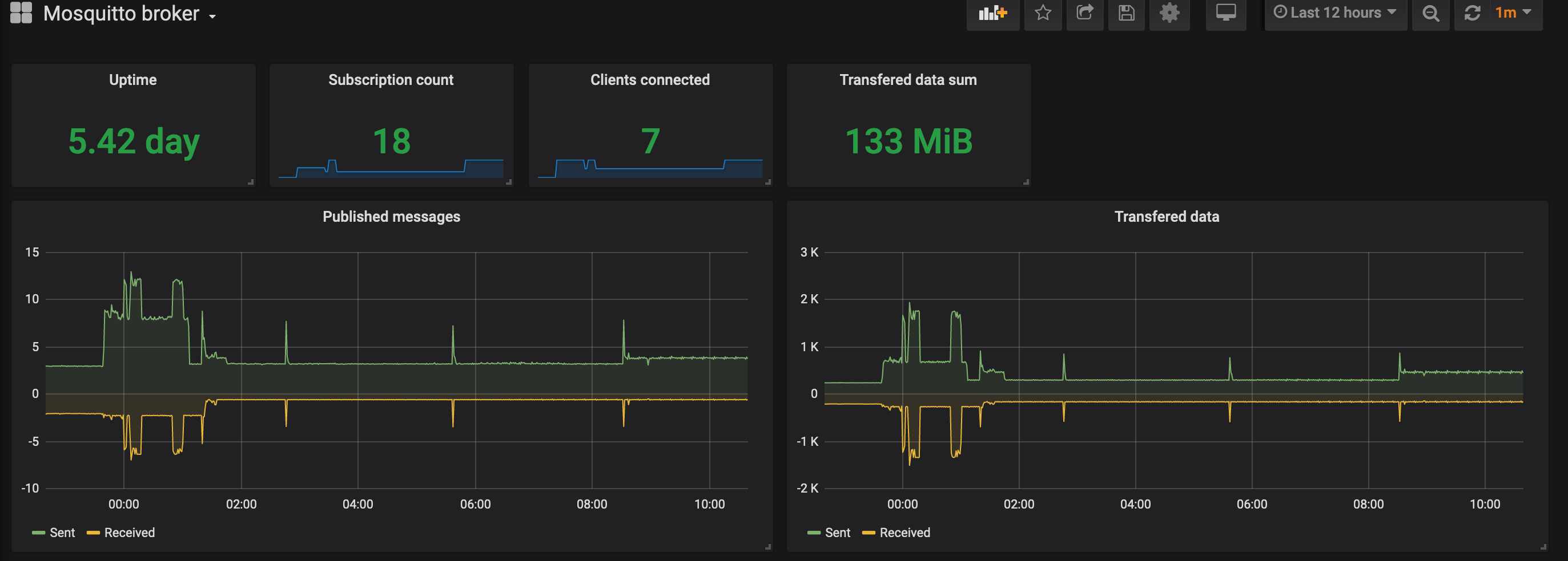
Mosquitto broker
Supports https://github.com/sapcc/mosquitto-exporter
Exporter for: https://github.com/sapcc/mosquitto-exporter
Data source config
Collector config:
Upload an updated version of an exported dashboard.json file from Grafana
| Revision | Description | Created | |
|---|---|---|---|
| Download |
