Robot Framework Grafana Dashboard
Robot Framework Test Results Grafana Dashboard
Robot Framework Test Results are parsed and stored in MySQL DB. Please go through the following link to see how to parse the test results to MySQL DB - CQE - Robot Framework Grafana Dashboard
In case if you would like to use PostgreSQL DB, please refer the following step by step guide CQE - Robot Framework Grafana Dashboard - PostgreSQL
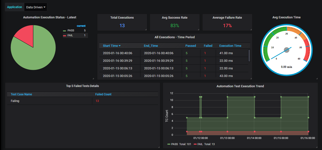
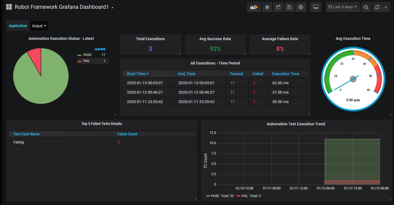
Metrics Covered By Robot Framework Grafana Dashboard :
- Execution Status - Latest
- Total Executions - Over Time Period
- Average Pass and Failure Percentage
- Top 5 Failed Test Cases
- All Execution Status Over Time Period
- Average Execution Time
- Execution Trend Graph


Data source config
Collector config:
Upload an updated version of an exported dashboard.json file from Grafana
| Revision | Description | Created | |
|---|---|---|---|
| Download |
