dask
Monitor an auto-scaling Dask cluster, including a dynamic view of active workers.
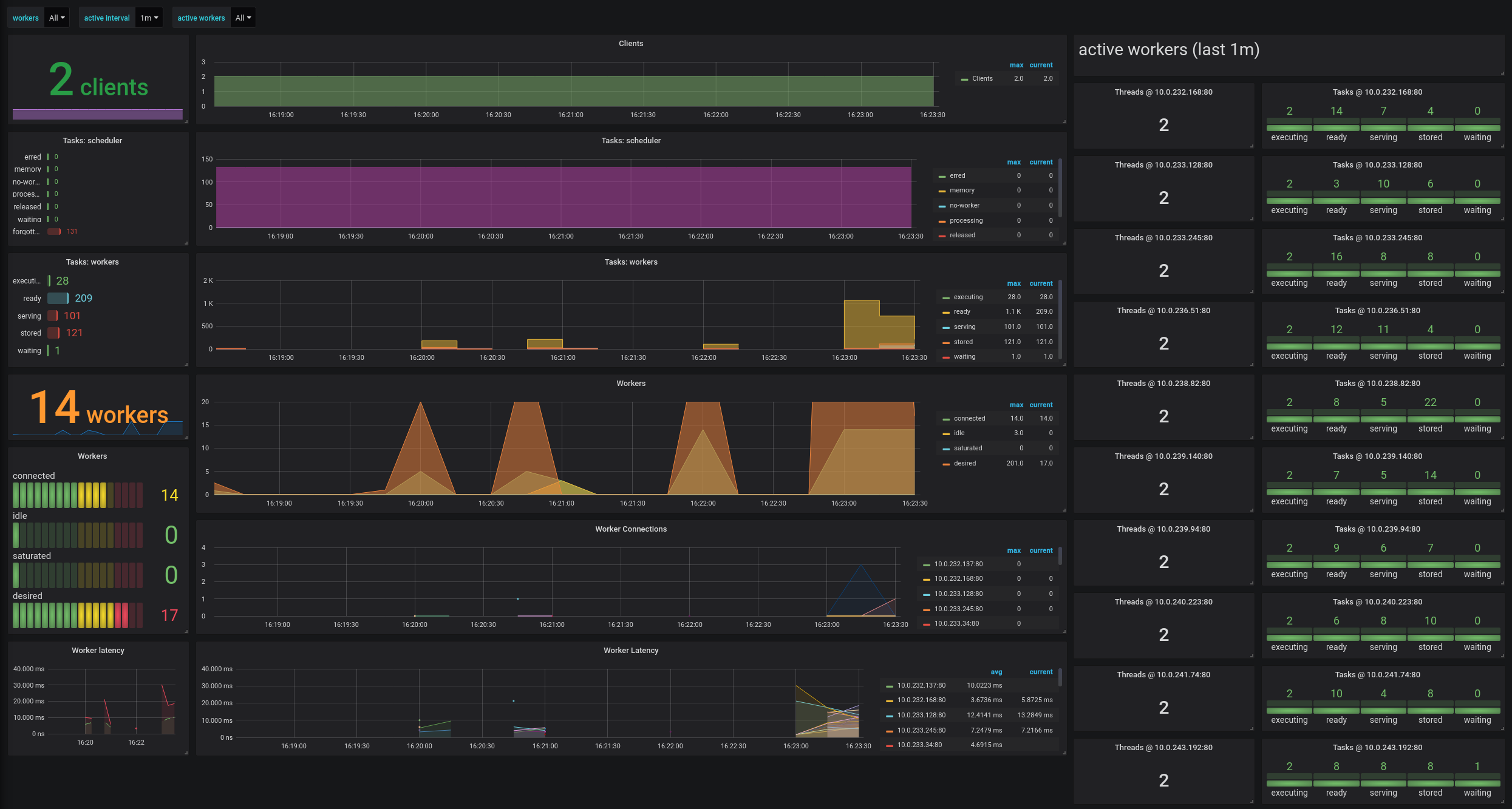
This dashboard displays metrics collected from an auto-scaling Dask cluster, including a dynamic view of active workers. While we use Dask Kubernetes deployment for deployment, other scenarios are also possible.
The dask metrics are exposed to Prometheus as described in https://distributed.dask.org/en/latest/prometheus.html
Corresponding scrapers are defined in prometheus.yml. For example, scheduler metrics from dashboard.dask:8787/metrics are collected using:
- job_name: 'dask-scheduler'
scrape_interval: 5s
static_configs:
- targets: ['dashboard.dask:8787']Worker metrics from workers spawned with Dask Kubernetes can be collected in-cluster via the following job:
- job_name: 'dask-workers'
kubernetes_sd_configs:
- role: pod
relabel_configs:
- source_labels: [__meta_kubernetes_pod_label_app, __meta_kubernetes_pod_label_dask_org_component]
regex: dask;worker
action: keepData source config
Collector config:
Upload an updated version of an exported dashboard.json file from Grafana
| Revision | Description | Created | |
|---|---|---|---|
| Download |
