JMeter Load Test
This dashboard shows live load test metrics provided by JMeter.
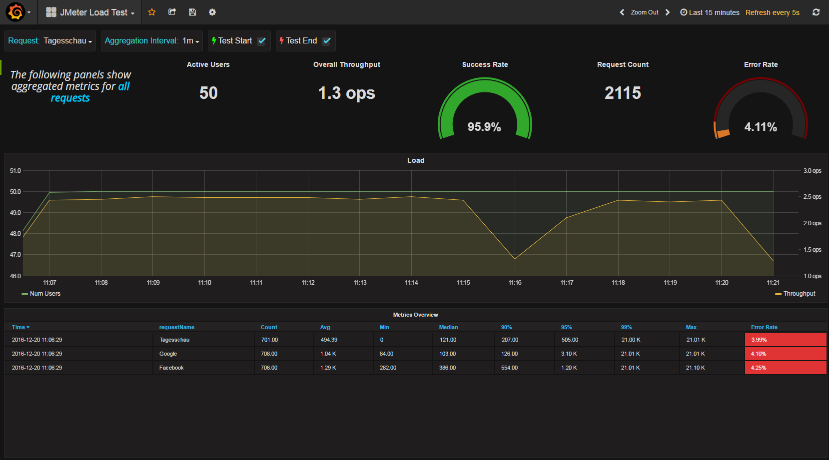
JMeter Load Test Dashboard
This dashboard shows the main metrics gathered during a load test execution with JMeter. This dashboards depends on the JMeter-InfluxBD-Writer plugin for JMeter, that writes live load test data to an influxDB installation.
Prerequisites
Setting up JMeter
- Download the JMeter-InfluxBD-Writer and paste the jar into the /lib/ext directory of your JMeter installation. (Then Restart JMeter)
- In your JMeter load script add a Backend Listener node (Add -> Listener -> Backend Listener)
- Select JMeterInfluxDBBackendListenerClient for the Backend Listener implementation option
- Provide in the Parameters table your influxDB settings, provide a name for the test, and specify which samplers to record.
Data source config
Collector config:
Upload an updated version of an exported dashboard.json file from Grafana
| Revision | Description | Created | |
|---|---|---|---|
| Download |
