Telegraf_Dashboard_Multiple_Nodes
Dashboard to compare resources utilization between hosts
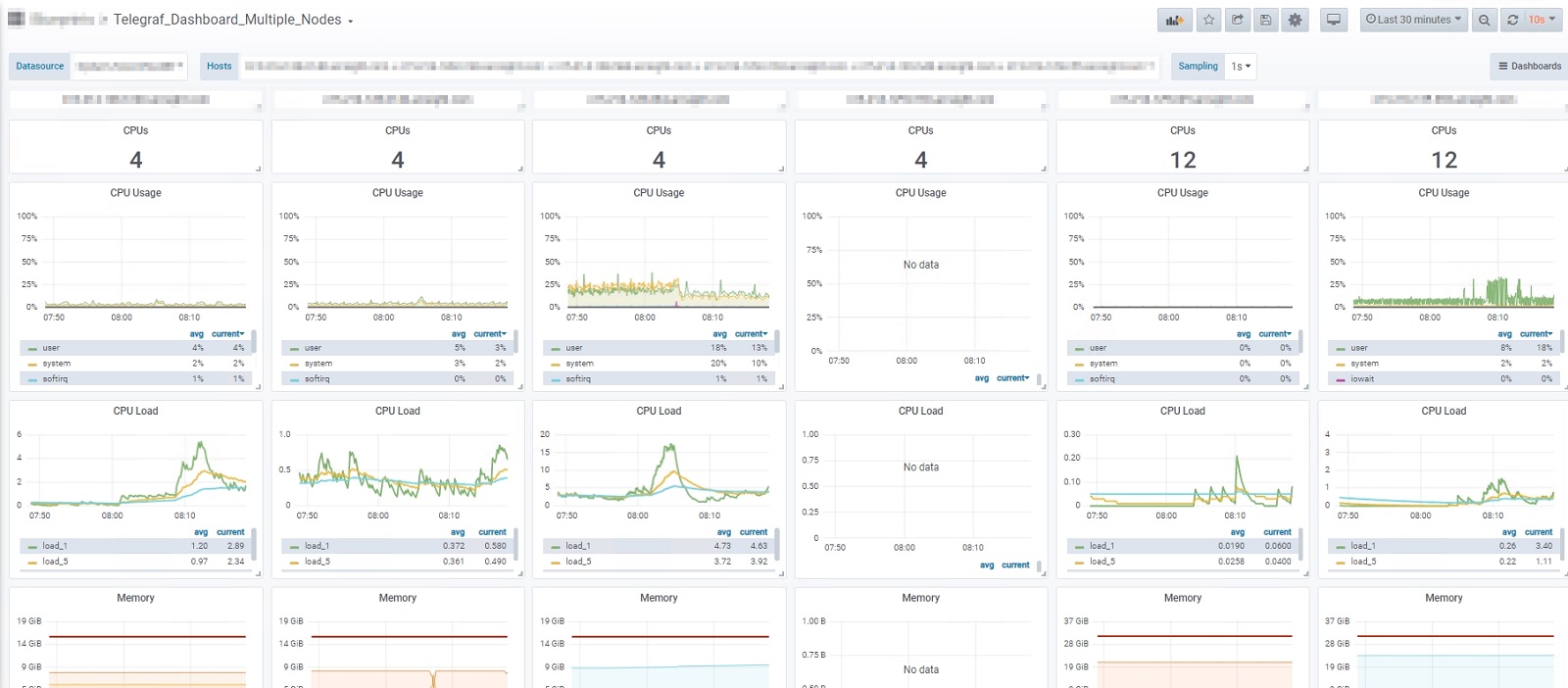
Description
This dashboard allows to select multiple Linux nodes in order to monitor/compare resource utilization between nodes.
telegraf.conf
[global_tags]
[agent]
interval = "10s"
round_interval = true
metric_batch_size = 1000
metric_buffer_limit = 10000
collection_jitter = "0s"
flush_interval = "10s"
flush_jitter = "0s"
precision = ""
hostname = ""
omit_hostname = false
[[outputs.influxdb]]
urls = ["http://influxDB:8086"]
database = "telegraf"
[[inputs.cpu]]
percpu = true
totalcpu = true
fielddrop = ["time_*"]
[[inputs.disk]]
ignore_fs = ["tmpfs", "devtmpfs", "devfs", "iso9660", "overlay", "aufs", "squashfs"]
[[inputs.diskio]]
[[inputs.kernel]]
[[inputs.mem]]
[[inputs.processes]]
[[inputs.swap]]
[[inputs.system]]
[[inputs.net]]
[[inputs.netstat]]
[[inputs.interrupts]]
[[inputs.linux_sysctl_fs]]Data source config
Collector config:
Upload an updated version of an exported dashboard.json file from Grafana
| Revision | Description | Created | |
|---|---|---|---|
| Download |
