InfluxDB Docker
InfluxDB and docker stats
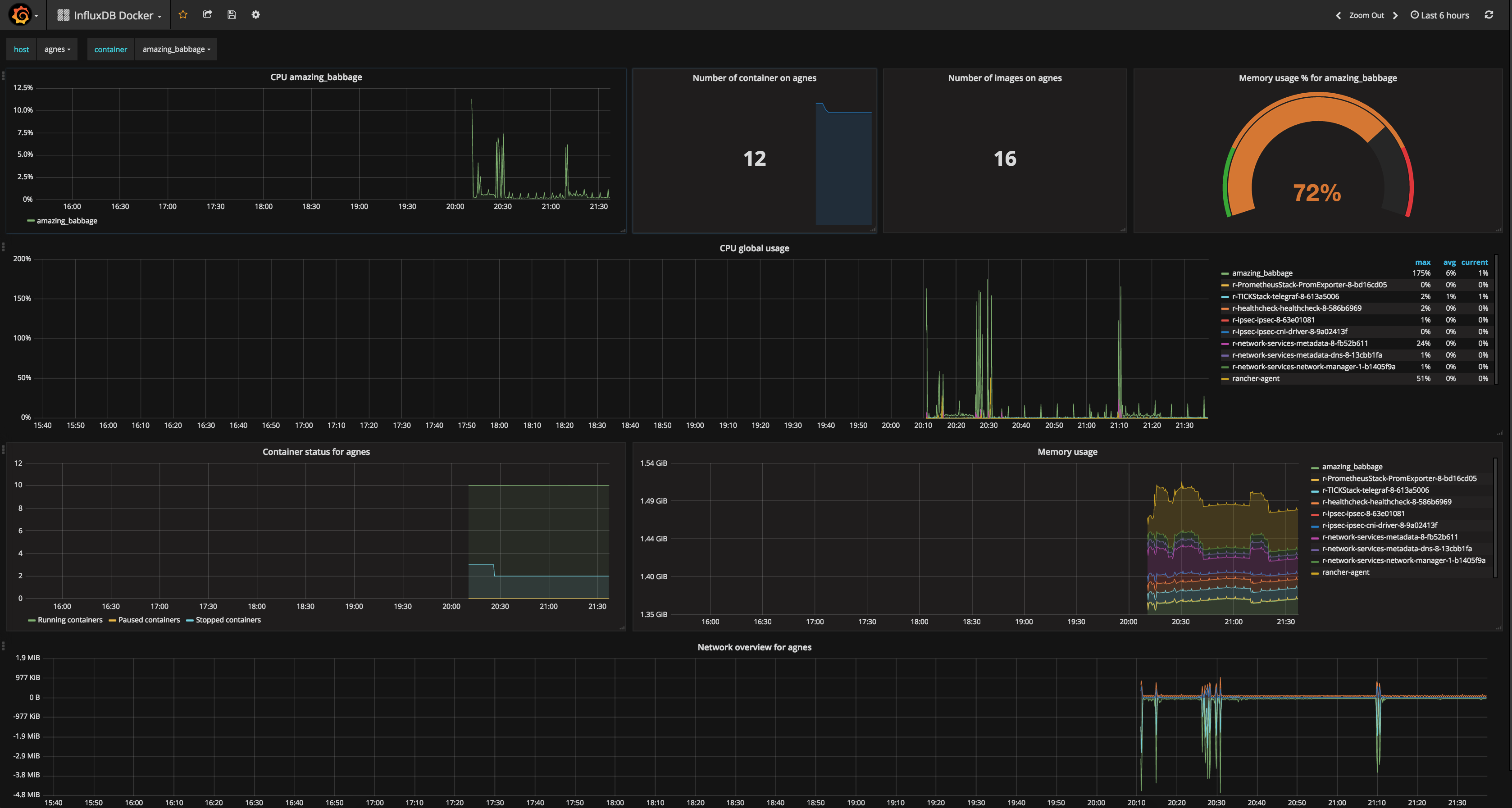
Dashboard for Docker stats on hosts. Used template variables to get hosts and container on this host.
Display specific information per container and globally. Open issues or give feedback at : https://github.com/tcheronneau/grafana_dashboard
Data source config
Collector config:
Upload an updated version of an exported dashboard.json file from Grafana
| Revision | Description | Created | |
|---|---|---|---|
| Download |
Docker
Easily monitor Docker with Grafana Cloud's out-of-the-box monitoring solution.
Learn more