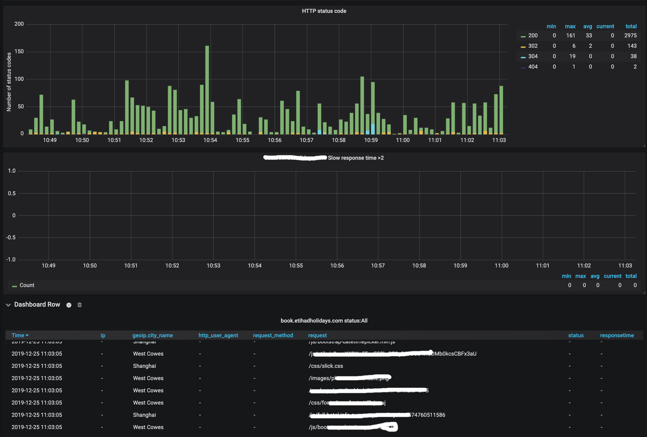
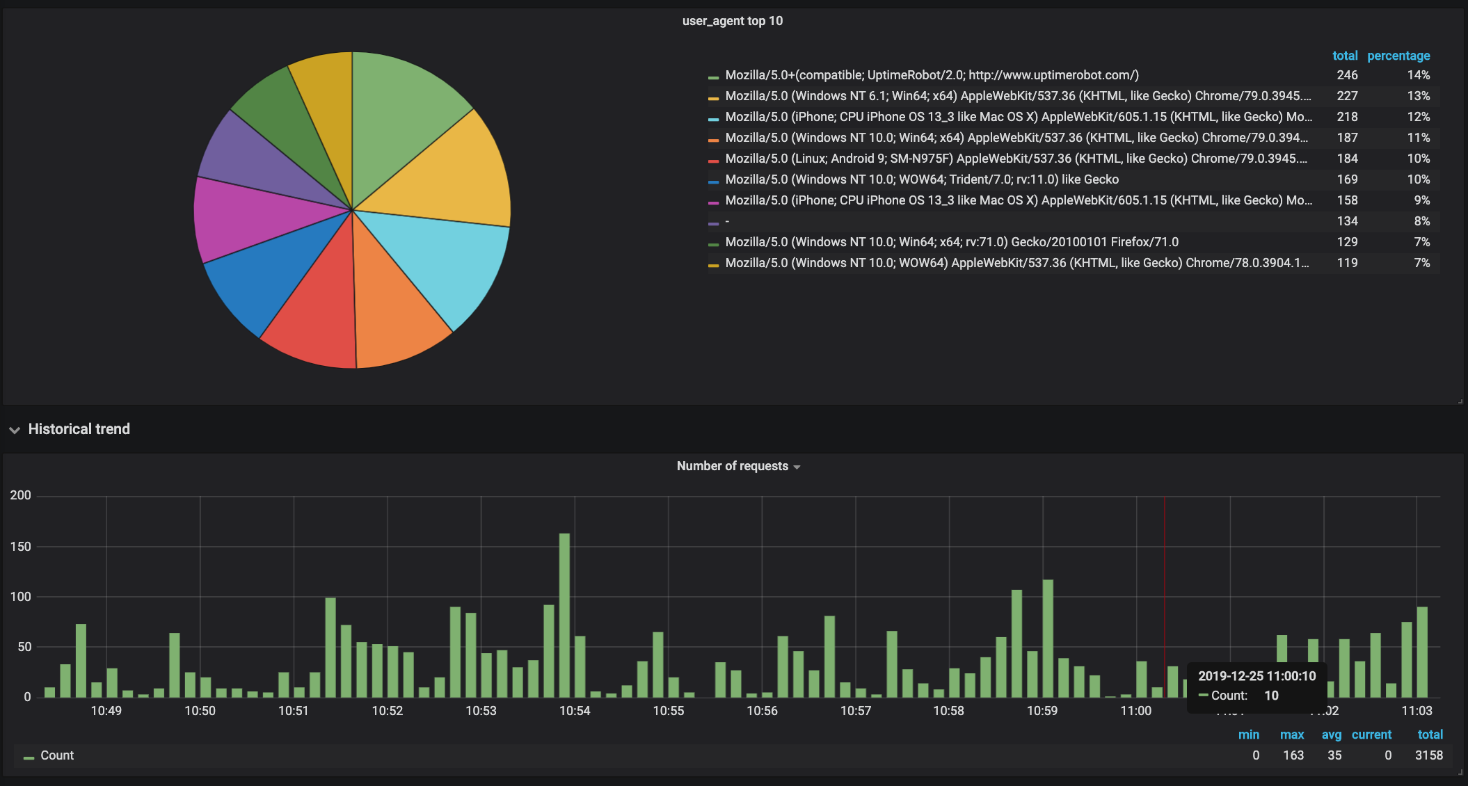
Istio Ingress Gateway - ElasticSearch
Dashboard for istio ingress gateway
Dashboard for ingress gateway logs uses ElasticSearch, filebeat and logstash. Requirements:
- Elasticsearch 5.x.x or 6.x.x
- Filebeat
- Logstash
Troubleshooting:
If you are facing this error: Error: Missing geohash value grafana elasticsearch
-> Are you using elastic version 6.x.x? I got this error when I used elasticsearch version 6.3.0 and I fixed it by creating a new index with the template below before pushing logs to elasticsearch:
{
"template": "logstash-*",
"version": 60001,
"settings": {
"index.refresh_interval": "5s"
},
"mappings": {
"_default_": {
"dynamic_templates": [
{
"message_field": {
"path_match": "message",
"match_mapping_type": "string",
"mapping": {
"type": "text",
"norms": false
}
}
},
{
"string_fields": {
"match": "*",
"match_mapping_type": "string",
"mapping": {
"type": "text",
"norms": false,
"fields": {
"keyword": {
"type": "keyword",
"ignore_above": 256
}
}
}
}
}
],
"properties": {
"@timestamp": {
"type": "date"
},
"@version": {
"type": "keyword"
},
"geoip": {
"dynamic": true,
"properties": {
"ip": {
"type": "ip"
},
"location": {
"type": "geo_point"
},
"latitude": {
"type": "half_float"
},
"longitude": {
"type": "half_float"
}
}
}
}
}
}
}And I used kubernetes cronjob to create new index automatically. We have sample python code below.
#python3
import requests
import json
import datetime
today = datetime.date.today()
tomorrow = today + datetime.timedelta(days=1)
raw = '{"template":"logstash-*","version":60001,"settings":{"index.refresh_interval":"5s"},"mappings":{"_default_":{"dynamic_templates":[{"message_field":{"path_match":"message","match_mapping_type":"string","mapping":{"type":"text","norms":false}}},{"string_fields":{"match":"*","match_mapping_type":"string","mapping":{"type":"text","norms":false,"fields":{"keyword":{"type":"keyword","ignore_above":256}}}}}],"properties":{"@timestamp":{"type":"date"},"@version":{"type":"keyword"},"geoip":{"dynamic":true,"properties":{"ip":{"type":"ip"},"location":{"type":"geo_point"},"latitude":{"type":"half_float"},"longitude":{"type":"half_float"}}}}}}}'
data = json.loads(raw)
create_index = requests.put('http://elasticsearch-client:9200/logstash-{}'.format(tomorrow.strftime('%Y.%m.%d')), json=data)cronjob.yml
apiVersion: batch/v1beta1
kind: CronJob
metadata:
name: elk-automation
spec:
schedule: "0 2 * * *"
jobTemplate:
spec:
template:
spec:
containers:
- name: elk-automation
image: <your image>
restartPolicy: NeverLink github sample code: https://github.com/khainguyen95/elasticsearch-template
Data source config
Collector config:
Upload an updated version of an exported dashboard.json file from Grafana
| Revision | Description | Created | |
|---|---|---|---|
| Download |
Elasticsearch
Easily monitor Elasticsearch, a distributed, multitenant full-text search engine, with Grafana Cloud's out-of-the-box monitoring solution.
Learn more