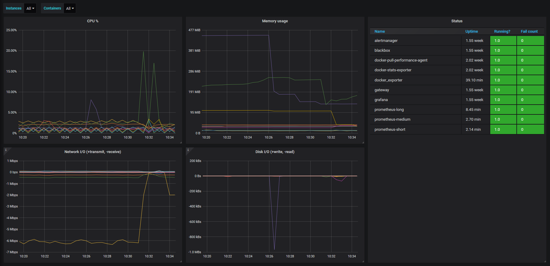
Docker - container summary (Prometheus)
Container state and resource usage as collected from prometheus-net/docker_exporter
This is a visualization of the Docker container metrics provided by the prometheus-net/docker_exporter project.
Data source config
Collector config:
Upload an updated version of an exported dashboard.json file from Grafana
| Revision | Description | Created | |
|---|---|---|---|
| Download |
Docker
Easily monitor Docker with Grafana Cloud's out-of-the-box monitoring solution.
Learn more