Liberty-Metrics
Dashboard for OpenLiberty v19.0.0.12
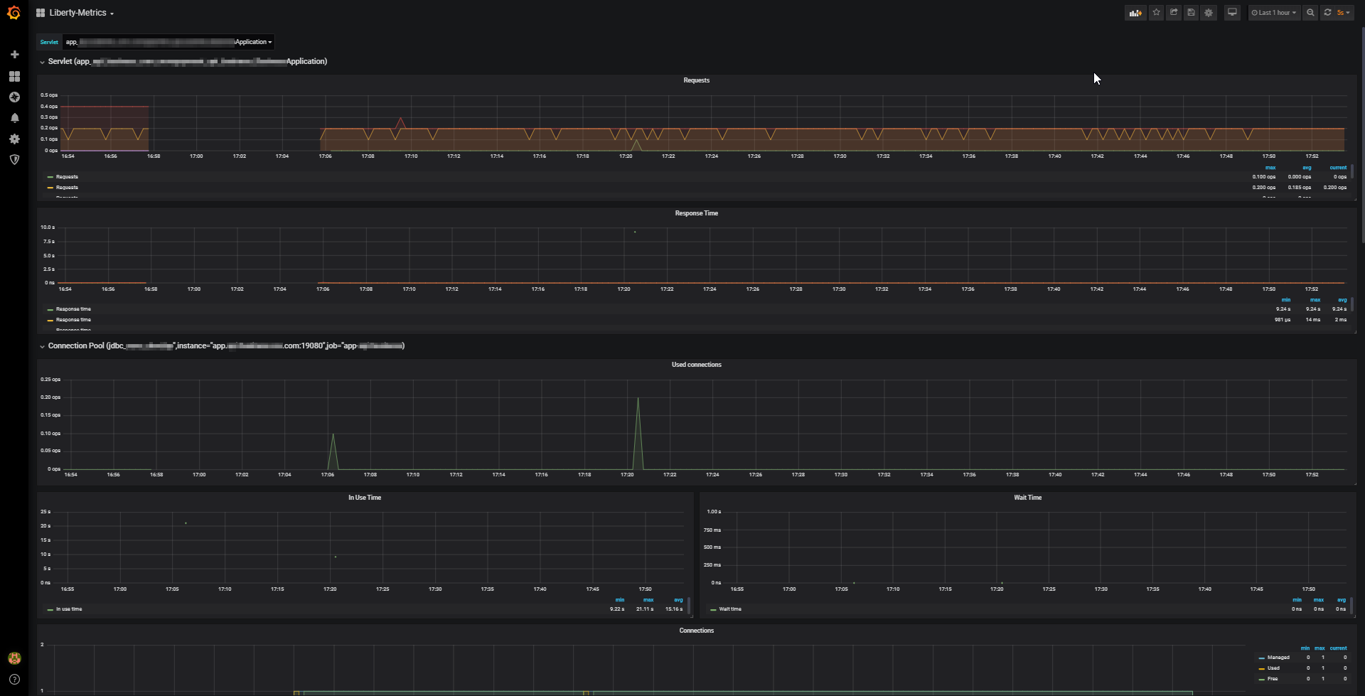
This dashboard is desing for OpenLiberty v19.0.0.12 or major.
Panels configure is:
- Servlet
- Connection Pool
- Thread Pool
- Sessions
- System Resources
- Garbage Collections
Repository example running
https://github.com/sercheo87/openliberty-grafana
For issues or suggestion send email to sing Sergio Chancay
Data source config
Collector config:
Upload an updated version of an exported dashboard.json file from Grafana
| Revision | Description | Created | |
|---|---|---|---|
| Download |
