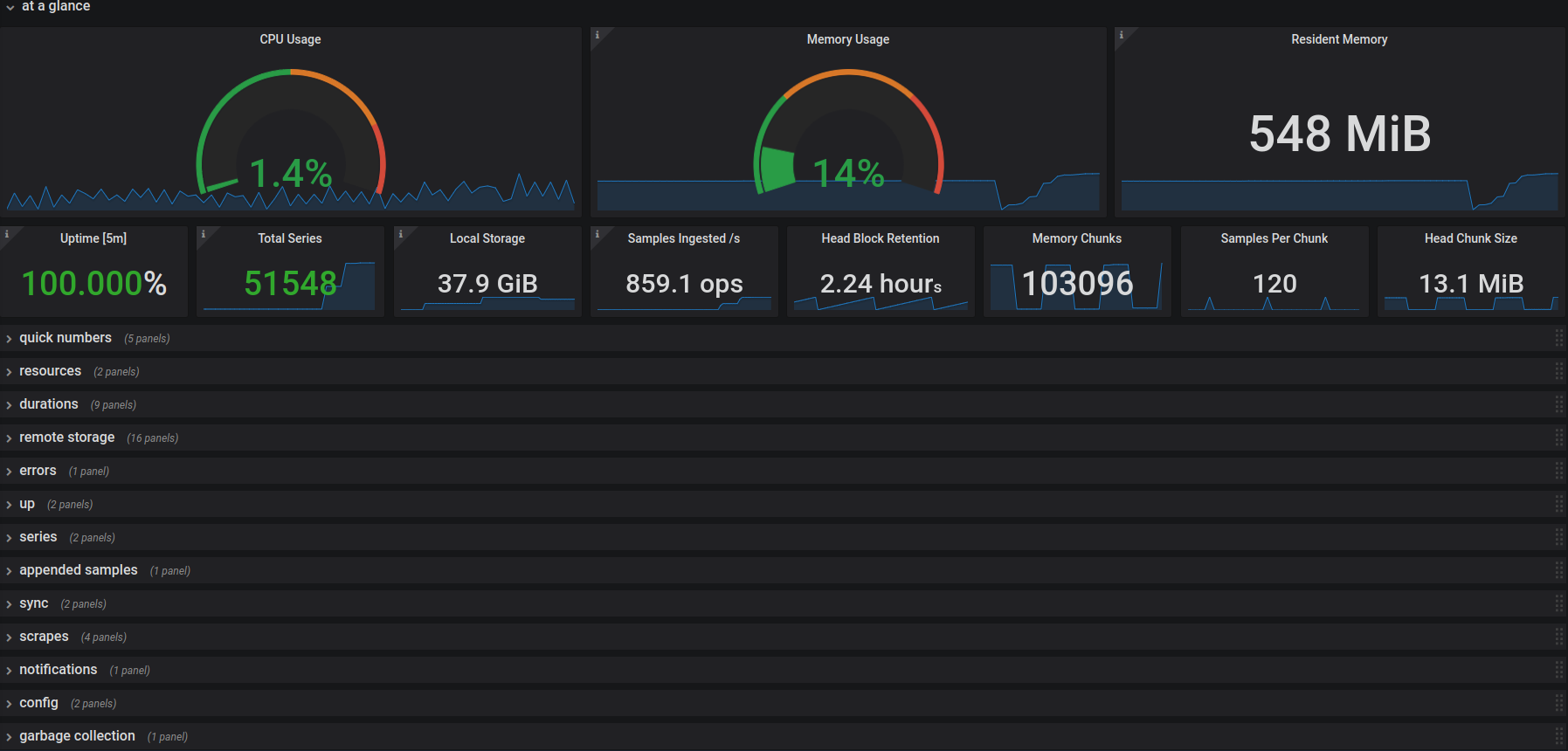
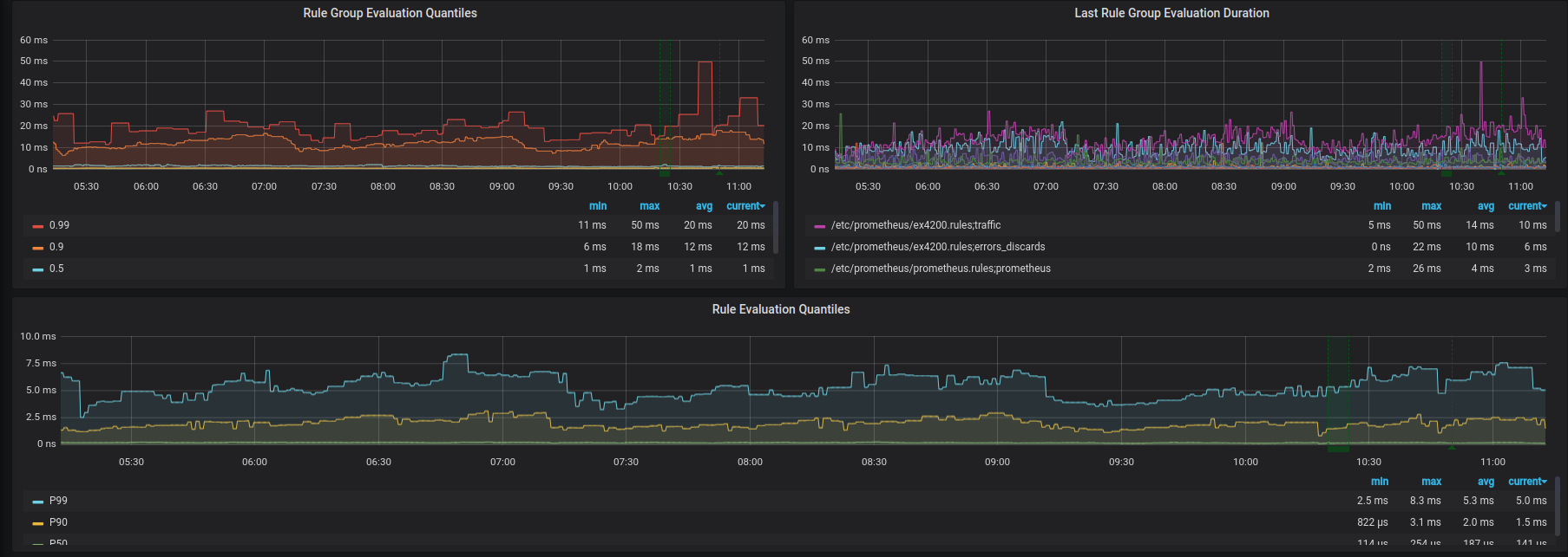
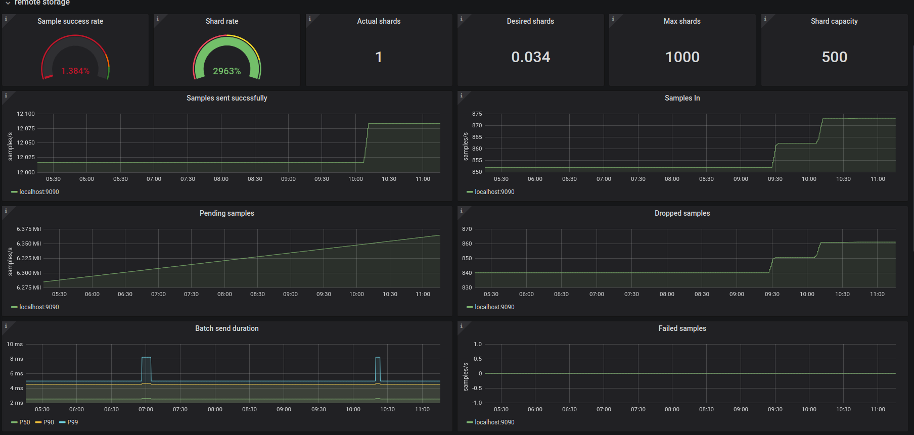
Prometheus Internal Stats

Extending the default Prometheus 2.0 dashboard with more debug-relevant metrics.

Prometheus Internal Stats screenshot 1
Prometheus Internal Stats screenshot 2
Prometheus Internal Stats screenshot 3

Prometheus Internal Stats

Extending the default dashboard with more debug-relevant metrics.

Shows metrics about:

  • Resources
  • Rule durations
  • Remote storage
  • Errors
  • Samples
  • Sync
  • Scrapes
  • Notifications
  • Config
  • GC

Source: https://github.com/obitech/grafana-dashboards

Revisions
RevisionDescriptionCreated
Metrics Endpoint (Prometheus)

Metrics Endpoint (Prometheus)

by Grafana Labs
Grafana Labs solution

Easily monitor any Prometheus-compatible and publicly accessible metrics URL with Grafana Cloud's out-of-the-box monitoring solution.

Learn more

Get this dashboard

Import the dashboard template

or

Download JSON

Datasource
Dependencies