Gearman
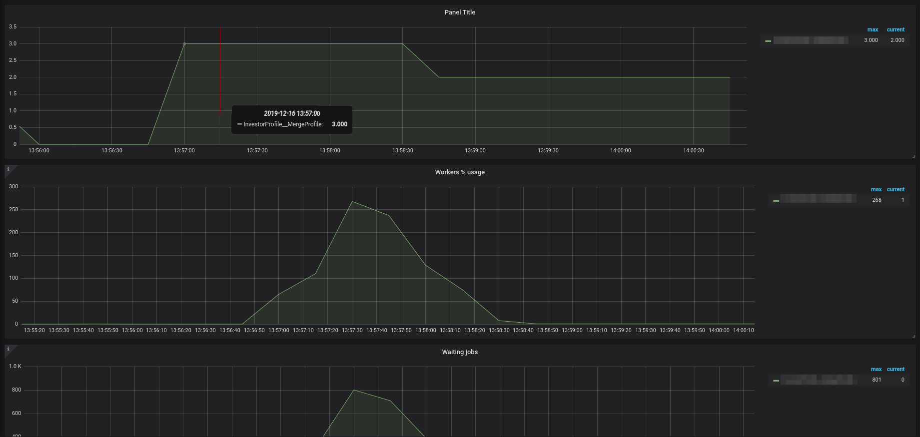
This dashboard shows % usage of each gearman worker, current running jobs and the waiting queue.
Data source config
Collector config:
Upload an updated version of an exported dashboard.json file from Grafana
| Revision | Description | Created | |
|---|---|---|---|
| Download |
