Proxmox VE Alert
Proxmox VE alert dashboard
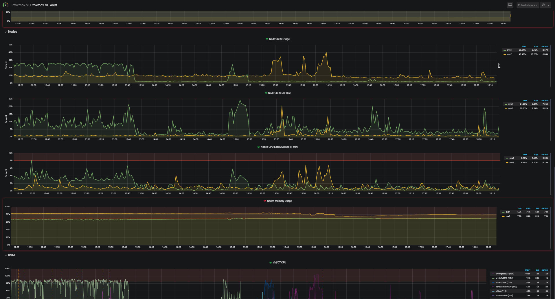
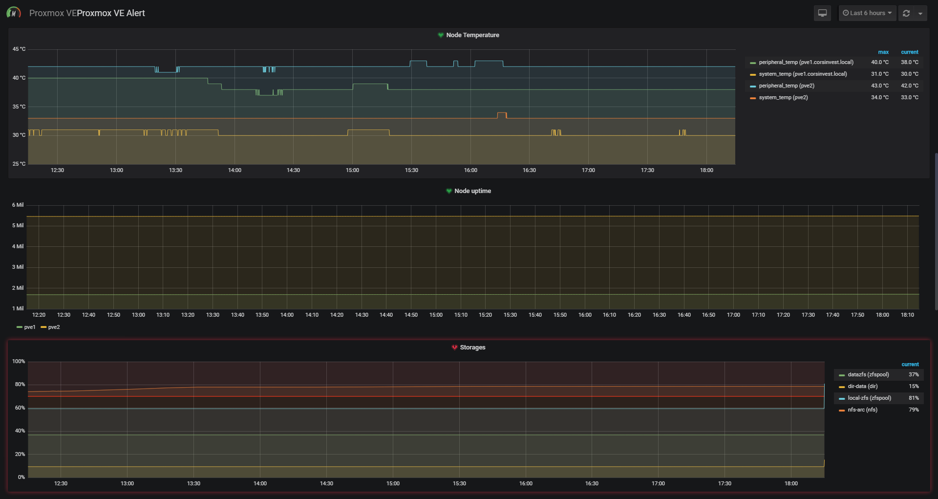
Alert page for Proxmox VE
Configure Proxmox VE to send metrics to InfluxDB https://pve.proxmox.com/wiki/External_Metric_Server
Data source config
Collector type:
Collector plugins:
Collector config:
Revisions
Upload an updated version of an exported dashboard.json file from Grafana
| Revision | Description | Created | |
|---|---|---|---|
| Download |