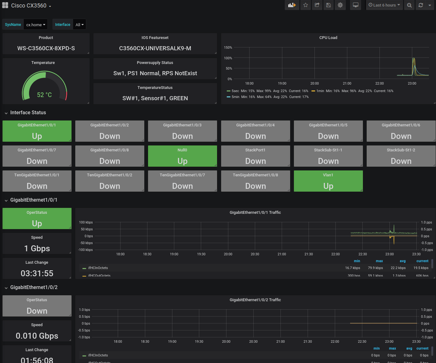
Cisco CX3560
Dashboard for Cisco CX3560
Set the IP(s) of your catalyst switches in your telegraf config and you’re all set.
Data source config
Collector config:
Upload an updated version of an exported dashboard.json file from Grafana
| Revision | Description | Created | |
|---|---|---|---|
| Download |
