4 Oracle Simple Dashboard
My Oracle simple dashboard
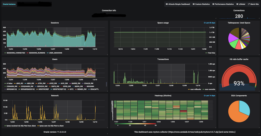
This is a bit tricky... but You can have this Grafana dashboard working with Oracle Databases without any additional license cost. You need to install the my4ora PL/SQL collector ( https://www.xenialab.it/meo/web/pub/my4ora-0.0.7.zip ) and use an ETL to upload the statisctics on a PostgreSQL database repository.
Data source config
Collector config:
Upload an updated version of an exported dashboard.json file from Grafana
| Revision | Description | Created | |
|---|---|---|---|
| Download |
