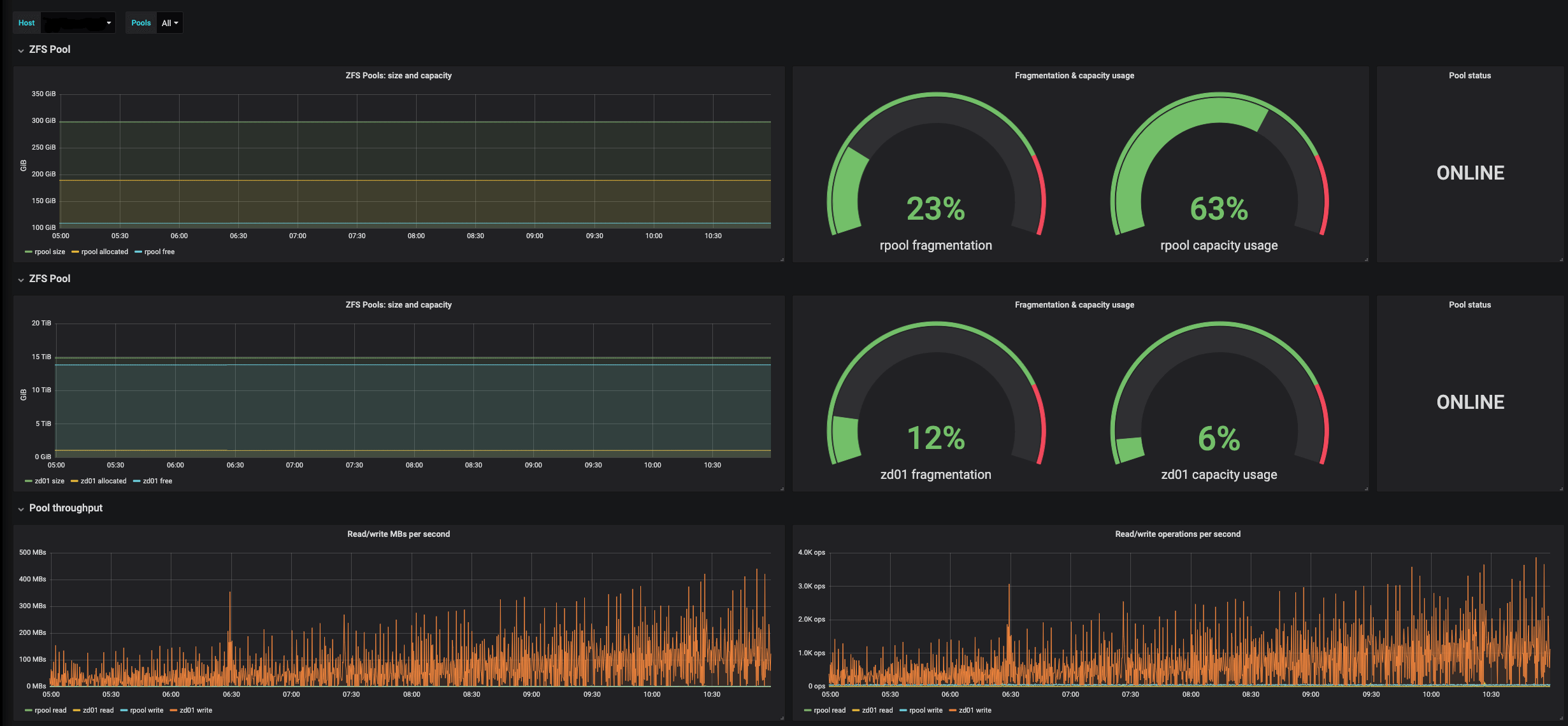
ZFS Monitoring Dashboard
Pool metrics collection in Telegraf ZFS plugin must be enabled: poolMetrics = true
Data source config
Collector config:
Upload an updated version of an exported dashboard.json file from Grafana
| Revision | Description | Created | |
|---|---|---|---|
| Download |
