Kubernetes Cluster Dashboard

This dashboard gives an overall view of the cluster compute resources.

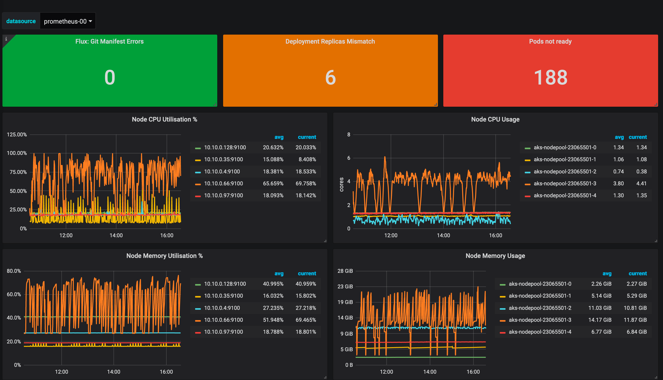
Kubernetes Cluster Dashboard screenshot 1

This dashboard collects data from the Prometheus Datasource. It has been tested with an installation of the Prometheus Operator project. It also requires Flux to be used by the cluster in a GitOps deployment model and the respective prometheus metrics to be scrapped.

Revisions
RevisionDescriptionCreated
Kubernetes

Kubernetes

by Grafana Labs
Grafana Labs solution

Monitor your Kubernetes deployment with prebuilt visualizations that allow you to drill down from a high-level cluster overview to pod-specific details in minutes.

Learn more

Get this dashboard

Import the dashboard template

or

Download JSON

Datasource
Dependencies