Erlang-Memory-Allocators
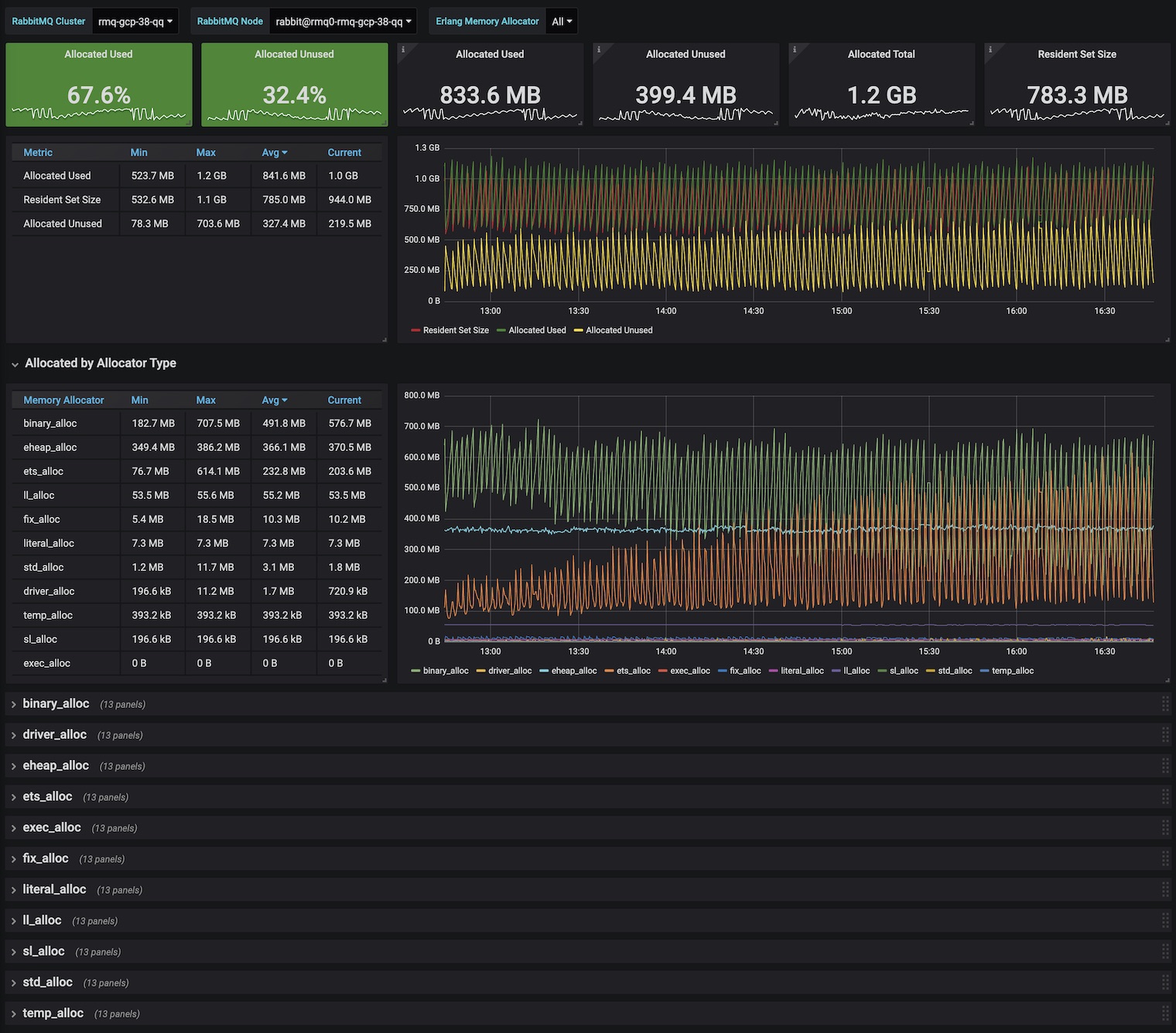
Erlang VM memory utilisation from erts_alloc perspective
Understand Erlang VM memory breakdown across all allocators & schedulers.
Metrics displayed:
Resident Set Size - as captured by
rabbitmq_process_resident_memory_bytesAllocated
- Total
- Used
- Unused
Allocated by Allocator Type (Min / Max / Avg / Current)
- binary_alloc
- driver_alloc
- eheap_alloc
- ets_alloc
- exec_alloc
- fix_alloc
- literal_alloc
- ll_alloc
- sl_alloc
- std_alloc
- temp_alloc
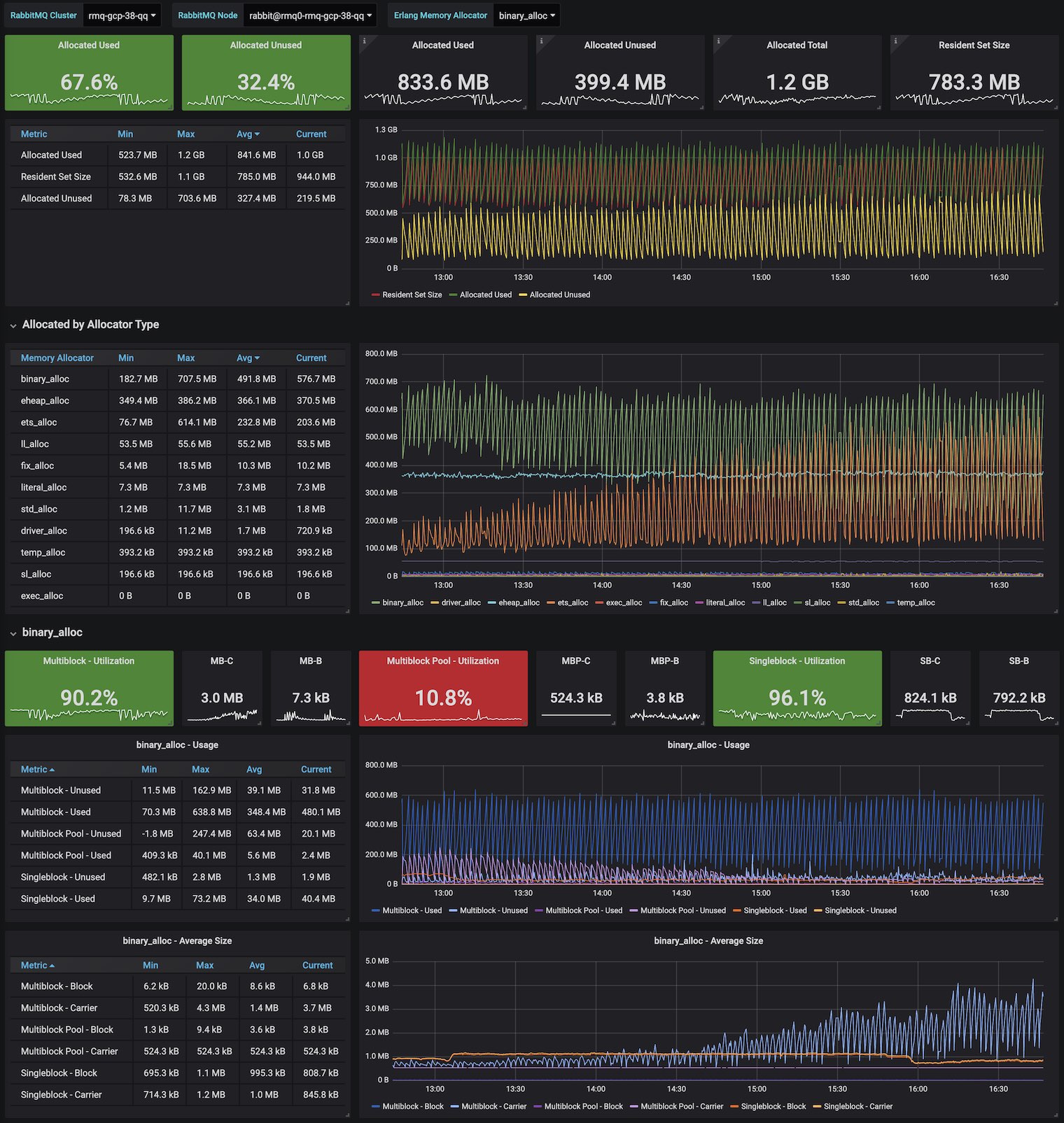
For each allocator type:
Multiblock
- Used
- Block
- Carrier
- Unused
- Used
Multiblock Pool
- Used
- Block
- Carrier
- Unused
- Used
Singleblock
- Used
- Block
- Carrier
- Unused
- Used
Filter by:
- RabbitMQ Cluster
- RabbitMQ Node
- Erlang Memory Allocator (Multi-value + All)
Depends on rabbitmq-prometheus plugin, built-in since RabbitMQ v3.8.0
Learn more about RabbitMQ built-in Prometheus support
To get it working locally with RabbitMQ in 3 simple steps, follow this Quick Start guide
Data source config
Collector config:
Upload an updated version of an exported dashboard.json file from Grafana
| Revision | Description | Created | |
|---|---|---|---|
| Download |
