Smoke Ping
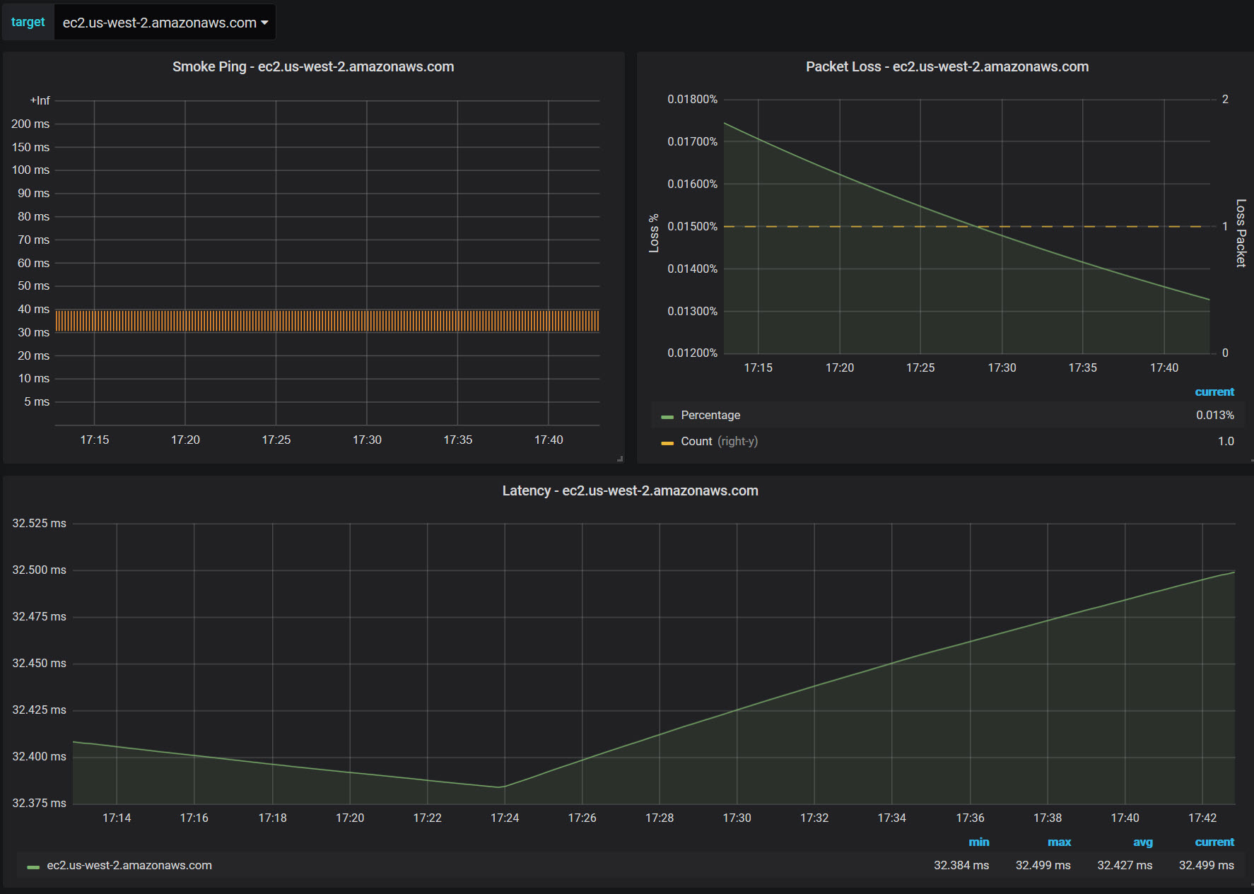
Smoke Ping using https://github.com/SuperQ/smokeping_prober with latency heatmap latency graph packet loss gragh
Smoke Ping using https://github.com/SuperQ/smokeping_prober with latency heatmap latency graph packet loss gragh
Data source config
Collector config:
Upload an updated version of an exported dashboard.json file from Grafana
| Revision | Description | Created | |
|---|---|---|---|
| Download |
