SRCDS Dashboard
Displays metrics collected using srcds_exporter.
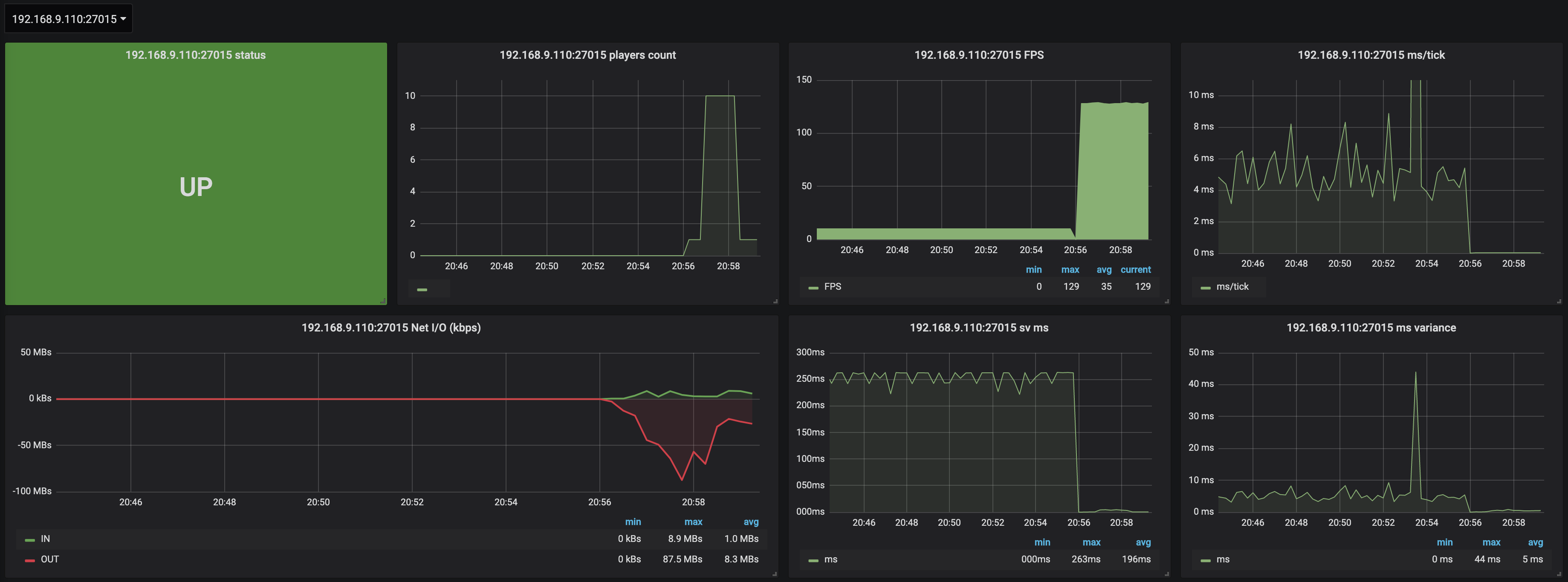
This dashboard displays different metrics collected by the srcds_exporter available at the following address : https://github.com/Unyxos/srcds_exporter
Data source config
Collector config:
Upload an updated version of an exported dashboard.json file from Grafana
| Revision | Description | Created | |
|---|---|---|---|
| Download |
