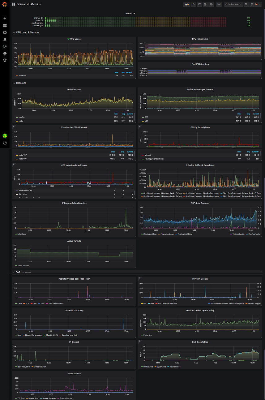
PaloAlto PanOS Firewall
Complete Dashboard for PaloAlto Firewalls.
PanOS (>=8.1) Dashboard. Includes graphs for sensors, cpu, sessions, vpn tunnels and multiples DoS counters. Include support for standalone firewall and one or multiple HA clusters.
Data source config
Collector config:
Upload an updated version of an exported dashboard.json file from Grafana
| Revision | Description | Created | |
|---|---|---|---|
| Download |
