SSL Exporter Simple
Show certitificate expiration time, as well as failed ssl connects
Simple dashboard to use with ssl-exporter
https://github.com/rolep/grafana-ssl-exporter-simple
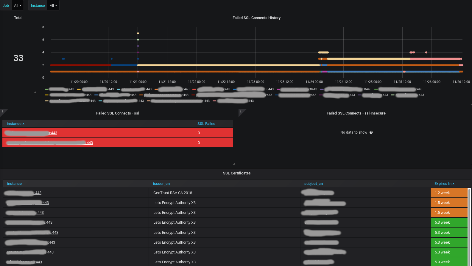
Shows:
- Total number of domains in job
- History time graph of failed ssl-checks
- Table with current failed ssl-checks
- Table with all domains, certificate issuer, how much time left until certificate expiry
- Filters by job (primary for secure / insecure checks), domain (primary for history graph filter)
It is recommended to use default exporter value and verify certitificates.
Example ssl-exporter job configuration:
- job_name: 'ssl'
metrics_path: /probe
scrape_interval: 2m
static_configs:
- targets:
- 'my.server.com:443'
relabel_configs:
- source_labels: [__address__]
target_label: __param_target
- source_labels: [__param_target]
target_label: instance
- target_label: __address__
replacement: ssl-exporter:9219 # SSL exporter instance
If you have services which use not publicly verifiable certificates (i.e. internal or self-signed, services on custom port, etc)
it is better to have another scrape job ssl-insecure connecting to different instance of ssl-exporter container,
launched with config option --tls.insecure=true.
Data source config
Collector config:
Upload an updated version of an exported dashboard.json file from Grafana
| Revision | Description | Created | |
|---|---|---|---|
| Download |
