Amazon EC2
Visualize Amazon EC2 metrics
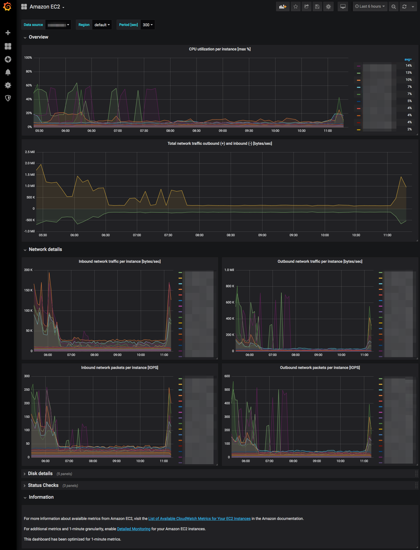
The Amazon EC2 dashboard uses the cloudwatch data source to create a Grafana dashboard with the graph and text panels.
Data source config
Collector type:
Collector plugins:
Collector config:
Revisions
Upload an updated version of an exported dashboard.json file from Grafana
| Revision | Description | Created | |
|---|---|---|---|
| Download |
Amazon Aurora
With the Grafana plugin for Amazon Aurora, you can quickly visualize and query your Amazon Aurora data from within Grafana.
Learn more