Azure Activity Log
https://github.com/bhozar/grafana-dashboards Azure Activity Logs dashboard.
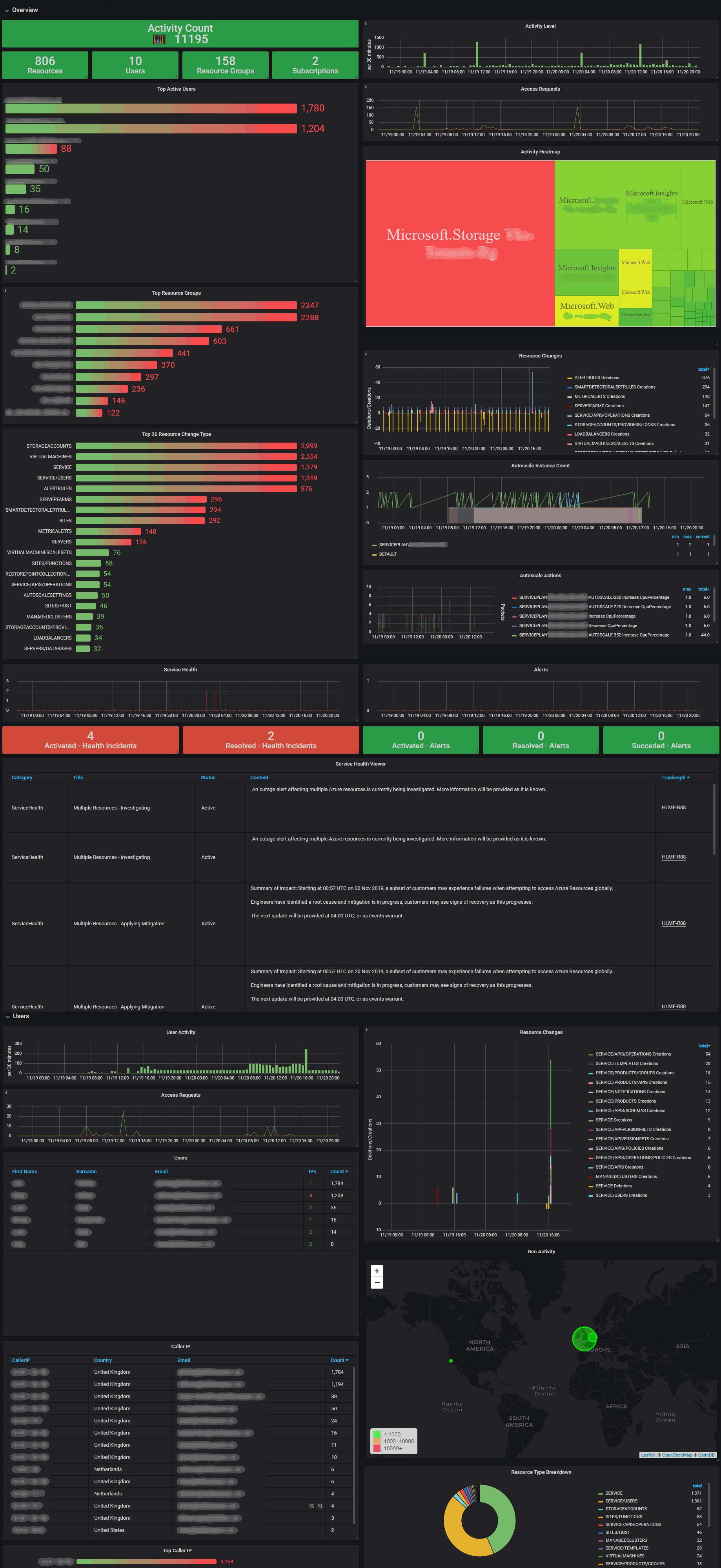
Azure Activity Log Dashboard
Dashboard to visualize Azure Activity Logs data from Logstash Event Hubs plugin
Setup Azure Activity Log to stream data in an Azure EventHub so the ES plugin can pickup the data. Microsoft provide documentation: Export Azure Activity log to storage or Azure Event Hubs
Dashboard is setup to filter based on a subscription name by mapping the subscription GUID to a friendly name. The Logstash filter files have been provided on GitHub .
Bugs, suggestions and feedback
Bug reports, suggestions and feedback to GitHub please!
Logstash Filters
00-input-azureeventhubs.conf
input {
azure_event_hubs {
event_hub_connections => ["Endpoint=sb://XXXXXX.servicebus.windows.net/;SharedAccessKeyName=...."]
decorate_events => true
consumer_group => "logstash-opslogs"
storage_connection => "DefaultEndpointsProtocol=https;AccountName=..."]
tags => ["azureopslogs"]
}
}01-filter-azure-ops-logs.conf
filter {
if [@metadata][azure_event_hubs][consumer_group] == "logstash-opslogs" {
json {
source => "message"
}
if "_jsonparsefailure" not in [tags] {
split {
field => "records"
target => "data"
}
if "_split_type_failure" not in [tags] {
ruby{
code => "
event.get('data').each { |k,v|
event.set(k, v)
}
event.remove('data')
"
remove_field => ["message", "records"]
}
if "_rubyexception" not in [tags] {
azure_event{}
if "_azure_event_failure" not in [tags] {
if [callerIpAddress]{
geoip {
source => "callerIpAddress"
}
}
date {
match => [ "time", "ISO8601" ]
}
mutate {
add_field => { "azure.metadata.azure_event_hubs.name" => "%{[@metadata][azure_event_hubs][name]}" }
add_field => { "azure.metadata.azure_event_hubs.consumer_group" => "%{[@metadata][azure_event_hubs][consumer_group]}" }
}
translate {
field => "[azure][subscription]"
destination => "azure_subscription_name"
dictionary => {
"XXXXXXXX-XXXX-XXXX-XXXX-XXXXXXXXXXXX" => "Production"
"YYYYYYYY-YYYY-YYYY-YYYY-YYYYYYYYYYYY" => "Non-Production"
}
}
}
}
}
}
}
}To Do
- Enrich data by including a Logstash dictionary of LocalizedValue fields or operationName as they are not supplied by the Azure Log streaming system and they will make the logs more readable.
"operationName": {
"value": "Microsoft.Resourcehealth/healthevent/Activated/action",
"localizedValue": "Health Event Activated"
},Screenshots
Data source config
Collector config:
Upload an updated version of an exported dashboard.json file from Grafana
| Revision | Description | Created | |
|---|---|---|---|
| Download |
Azure Cosmos DB
With the Grafana plugin for Azure Cosmos DB, you can quickly visualize and query your Azure Cosmos DB data from within Grafana.
Learn more