Discord Monitoring
Discord Activity Stats
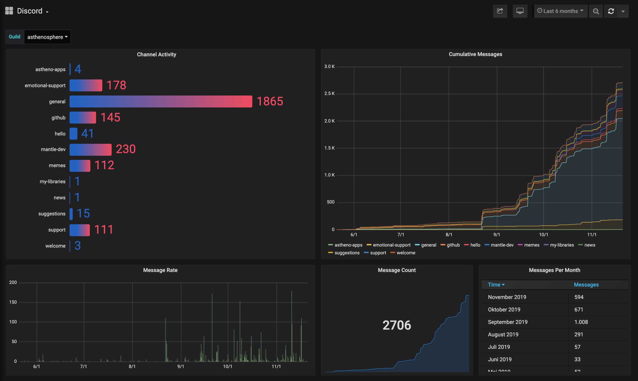
For use with the discord-influx Rust exporter: github.com/terorie/discord-influx
Data source config
Collector type:
Collector plugins:
Collector config:
Revisions
Upload an updated version of an exported dashboard.json file from Grafana
| Revision | Description | Created | |
|---|---|---|---|
| Download |